Neuer Bereich „Media“
In den DevTools werden jetzt Informationen zu Mediaplayern im Media-Bereich angezeigt.

Vor dem neuen Media-Bereich in den Entwicklertools waren Log- und Debugging-Informationen zu Videoplayern unter chrome://media-internals zu finden.
Im neuen Media-Bereich können Sie Ereignisse, Logs, Eigenschaften und eine Zeitachse der Frame-Decodierungen auf demselben Browser-Tab wie den Videoplayer aufrufen. Sie können sich Live-Ansichten ansehen und potenzielle Probleme schneller untersuchen, z.B. warum Frames verloren gehen oder warum JavaScript auf unerwartete Weise mit dem Player interagiert.
Chromium-Problem: 1018414
Knoten-Screenshots über das Kontextmenü des Bereichs „Elemente“ aufnehmen
Sie können jetzt Knotenscreenshots über das Kontextmenü im Bereich „Elemente“ aufnehmen.
Sie können beispielsweise einen Screenshot des Inhaltsverzeichnisses erstellen, indem Sie mit der rechten Maustaste auf das Element klicken und Knoten-Screenshot erstellen auswählen.

Chromium-Problem: 1100253
Aktualisierungen des Tabs „Probleme“
Die Warnleiste „Probleme“ im Konsolenbereich wurde durch eine normale Meldung ersetzt.

Probleme mit Drittanbieter-Cookies sind jetzt standardmäßig auf dem Tab „Probleme“ ausgeblendet. Aktivieren Sie das neue Kästchen Mit Problemen von Drittanbieter-Cookies, um sie aufzurufen.

Chromium-Probleme: 1096481, 1068116, 1080589
Fehlende lokale Schriftarten emulieren
Öffnen Sie den Rendering-Tab und verwenden Sie die neue Funktion Lokale Schriftarten deaktivieren, um fehlende local()-Quellen in @font-face-Regeln zu emulieren.
Wenn beispielsweise die Schriftart „Rubik“ auf Ihrem Gerät installiert ist und in der @font-face src-Regel als local()-Schriftart verwendet wird, verwendet Chrome die lokale Schriftartdatei von Ihrem Gerät.
Wenn Lokale Schriftarten deaktivieren aktiviert ist, werden die local()-Schriftarten in den DevTools ignoriert und aus dem Netzwerk abgerufen.

Oft verwenden Entwickler und Designer während der Entwicklung zwei verschiedene Kopien derselben Schriftart:
- Eine lokale Schriftart für Ihre Designtools
- Eine Web-Schriftart für Ihren Code
Wenn Sie lokale Schriftarten deaktivieren, können Sie:
- Ladeleistung und Optimierung von Webfonts debuggen und messen
- Korrektheit der
@font-face-Regeln für Preisvergleichsportale prüfen - Unterschiede zwischen Webfonts und ihren lokalen Versionen erkennen
Chromium-Problem: 384968
Inaktive Nutzer simulieren
Mit der Idle Detection API können Entwickler inaktive Nutzer erkennen und auf Änderungen des Inaktivitätsstatus reagieren. Sie können jetzt mit den DevTools Änderungen des Inaktivitätsstatus auf dem Tab Sensors sowohl für den Nutzer- als auch für den Bildschirmstatus emulieren, anstatt auf die tatsächliche Änderung des Inaktivitätsstatus zu warten. Sie können den Tab Sensoren über das Schubfach öffnen.

Chromium-Problem: 1090802
prefers-reduced-data emulieren
Die Media-Anfrage prefers-reduced-data erkennt, ob der Nutzer alternative Inhalte bevorzugt, bei denen weniger Daten für das Rendern der Seite verwendet werden.
Sie können jetzt mit den Entwicklertools die Media-Query prefers-reduced-data emulieren.

Chromium-Problem: 1096068
Unterstützung für neue JavaScript-Funktionen
DevTools bietet jetzt eine bessere Unterstützung für einige der neuesten JavaScript-Sprachfunktionen:
- Logische Zuweisungsoperatoren: DevTools unterstützt jetzt die logische Zuweisung mit den neuen Operatoren
&&=,||=und??=in den Bereichen „Konsole“ und „Quellen“. - Numerische Trennzeichen formatieren – DevTools formatiert jetzt numerische Trennzeichen im Bereich „Quellen“ korrekt.
Chromium-Probleme: 1086817, 1080569
Lighthouse 6.2 im Lighthouse-Bereich
Im Lighthouse-Bereich wird jetzt Lighthouse 6.2 ausgeführt. Eine vollständige Liste der Änderungen finden Sie in den Versionshinweisen.

Neue Prüfungen in Lighthouse 6.2:
- Lange Hauptthread-Aufgaben vermeiden: Gibt die längsten Aufgaben im Hauptthread an. Das ist nützlich, um die wichtigsten Ursachen für die Eingabeverzögerungen zu ermitteln.
- Links können gecrawlt werden: Prüfen Sie, ob das
href-Attribut von Anchor-Elementen auf ein geeignetes Ziel verweist, damit die Links gefunden werden können. - Bildelemente ohne Größenangabe: Prüfen Sie, ob für Bildelemente eine explizite
widthundheightfestgelegt ist. Wenn Sie die Bildgröße explizit angeben, können Sie Layoutverschiebungen reduzieren und den CLS-Wert verbessern. - Nicht zusammengesetzte Animationen vermeiden: Berichte zu nicht zusammengesetzten Animationen, die nicht richtig gerendert werden und den CLS-Wert verringern.
- Wartet auf die
unload-Ereignisse. Meldet das Ereignisunload. Möglicherweise ist es sinnvoll, stattdessen daspagehide- oder dasvisibilitychange-Ereignis zu verwenden, da dasunload-Ereignis nicht zuverlässig ausgelöst wird.
Aktualisierte Prüfungen in Lighthouse 6.2:
- Nicht verwendetes JavaScript entfernen: Lighthouse optimiert die Prüfung, wenn für eine Seite öffentlich zugängliche JavaScript-Quellzuordnungen vorhanden sind.
Chromium-Problem: 772558
Einstellung der Auflistung „Andere Quellen“ im Bereich „Service Worker“
In den DevTools gibt es jetzt einen Link, über den Sie die vollständige Liste der Service Worker aus anderen Quellen in einem neuen Browsertab aufrufen können: chrome://serviceworker-internals/?devtools.
Bisher wurde in den DevTools eine Liste unter Anwendung > Service Worker angezeigt.

Chromium-Problem: 807440
Zusammenfassung der Abdeckung für gefilterte Elemente anzeigen
DevTools berechnet jetzt dynamisch eine Zusammenfassung der Abdeckungsinformationen neu und zeigt sie an, wenn im Tab Abdeckung Filter angewendet werden. Bisher wurde auf dem Tab Abdeckung immer eine Zusammenfassung aller Abdeckungsinformationen angezeigt.
Im folgenden Beispiel sehen Sie, dass in der Zusammenfassung zuerst 446 kB of 2.0 MB (22%) used so far. 1.5 MB unused. und nach der CSS-Filterung 57 kB of 604 kB (10%) used so far. 546 kB unused. steht.

Chromium-Problem: 1061385
Neue Ansicht mit Frame-Details im Anwendungsbereich
In den Entwicklertools wird jetzt eine detaillierte Ansicht für jeden Frame angezeigt. Sie können darauf zugreifen, indem Sie im Bereich Anwendung im Menü Frames auf einen Frame klicken.

Chromium-Problem: 1093247
Rahmendetails für geöffnete Fenster
In den Entwicklertools werden geöffnete Fenster / Pop-ups jetzt auch im Frame-Baum angezeigt. Die Ansicht mit den Frame-Details der geöffneten Fenster enthält zusätzliche Sicherheitsinformationen.

Chromium-Problem: 1107766
Informationen zu Sicherheit und Isolation (COEP / COOP)
In den Entwicklertools werden jetzt der sichere Kontext, Cross-Origin-Embedder-Policy (COEP) und Cross-Origin-Opener-Policy (COOP) in den Frame-Details angezeigt.

Der Ansicht mit den Rahmendetails werden demnächst weitere Sicherheitsinformationen hinzugefügt.
Chromium-Problem: 1051466
Aktualisierungen der Bereiche „Elemente“ und „Netzwerk“
Vorschläge für barrierefreie Farben im Bereich „Stile“
In den Entwicklertools werden jetzt Farbvorschläge für Text mit geringem Farbkontrast angezeigt.
Im Beispiel unten hat h1 Text mit niedrigem Kontrast. Um das Problem zu beheben, öffnen Sie im Bereich „Stile“ die Farbauswahl für die color-Eigenschaft. Nachdem Sie den Bereich Kontrastverhältnis maximiert haben, werden in den DevTools Farbvorschläge für AA und AAA angezeigt. Klicken Sie auf die vorgeschlagene Farbe, um sie anzuwenden.
Chromium-Problem: 1093227
Bereich Eigenschaften im Elementbereich wiederherstellen
Der Bereich „Eigenschaften“ ist wieder da. Er wurde in Chrome 84 eingestellt. In einer zukünftigen Version von DevTools werden wir den Workflow zum Untersuchen von Elementattributen verbessern.

Chromium-Problem: 1105205, 1116085
Menschenlesbare X-Client-Data-Headerwerte im Netzwerkbereich
Wenn Sie eine Netzwerkressource im Bereich „Netzwerk“ untersuchen, werden alle X-Client-Data-Header-Werte im Bereich „Header“ jetzt als Code formatiert.
Der HTTP-Header X-Client-Data enthält eine Liste von Test-IDs und Chrome-Flags, die in Ihrem Browser aktiviert sind. Die Rohheaderwerte sehen wie undurchsichtige Strings aus, da sie base64-codierte, serialisierte Protocol Buffers sind. Damit die Inhalte für Entwickler transparenter sind, werden in den DevTools jetzt die decodierten Werte angezeigt.

Chromium-Problem: 1103854
Benutzerdefinierte Schriftarten im Bereich „Stile“ automatisch vervollständigen
Importierte Schriftarten werden jetzt der Liste der CSS-Autovervollständigung hinzugefügt, wenn die Eigenschaft font-family im Bereich Styles bearbeitet wird.
In diesem Beispiel ist 'Noto Sans' eine benutzerdefinierte Schriftart, die auf dem lokalen Computer installiert ist. Sie wird in der Liste der CSS-Vervollständigung angezeigt. Bisher war das nicht der Fall.

Chromium-Problem: 1106221
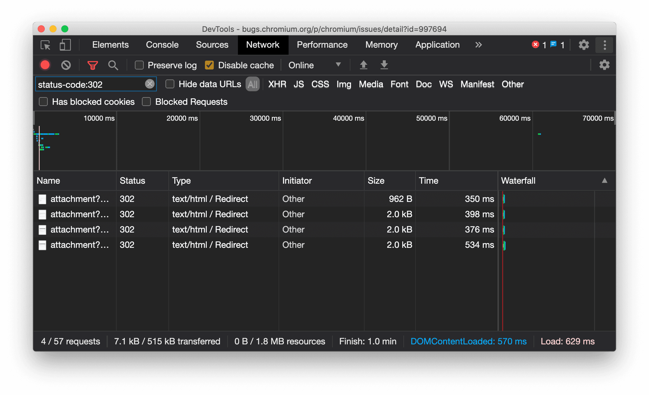
Ressourcentyp wird im Netzwerkbereich einheitlich angezeigt
In DevTools wird jetzt immer derselbe Ressourcentyp wie bei der ursprünglichen Netzwerkanfrage angezeigt. Außerdem wird bei einer Weiterleitung (Status 302) / Redirect an den Wert der Spalte Typ angehängt.
Bisher hat DevTools den Typ manchmal in Other geändert.

Chromium-Problem: 997694
Schaltflächen zum Löschen im Bereich „Elemente“ und im Netzwerkbereich
Die Filtertextfelder im Bereich Stile und im Bereich Netzwerk sowie das DOM-Suchtextfeld im Bereich Elemente haben jetzt Löschen-Schaltflächen. Wenn Sie auf Löschen klicken, wird der eingegebene Text entfernt.

Chromium-Problem: 1067184
Vorschaukanäle herunterladen
Verwenden Sie Chrome Canary, Dev oder Beta als Standardbrowser für die Entwicklung. Über diese Preview-Channels haben Sie Zugriff auf die neuesten DevTools-Funktionen, können innovative Webplattform-APIs testen und Probleme auf Ihrer Website finden, bevor Ihre Nutzer sie entdecken.
Chrome-Entwicklertools-Team kontaktieren
Verwenden Sie die folgenden Optionen, um über die neuen Funktionen, Updates oder alles andere im Zusammenhang mit den Entwicklertools zu sprechen.
- Sie können uns Feedback und Feature Requests unter crbug.com senden.
- Melden Sie ein DevTools-Problem in den Entwicklertools über das Weitere Optionen > Hilfe > DevTools-Problem melden.
- Senden Sie einen Tweet an @ChromeDevTools.
- Hinterlassen Sie Kommentare in den YouTube-Videos zu Neuerungen in den DevTools oder den YouTube-Videos mit DevTools-Tipps.
Neu in den Entwicklertools
Eine Liste aller Themen, die in der Reihe Neu in den DevTools behandelt wurden.
- Aktualisierungen des MCP-Servers für Entwicklertools
- Verbesserte Freigabe von Routen
- Unterstützung für @starting-style
- Editor-Widget für die Anzeige: Mauerwerk
- Lighthouse 13
- Codevorschläge von Gemini
- Verbesserungen für den MCP-Server der Entwicklertools
- Schnellerer Zugriff auf KI‑Unterstützung
- Vollständigen Leistungs-Trace mit Gemini debuggen
- Ausrichtung der Leiste umschalten
- Google-Entwicklerprogramm
- Sonstige Highlights
- Chrome DevTools (MCP) für Ihren KI-Agenten
- Netzwerkabhängigkeitsbaum mit Gemini debuggen
- Chats mit Gemini exportieren
- Beibehaltene Track-Konfiguration im Bereich „Leistung“
- IP-geschützte Netzwerkanfragen filtern
- Unterstützung für Mauerwerk-Layout auf dem Tab „Elemente“ > „Layout“
- Lighthouse 12.8.2
- Sonstige Highlights
- Mehr Informationen mit Gemini debuggen
- „Save-Data“-Header in „Netzwerkbedingungen“ emulieren
- Baseline-Status in einer Kurzinfo zur CSS-Eigenschaft ansehen
- Formfaktoren in User-Agent-Client-Hints überschreiben
- Lighthouse 12.8.0
- Sonstige Highlights
- Zuverlässigere und produktivere Chrome-Entwicklertools
- Bilder für die KI-Unterstützung beim Stylen hochladen
- Anfrageheader der Tabelle im Netzwerkbereich hinzufügen
- Highlights der Google I/O 2025
- Sonstige Highlights
- Verbesserungen am Leistungsbereich
- Vorverbundene Ursprünge im Insight „Netzwerkabhängigkeitsbaum“
- Serverantwort- und Weiterleitungszeiten im Insight „Dokumentanfragelatenz“
- Weiterleitungen in der Zusammenfassung der Netzwerkanfragen
- Weniger Rauschen im Leistungs-Trace
- „JavaScript-Samples deaktivieren“ wird eingestellt
- Parameter für die Standortgenauigkeit in Sensors
- Verbesserungen am Bereich „Elemente“
- Komplexe CSS-Werte einfacher debuggen
- @function-Unterstützung in Elements > Styles
- Verbesserungen am Netzwerkbereich
- has-request-header-Filter
- Direct Sockets in isolierten Web-Apps
- Sonstige Highlights
- Bedienungshilfen
- Google I/O 2025
- CSS-Änderungen mit Gemini vornehmen und im Arbeitsbereich speichern
- Arbeitsbereichordner verbinden und Änderungen in den Quelldateien speichern
- Gemini nach Leistungsstatistiken fragen
- Leistungsdaten mit Gemini annotieren
- Screenshots zu Ihren Chats mit Gemini hinzufügen
- Neue Statistiken im Bereich „Leistung“
- Dupliziertes JavaScript
- Veraltetes JavaScript
- Spekulationen unterstützen jetzt Regel-Tags
- Lighthouse 12.6.0
- Sonstige Highlights
- Bedienungshilfen
- Verbesserungen am Leistungsbereich
- Neue Leistungsstatistiken
- Zum Hervorheben klicken
- Server-Timings in der Zusammenfassung der Netzwerkanfragen
- Cookies unter „Datenschutz und Sicherheit“ filtern
- Größen in KB-Einheiten in Tabellen in allen Bereichen
- Die automatische Vervollständigung unterstützt „corner-shape“ und „corner-*-shape“ unter „Elemente“ > „Stile“.
- Experimentell: Probleme mit Elementen und Attributen im DOM hervorheben
- Lighthouse 12.5.0
- Sonstige Highlights
- Verbesserungen am Leistungsbereich
- Ursprungs- und Script-Links für Profil- und Funktionsaufrufe in Performance
- Unterstützung von Felddaten für LCP nach Phase
- Statistik zum Netzwerkabhängigkeitsbaum
- Dauer statt Gesamt- und Selbstzeit in der Zusammenfassung
- Umfangreichsten Stack hervorheben
- Verbesserte leere Zustände für verschiedene Bereiche
- Baumansicht für Barrierefreiheit in „Elemente“
- Lighthouse 12.4.0
- Sonstige Highlights
- Bereich „Datenschutz und Sicherheit“
- Verbesserungen am Leistungsbereich
- Kalibrierte Voreinstellungen für die CPU-Drosselung
- Verschiedene Leistungsereignisse im selben KI-Chat auswählen
- Hervorhebung eigener und Drittanbieterdaten in Berichten zur Leistung
- Felddaten in Markertooltips und Statistiken
- Statistik zum erzwungenen dynamischen Umbruch
- Informationen zur Optimierung der DOM-Größe
- Leistungs-Trace mit console.timeStamp erweitern
- Verbesserungen am Bereich „Elemente“
- Echtzeitwerte animierter Stile
- Unterstützung der Pseudoklasse „:open“ und verschiedener Pseudoelemente
- Alle Konsolennachrichten kopieren
- Byte-Einheiten im Bereich „Arbeitsspeicher“
- Sonstige Highlights
- Dauerhafter KI-Chatverlauf
- Verbesserungen am Leistungsbereich
- Einblick in die Bildbereitstellung
- Klassische und moderne Tastaturbedienung
- Irrelevante Skripts im Flame-Diagramm ignorieren
- Zeitachsenmarkierung und Hervorhebung von Bereichen beim Bewegen des Mauszeigers
- Empfohlene Einstellungen für die Drosselung
- Zeitmarkierungen in einem Overlay
- Stacktraces von JS-Aufrufen in der Zusammenfassung
- Kennzeicheneinstellungen in Elements ins Menü verschoben
- Neuer Bereich „Das ist neu“
- Lighthouse 12.3.0
- Sonstige Highlights
- Netzwerkanfragen, Quelldateien und Leistungs-Traces mit Gemini debuggen
- KI-Chatverlauf ansehen
- Erweiterungsspeicher in „Anwendung“ > „Speicher“ verwalten
- Leistungsverbesserungen
- Interaktionsphasen in Live-Messwerten
- Informationen zu Rendering-Blockierungen auf dem Tab „Zusammenfassung“
- Unterstützung für scheduler.postTask-Ereignisse und ihre Initiatorpfeile
- Verbesserungen am Bereich „Animationen“ und am Tab „Elemente“ > „Stile“
- Von „Elemente“ > „Stile“ zu „Animationen“ springen
- Echtzeitaktualisierungen auf dem Tab „Berechnet“
- Emulation des Drucks in „Sensors“ berechnen
- JS-Objekte mit demselben Namen, nach Quelle gruppiert, im Bereich „Arbeitsspeicher“
- Neues Design für die Einstellungen
- Der Bereich „Leistungsstatistiken“ wird nicht mehr unterstützt und aus den Entwicklertools entfernt
- Sonstige Highlights
- CSS mit Gemini debuggen
- KI-Funktionen auf einem separaten Einstellungs-Tab verwalten
- Verbesserungen am Leistungsbereich
- Leistungsergebnisse mit Anmerkungen versehen und teilen
- Leistungsstatistiken direkt im Bereich „Leistung“ abrufen
- Übermäßige Layoutverschiebungen leichter erkennen
- Nicht zusammengesetzte Animationen erkennen
- Hardware-Nebenläufigkeit wird zu „Sensors“ verschoben
- Anonyme Skripts ignorieren und sich auf Ihren Code in Stacktraces konzentrieren
- Elemente > Stile: Unterstützung von seitlichen Schreibmodi für Raster-Overlays und CSS-weite Keywords
- Lighthouse-Prüfungen für Nicht-HTTP-Seiten im Zeitspannen- und Snapshotmodus
- Verbesserte Bedienungshilfen
- Sonstige Highlights
- Verbesserungen am Netzwerkbereich
- Netzwerkfilter neu konzipiert
- HAR-Exporte schließen jetzt standardmäßig sensible Daten aus
- Verbesserungen am Bereich „Elemente“
- Autovervollständigungswerte für die Eigenschaften „text-emphasis-*“
- Mit einem Badge gekennzeichnete Scroll-Overflows
- Verbesserungen am Leistungsbereich
- Empfehlungen in Live-Messwerten
- Navigationspfad aufrufen
- Verbesserungen am Bereich „Arbeitsspeicher“
- Neues Profil „Getrennte Elemente“
- Verbesserte Benennung von einfachen JS-Objekten
- Dynamische Designs deaktivieren
- Chrome-Test: Prozessfreigabe
- Lighthouse 12.2.1
- Sonstige Highlights
- Recorder unterstützt den Export nach Puppeteer für Firefox
- Verbesserungen am Leistungsbereich
- Beobachtungen zu Live-Messwerten
- Suchanfragen im Netzwerk-Track
- Stacktraces von performance.mark- und performance.measure-Aufrufen ansehen
- Testadressdaten im Autofill-Bereich verwenden
- Verbesserungen am Bereich „Elemente“
- Weitere Status für bestimmte Elemente erzwingen
- „Elemente“ > „Stile“: Mehr Raster-Properties werden jetzt automatisch vervollständigt
- Lighthouse 12.2.0
- Sonstige Highlights
- Console Insights von Gemini werden in den meisten europäischen Ländern eingeführt
- Aktualisierungen des Leistungsbereichs
- Optimierter Netzwerk-Track
- Leistungsdaten mit der Extensibility API anpassen
- Details im Timing-Track
- Alle aufgeführten Anfragen im Netzwerkbereich kopieren
- Schnellere Heap-Snapshots mit benannten HTML-Tags und weniger Unordnung
- Animationsbereich öffnen, um Animationen zu erfassen und @keyframes live zu bearbeiten
- Lighthouse 12.1.0
- Verbesserte Bedienungshilfen
- Sonstige Highlights
- CSS-Ankerpositionierung im Elementbereich prüfen
- Verbesserungen am Quellenbereich
- Verbesserte Funktion „Hier nie pausieren“
- Neue Event-Listener für Scroll-Snaps
- Verbesserungen am Netzwerkbereich
- Aktualisierte Voreinstellungen für die Netzwerkdrosselung
- Service Worker-Informationen in benutzerdefinierten Feldern des HAR-Formats
- WebSocket-Ereignisse im Bereich „Leistung“ senden und empfangen
- Sonstige Highlights
- Verbesserungen am Leistungsbereich
- Tracks mit dem aktualisierten Modus für die Trackkonfiguration verschieben und ausblenden
- Scripts im Flame-Diagramm ignorieren
- CPU um das 20‑Fache drosseln
- Bereich „Leistungsstatistiken“ wird nicht mehr unterstützt
- Übermäßige Arbeitsspeichernutzung mit neuen Filtern in Heap-Snapshots finden
- Speicher-Buckets unter „Anwendung“ > „Speicher“ prüfen
- Self-XSS-Warnungen mit einem Befehlszeilen-Flag deaktivieren
- Lighthouse 12.0.0
- Sonstige Highlights
- Fehler und Warnungen in der Console mit Gemini besser verstehen
- Unterstützung von@position-try-Regeln in „Elemente“ > „Stile“
- Verbesserungen am Quellenbereich
- Automatisches Formatieren und Schließen von Klammern konfigurieren
- Abgelehnte Promises, die verarbeitet wurden, werden als abgefangen erkannt
- Fehlerursachen in der Console
- Verbesserungen am Netzwerkbereich
- Header für frühzeitige Hinweise prüfen
- Spalte „Wasserfall“ ausblenden
- Verbesserungen am Leistungsbereich
- CSS-Selektorstatistiken erfassen
- Reihenfolge ändern und Titel ausblenden
- Retainers im Bereich „Arbeitsspeicher“ ignorieren
- Lighthouse 11.7.1
- Sonstige Highlights
- Neues Autofill-Feld
- Erweiterte Netzwerkdrosselung für WebRTC
- Unterstützung von scrollbasierten Animationen im Bereich „Animationen“
- Verbesserte Unterstützung für CSS-Schachtelung in „Elemente“ > „Stile“
- Erweitertes Leistungsfeld
- Funktionen und ihre untergeordneten Elemente im Flame-Chart ausblenden
- Pfeile von ausgewählten Initiatoren zu den Ereignissen, die sie ausgelöst haben
- Lighthouse 11.6.0
- Kurzinfos für spezielle Kategorien unter „Memory“ > „Heap snapshots“
- Anwendung > Speicherplatz-Updates
- Für Shared Storage verwendete Bytes
- Web SQL wurde vollständig eingestellt
- Verbesserungen am Abdeckungsbereich
- Das Steuerfeld „Ebenen“ wird möglicherweise eingestellt
- Einstellung des JavaScript-Profilers: Phase 4, endgültig
- Sonstige Highlights
- Easter Egg finden
- Aktualisierungen des Bereichs „Elemente“
- Fokussierte Seite in „Elemente“ > „Stile“ emulieren
- Farbauswahl, Winkelmesser und Easing-Editor in
var()-Fallbacks - Tool für CSS-Längenangaben wird eingestellt
- Kurzinfo für das ausgewählte Suchergebnis unter „Leistung“ > „Haupt-Track“
- Aktualisierungen des Netzwerkbereichs
- Schaltfläche zum Leeren und Suchfilter auf dem Tab „Netzwerk“ > „EventStream“
- Kurzinfos mit Gründen für Ausnahmen für Drittanbieter-Cookies unter „Netzwerk“ > „Cookies“
- Alle Haltepunkte in „Quellen“ aktivieren und deaktivieren
- Geladene Skripts in DevTools für Node.js ansehen
- Lighthouse 11.5.0
- Verbesserte Bedienungshilfen
- Sonstige Highlights
- Die offizielle Sammlung von Rekorder-Erweiterungen ist jetzt verfügbar
- Netzwerkverbesserungen
- Grund für den Fehler in der Spalte „Status“
- Verbessertes Untermenü „Kopieren“
- Leistungsverbesserungen
- Navigationspfade auf der Zeitachse
- Event-Initiatoren im Main-Track
- JavaScript-VM-Instanz-Auswahlmenü für Node.js DevTools
- Neuer Kurzbefehl und neuer Befehl in „Quellen“
- Verbesserungen bei Elementen
- Das Pseudo-Element ::view-transition kann jetzt in „Stile“ bearbeitet werden
- Unterstützung der align-content-Eigenschaft für Blockcontainer
- Unterstützung von Gerätepositionen für emulierte faltbare Geräte
- Dynamische Designs
- Warnungen zum Auslaufen von Drittanbieter-Cookies in den Bereichen „Netzwerk“ und „Anwendung“
- Lighthouse 11.4.0
- Verbesserte Bedienungshilfen
- Sonstige Highlights
- Verbesserungen bei Elementen
- Optimierte Filterleiste im Bereich „Netzwerk“
@font-palette-values-Support- Unterstützter Fall: Benutzerdefinierte Property als Fallback einer anderen benutzerdefinierten Property
- Verbesserte Unterstützung von Quellzuordnungen
- Verbesserungen am Leistungsbereich
- Erweiterter Interaktions-Track
- Erweiterte Filterung auf den Tabs „Bottom-Up“, „Anrufbaum“ und „Ereignisprotokoll“
- Einrückungsmarkierungen im Quellenbereich
- Hilfreiche Kurzinfos für überschriebene Header und Inhalte im Netzwerkbereich
- Neue Optionen im Befehlsmenü zum Hinzufügen und Entfernen von Mustern zum Blockieren von Anfragen
- Der Test zu CSP-Verstößen wird entfernt
- Lighthouse 11.3.0
- Verbesserte Bedienungshilfen
- Sonstige Highlights
- Einstellung von Drittanbieter-Cookies
- Cookies Ihrer Website mit dem Privacy Sandbox Analysis Tool analysieren
- Erweiterte Liste der ignorierten Elemente
- Standardmäßiges Ausschlussmuster für „node_modules“
- Erfasste Ausnahmen beenden jetzt die Ausführung, wenn sie erfasst werden oder nicht ignorierte Codezeilen durchlaufen
x_google_ignoreListin Quellzuordnungen inignoreListumbenannt- Neue Ein-/Aus-Schaltfläche für den Eingabemodus beim Remote-Debugging
- Im Bereich „Elemente“ werden jetzt URLs für #document-Knoten angezeigt
- Effektive Content Security Policy im Anwendungsbereich
- Verbesserte Fehlerbehebung bei Animationen
- Dialogfeld „Ist dieser Code vertrauenswürdig?“ im Bereich „Quellen“ und Warnung zu Self-XSS in der Konsole
- Haltepunkte für Event-Listener in Webworkern und Worklets
- Das neue Mediensymbol für
<audio>und<video> - „Preloading“ wurde in „Speculative loading“ umbenannt
- Lighthouse 11.2.0
- Verbesserte Bedienungshilfen
- Sonstige Highlights
- Verbesserter @property-Abschnitt unter „Elemente“ > „Stile“
- Bearbeitbare @property-Regel
- Probleme mit ungültigen @property-Regeln werden gemeldet
- Aktualisierte Liste der zu emulierenden Geräte
- Inline-JSON in Script-Tags in „Quellen“ optimiert darstellen
- Automatische Vervollständigung privater Felder in der Console
- Lighthouse 11.1.0
- Verbesserte Bedienungshilfen
- Einstellung von Web SQL
- Validierung des Seitenverhältnisses von Screenshots unter „Anwendung“ > „Manifest“
- Sonstige Highlights
- Neuer Bereich für benutzerdefinierte Eigenschaften unter „Elemente“ > „Stile“
- Weitere Verbesserungen bei lokalen Überschreibungen
- Erweiterte Suche
- Verbessertes Quellenfeld
- Optimierter Arbeitsbereich im Bereich „Quellen“
- Bereiche in „Quellen“ neu anordnen
- Syntaxhervorhebung und Pretty Printing für weitere Skripttypen
- Medienfunktion „prefers-reduced-transparency“ emulieren
- Lighthouse 11
- Verbesserte Bedienungshilfen
- Sonstige Highlights
- Verbesserungen am Netzwerkbereich
- Webinhalte noch schneller lokal überschreiben
- Inhalte von XHR- und Fetch-Anfragen überschreiben
- Anfragen für Chrome-Erweiterungen ausblenden
- Für Menschen lesbare HTTP-Statuscodes
Leistung: Änderungen der Abrufpriorität für Netzwerkereignisse ansehen
- Standardmäßig aktivierte Quelleneinstellungen: Code-Folding und automatisches Einblenden von Dateien
- Verbessertes Debugging von Problemen mit Drittanbieter-Cookies
- Neue Farben
- Lighthouse 10.4.0
- Vorabladen im Anwendungsbereich debuggen
- Die C/C++-WebAssembly-Debugging-Erweiterung für die Entwicklertools ist jetzt Open Source
- Sonstige Highlights
- (Experimentell) Neue Rendering-Emulation: prefers-reduced-transparency
- (Experimentell) Erweiterter Protokollmonitor
- Verbesserte Fehlerbehebung bei fehlenden Stylesheets
- Unterstützung für lineare Zeitsteuerung in „Elemente“ > „Stile“ > „Easing-Editor“
- Unterstützung von Speicher-Buckets und Metadatenansicht
- Lighthouse 10.3.0
- Bedienungshilfen: Tastaturbefehle und verbesserte Bildschirmlesefunktion
- Sonstige Highlights
- Verbesserungen bei Elementen
- Neues CSS-Subgrid-Logo
- Selektorspezifität in Kurzinfos
- Werte benutzerdefinierter CSS-Properties in Kurzinfos
- Verbesserungen bei Quellen
- CSS-Syntaxhervorhebung
- Tastenkombination zum Festlegen bedingter Haltepunkte
- Anwendung > Eindämmung von Bounce-Tracking
- Lighthouse 10.2.0
- Content-Scripts standardmäßig ignorieren
- Netzwerk > Verbesserungen bei Antworten
- Sonstige Highlights
- Unterstützung für WebAssembly-Debugging
- Verbessertes Stepping-Verhalten in Wasm-Apps
- Fehlerbehebung beim automatischen Ausfüllen mit dem Bereich „Elements“ und dem Tab „Issues“
- Assertions in der Rekorder App
- Lighthouse 10.1.1
- Leistungsverbesserungen
- performance.mark() zeigt das Timing beim Hovern unter „Leistung“ > „Timings“ an
- Mit dem profile()-Befehl werden die Daten unter „Leistung > Haupt“ eingefügt.
- Warnung bei langsamen Nutzerinteraktionen
- Web Vitals-Updates
- Einstellung des JavaScript-Profilers: Phase 3
- Sonstige Highlights
- Netzwerkantwortheader überschreiben
- Verbesserungen beim Debugging von Nuxt, Vite und Rollup
- CSS-Verbesserungen unter „Elemente“ > „Stile“
- Ungültige CSS-Properties und -Werte
- Links zu Keyframes in der Kurzform-Eigenschaft für Animationen
- Neue Konsoleneinstellung: Automatische Vervollständigung bei Eingabetaste
- Im Befehlsmenü werden erstellte Dateien hervorgehoben
- JavaScript-Profiler wird eingestellt: Phase 2
- Sonstige Highlights
- Updates für den Recorder
- Erweiterungen für die Rekorder-Wiedergabe
- Mit Pierce-Selektoren aufnehmen
- Aufzeichnungen als Puppeteer-Scripts mit Lighthouse-Analyse exportieren
- Erweiterungen für die Rekorder App
- „Elemente“ > „Stilupdates“
- CSS-Dokumentation im Bereich „Styles“
- Unterstützung für CSS-Nesting
- Logpoints und bedingte Haltepunkte in der Console markieren
- Irrelevante Scripts beim Debuggen ignorieren
- JavaScript-Profiler wird eingestellt
- Weniger Kontrast emulieren
- Lighthouse 10
- Sonstige Highlights
- HD-Farbe über den Bereich „Stile“ debuggen
- Verbesserte Breakpoint-UX
- Anpassbare Recorder-Tastenkombinationen
- Bessere Syntaxhervorhebung für Angular
- Caches im Bereich „Anwendung“ neu organisieren
- Sonstige Highlights
- Leistungsfeld beim Neuladen leeren
- Updates für den Recorder
- Code Ihres User Flows im Recorder ansehen und hervorheben
- Selectortypen einer Aufzeichnung anpassen
- User Flow während der Aufzeichnung bearbeiten
- Automatische Formatierung
- Bessere Syntaxhervorhebung und Inline-Vorschau für Vue, SCSS und mehr
- Ergonomische und konsistente automatische Vervollständigung in der Console
- Sonstige Highlights
- Recorder: Optionen zum Kopieren von Schritten, In-Page-Wiedergabe, Kontextmenü des Schritts
- Tatsächliche Funktionsnamen in Leistungsaufzeichnungen anzeigen
- Neue Tastenkürzel im Bereich „Konsole“ und „Quellen“
- Verbesserte JavaScript-Fehlerbehebung
- Sonstige Highlights
- [Experimentell] Verbesserte UX beim Verwalten von Breakpoints
- [Experimentell] Automatische Formatierung an Ort und Stelle
- Hinweise zu inaktiven CSS-Properties
- XPath- und Text-Selectors im Bereich „Recorder“ automatisch erkennen
- Durch kommagetrennte Ausdrücke gehen
- Verbesserte Einstellung für die Ignorierliste
- Sonstige Highlights
- Tastenkombinationen in DevTools anpassen
- Mit Tastenkombination zwischen hellem und dunklem Design wechseln
- C/C++-Objekte im Memory Inspector hervorheben
- Vollständige Initiatorinformationen für den HAR-Import unterstützen
- DOM-Suche nach Drücken von
Enterstarten start- undend-Symbole füralign-content-CSS-Flexbox-Eigenschaften anzeigen- Sonstige Highlights
- Dateien im Bereich „Quellen“ nach „Erstellt“ / „Bereitgestellt“ gruppieren
- Verknüpfte Stacktraces für asynchrone Vorgänge
- Bekannte Drittanbieterskripts automatisch ignorieren
- Verbesserter Callstack beim Debuggen
- Quellen auf der Ignorieren-Liste im Bereich „Quellen“ ausblenden
- Dateien, die auf der Ignorieren-Liste stehen, im Befehlsmenü ausblenden
- Neuer Interaktions-Track im Bereich „Leistung“
- Aufschlüsselung der LCP-Zeiten im Bereich „Leistungsstatistiken“
- Standardname für Aufzeichnungen im Rekorder-Bedienfeld automatisch generieren
- Sonstige Highlights
- Schrittweise Wiedergabe im Rekorder
- Unterstützung von Mouseover-Ereignissen im Rekorder-Bereich
- Largest Contentful Paint (LCP) im Bereich „Leistungsstatistiken“
- FOIT und FOUT als mögliche Ursachen für Layout Shifts identifizieren
- Protokoll-Handler im Manifestbereich
- Gütezeichen für die oberste Ebene im Elementbereich
- Wasm-Debugging-Informationen zur Laufzeit anhängen
- Live-Bearbeitung während des Debuggens unterstützen
- @scope-Regeln im Bereich „Stile“ ansehen und bearbeiten
- Verbesserungen der Quellzuordnung
- Sonstige Highlights
- Frame während des Debuggens neu starten
- Optionen für langsame Wiedergabe im Rekorder-Bedienfeld
- Erweiterung für das Rekorder-Panel erstellen
- Dateien im Bereich „Quellen“ nach „Erstellt“ / „Bereitgestellt“ gruppieren
- Neuer User Timings-Track im Bereich „Leistungsstatistiken“
- Zugewiesenen Slot eines Elements aufrufen
- Hardware-Nebenläufigkeit für Leistungsaufzeichnungen simulieren
- Vorschau von Nicht-Farbwerten beim automatischen Vervollständigen von CSS-Variablen
- Blockierende Frames im Bereich „Back/forward cache“ identifizieren
- Verbesserte Vorschläge für die automatische Vervollständigung für JavaScript-Objekte
- Verbesserungen bei Quellkarten
- Sonstige Highlights
- Doppelklick- und Rechtsklickereignisse im Bereich „Aufzeichnung“ erfassen
- Neuer Zeitspannen- und Snapshotmodus im Lighthouse-Bereich
- Verbesserte Zoomsteuerung im Bereich „Leistungsstatistiken“
- Löschen einer Leistungsaufzeichnung bestätigen
- Bereiche im Elementbereich neu anordnen
- Farbe außerhalb des Browsers auswählen
- Verbesserte Inline-Wertvorschau beim Debuggen
- Unterstützung großer Blobs für virtuelle Authentifikatoren
- Neue Tastenkombinationen im Quellenbereich
- Verbesserungen bei Quellkarten
- Vorschaufunktion: Neues Feld „Leistungsstatistiken“
- Neue Tastenkombinationen zum Emulieren von hellem und dunklem Design
- Verbesserte Sicherheit auf dem Tab „Netzwerk-Vorschau“
- Verbessertes Neuladen am Haltepunkt
- Änderungen an der Console
- Aufzeichnung des User Flows am Anfang abbrechen
- Übernommene Pseudo-Elemente für die Hervorhebung im Bereich „Stile“ anzeigen
- Sonstige Highlights
- [Experimentell] CSS-Änderungen kopieren
- [Experimentell] Farbe außerhalb des Browsers auswählen
- Aufgezeichnete Nutzerläufe als JSON-Datei importieren und exportieren
- Kaskadenebenen im Bereich „Stile“ ansehen
- Unterstützung der Farbfunktion
hwb() - Verbesserte Darstellung privater Properties
- Sonstige Highlights
- [Experimentell] Neuer Zeitspannen- und Snapshotmodus im Lighthouse-Bereich
- @supports-Regeln im Bereich „Styles“ ansehen und bearbeiten
- Standardmäßige Unterstützung gängiger Selektoren
- Auswahl für die Aufzeichnung anpassen
- Aufnahme umbenennen
- Klassen-/Funktionseigenschaften in der Vorschau ansehen
- Teilweise angezeigte Frames im Bereich „Leistung“
- Sonstige Highlights
- WebSocket-Anfragen drosseln
- Neuer Bereich „Reporting API“ im Bereich „Anwendung“
- Warten, bis das Element im Bereich „Rekorder“ sichtbar oder anklickbar ist
- Besseres Konsolenstyling, bessere Formatierung und Filterung
- Chrome-Erweiterung mit Quellzuordnungsdateien debuggen
- Verbesserte Struktur des Quellordnerbaums im Bereich „Quellen“
- Worker-Quelldateien im Quellenbereich anzeigen
- Updates für das automatische dunkle Design in Chrome
- Touchfreundliche Farbauswahl und geteilter Bereich
- Sonstige Highlights
- Vorschaufunktion: Vollbild-Baumansicht für Barrierefreiheit
- Genauere Änderungen auf dem Tab „Änderungen“
- Längeres Zeitlimit für die Aufzeichnung von User Flows festlegen
- Prüfen Sie auf dem Tab „Back-Forward-Cache“, ob Ihre Seiten im Cache gespeichert werden können.
- Neuer Filter für den Bereich „Eigenschaften“
- CSS-Medienfunktion „forced-colors“ emulieren
- Befehl „Lineale anzeigen, wenn der Mauszeiger darauf bewegt wird“
- Unterstützung von
row-reverseundcolumn-reverseim Flexbox-Editor - Neue Tastenkombinationen zum Wiederholen von XHR und zum Maximieren aller Suchergebnisse
- Lighthouse 9 im Lighthouse-Bereich
- Verbessertes Quellenfeld
- Sonstige Highlights
- [Experimentell] Endpunkte im Bereich „Reporting API“
- Vorschaufunktion: Neues Rekorder-Feld
- Geräteliste im Gerätemodus aktualisieren
- Automatische Vervollständigung mit „Als HTML bearbeiten“
- Verbesserte Fehlerbehebung bei Code
- DevTools-Einstellungen geräteübergreifend synchronisieren
- Vorschaufunktion: Neues Menü „CSS-Übersicht“
- Wiederherstellung und Verbesserung der Bearbeitung und des Kopierens von CSS-Längen
- CSS-Medienfunktion „prefers-contrast“ emulieren
- Funktion „Automatisches dunkles Design“ von Chrome emulieren
- Deklarationen als JavaScript im Bereich „Styles“ kopieren
- Neuer Tab „Payload“ im Bereich „Network“
- Verbesserte Darstellung von Eigenschaften im Bereich „Eigenschaften“
- Option zum Ausblenden von CORS-Fehlern in der Konsole
- Vorschau und Bewertung von
Intl-Objekten in der Console - Einheitliche asynchrone Stacktraces
- Konsolenseitenleiste beibehalten
- Bereich „Application Cache“ im Bereich „Anwendung“ ist veraltet
- [Experimentell] Neuer Bereich „Reporting API“ im Bereich „Anwendung“
- Neue Authoring-Tools für CSS-Längen
- Probleme auf dem Tab „Probleme“ ausblenden
- Verbesserte Darstellung von Attributen
- Lighthouse 8.4 im Lighthouse-Bereich
- Snippets im Bereich „Quellen“ sortieren
- Neue Links zu übersetzten Versionshinweisen und Möglichkeit, Übersetzungsfehler zu melden
- Verbesserte Benutzeroberfläche für das Befehlsmenü der Entwicklertools
- Entwicklertools in Ihrer bevorzugten Sprache verwenden
- Neue Nest Hub-Geräte in der Geräteliste
- Ursprungstests in der Ansicht „Frame-Details“
- Neues Logo für CSS-Containerabfragen
- Neues Kästchen zum Invertieren der Netzwerkfilter
- Anstehende Einstellung der Seitenleiste der Konsole
Set-Cookies-Rohheader auf dem Tab „Probleme“ und im Netzwerkbereich anzeigen- Native Accessors werden in der Console einheitlich als eigene Properties angezeigt
- Korrekte Fehler-Stacktraces für Inline-Skripts mit #sourceURL
- Farbformat im Bereich „Berechnet“ ändern
- Benutzerdefinierte Tooltips durch native HTML-Tooltips ersetzen
- [Experimentell] Probleme auf dem Tab „Probleme“ ausblenden
- Bearbeitbare CSS-Containerabfragen im Bereich „Stile“
- Web-Bundle-Vorschau im Netzwerkbereich
- Fehlerbehebung bei der Attribution Reporting API
- Bessere String-Verarbeitung in der Console
- Verbesserte CORS-Fehlerbehebung
- Lighthouse 8.1
- URL für neue Notiz im Manifestbereich
- Feste CSS-Selektoren
- Optimierte Darstellung von JSON-Antworten im Bereich „Netzwerk“
- CSS-Grid-Editor
- Unterstützung für
const-Neuerklärungen in der Console - Viewer für Quellenreihenfolge
- Neuer Kurzbefehl zum Aufrufen von Framedetails
- Erweiterte Unterstützung für das Debugging von CORS
- XHR-Label in „Fetch/XHR“ umbenennen
- Wasm-Ressourcentyp im Netzwerkbereich filtern
- User-Agent-Client-Hints für Geräte auf dem Tab „Netzwerkbedingungen“
- Probleme mit dem Quirks-Modus auf dem Tab „Probleme“ melden
- Schnittmengen in das Leistungsfeld einbeziehen
- Lighthouse 7.5 im Lighthouse-Steuerfeld
- Kontextmenü „Frame neu starten“ im Callstack wird nicht mehr unterstützt
- [Experimentell] Protokollmonitor
- [Experimentell] Puppeteer Recorder
- Pop-up-Fenster mit Web Vitals-Informationen
- Neuer Memory Inspector
- CSS-Scroll-Snap visualisieren
- Neuer Bereich für Kennzeicheneinstellungen
- Verbesserte Bildvorschau mit Informationen zum Seitenverhältnis
- Neue Schaltfläche für Netzwerkbedingungen mit Optionen zum Konfigurieren von
Content-Encoding - Tastenkombination zum Aufrufen des berechneten Werts
accent-colorKeyword- Problemtypen mit Farben und Symbolen kategorisieren
- Vertrauenstokens löschen
- Blockierte Funktionen in der Ansicht „Frame-Details“
- Tests in den Testeinstellungen filtern
- Neue Spalte
Vary Headerim Bereich „Cache-Speicher“ - Unterstützung von JavaScript-Markenprüfungen
- Verbesserte Unterstützung für das Debuggen von Haltepunkten
- Unterstützung von Vorschauen beim Bewegen des Mauszeigers mit der
[]-Notation - Verbesserte Gliederung von HTML-Dateien
- Korrekte Fehler-Stacktraces für das Wasm-Debugging
- Neue Debugging-Tools für CSS-Flexbox
- Neues Core Web Vitals-Overlay
- Anzahl der Probleme in die Statusleiste der Console verschoben
- Probleme mit vertrauenswürdigen Web-Aktivitäten melden
- Strings als (gültige) JavaScript-Stringliterale in der Konsole formatieren
- Neuer Bereich „Trust Tokens“ im Anwendungsbereich
- CSS-Medienfunktion „color-gamut“ emulieren
- Verbesserte Tools für Progressive Web-Apps
- Neue Spalte
Remote Address Spaceim Netzwerkbereich - Leistungsverbesserungen
- Zulässige/nicht zulässige Funktionen in der Ansicht „Frame-Details“ anzeigen
- Neue Spalte
SamePartyim Bereich „Cookies“ - Verworfene nicht standardmäßige
fn.displayName-Unterstützung - Entfernung von
Don't show Chrome Data Saver warningaus dem Menü „Einstellungen“ - [Experimentell] Automatisches Melden von Problemen mit geringem Kontrast auf dem Tab „Probleme“
- [Experimentell] Vollständige Baumansicht für Barrierefreiheit im Elementbereich
- Unterstützung bei der Fehlerbehebung bei Verstößen gegen vertrauenswürdige Typen
- Knoten-Screenshot außerhalb des Darstellungsbereichs aufnehmen
- Neuer Tab „Trust Tokens“ für Netzwerkanfragen
- Lighthouse 7 im Lighthouse-Bereich
- Unterstützung für das Erzwingen des CSS-Status
:target - Neue Tastenkombination zum Duplizieren von Elementen
- Farbauswahl für benutzerdefinierte CSS-Properties
- Neue Tastenkombinationen zum Kopieren von CSS-Properties
- Neue Option zum Anzeigen URL-decodierter Cookies
- Nur sichtbare Cookies löschen
- Neue Option zum Löschen von Drittanbieter-Cookies im Bereich „Speicher“
- User-Agent-Client-Hints für benutzerdefinierte Geräte bearbeiten
- Einstellung „Netzwerkprotokoll aufzeichnen“ beibehalten
- WebTransport-Verbindungen im Netzwerkbereich ansehen
- „Online“ wurde in „Keine Drosselung“ umbenannt
- Neue Optionen zum Kopieren in der Console, im Bereich „Quellen“ und im Bereich „Stile“
- Neue Informationen zu Service Workern in der Ansicht „Frame-Details“
- Informationen zum Arbeitsspeicher in der Ansicht „Frame-Details“ messen
- Feedback über den Tab „Probleme“ geben
- Verworfene Frames im Steuerfeld „Leistung“
- Faltbare Geräte und Dual-Screen-Geräte im Gerätemodus emulieren
- [Experimentell] Browsertests mit Puppeteer Recorder automatisieren
- [Experimentell] Schriftart-Editor im Bereich „Stile“
- [Experimentell] CSS-Flexbox-Debugging-Tools
- [Experimentell] Neuer Tab „CSP-Verstöße“
- [Experimentell] Neue Berechnung des Farbkontrasts – Advanced Perceptual Contrast Algorithm (APCA)
- Schnellerer Start der Entwicklertools
- Neue Visualisierungstools für Preisvergleichsportale
- Nicht unterstützte Bildtypen emulieren
- Speicherkontingentgröße im Bereich „Speicher“ simulieren
- Neuer Web Vitals-Bereich im Bereich „Leistung“
- CORS-Fehler im Netzwerkbereich melden
- Informationen zur ursprungsübergreifenden Isolation in der Ansicht „Frame-Details“
- Neue Informationen zu Web Workers in der Ansicht „Frame-Details“
- Details zum Opener-Frame für geöffnete Fenster anzeigen
- Netzwerkbereich über den Bereich „Service Worker“ öffnen
- Property-Wert kopieren
- Stacktrace für Netzwerkinitiator kopieren
- Wasm-Variablenwert in der Vorschau anzeigen, wenn der Mauszeiger darauf bewegt wird
- Wasm-Variable in der Console auswerten
- Einheitliche Maßeinheiten für Datei-/Speichergrößen
- Pseudoelemente im Bereich „Elemente“ hervorheben
- [Experimentell] CSS-Flexbox-Debugging-Tools
- [Experimentell] Tastenkürzel für Akkorde anpassen
- Neue Debugging-Tools für CSS-Raster
- Neuer WebAuthn-Tab
- Tools zwischen oberem und unterem Steuerfeld verschieben
- Neuer Seitenleistenbereich „Berechnet“ im Bereich „Stile“
- CSS-Properties im Bereich „Berechnet“ gruppieren
- Lighthouse 6.3 im Lighthouse-Steuerfeld
performance.mark()-Ereignisse im Bereich „Timings“- Neue Filter
resource-typeundurlim Bereich „Netzwerk“ - Aktualisierungen der Ansicht mit den Bilddetails
Settingswird aus dem Menü „Weitere Tools“ entfernt- [Experimentell] Probleme mit dem Farbkontrast im Bereich „CSS-Übersicht“ ansehen und beheben
- [Experimentell] Tastenkombinationen in den Entwicklertools anpassen
- Neuer Media-Bereich
- Knoten-Screenshots über das Kontextmenü des Bereichs „Elemente“ aufnehmen
- Aktualisierungen des Tabs „Probleme“
- Fehlende lokale Schriftarten emulieren
- Inaktive Nutzer emulieren
- Emulate
prefers-reduced-data - Unterstützung neuer JavaScript-Funktionen
- Lighthouse 6.2 im Lighthouse-Bereich
- Einstellung der Auflistung „Andere Quellen“ im Bereich „Service Worker“
- Zusammenfassung der Abdeckung für gefilterte Elemente anzeigen
- Neue Ansicht mit Framedetails im Anwendungsbereich
- Vorschläge für barrierefreie Farben im Bereich „Stile“
- Bereich Eigenschaften im Elementbereich wiederherstellen
- Lesbare
X-Client-Data-Headerwerte im Bereich „Netzwerk“ - Benutzerdefinierte Schriftarten im Bereich „Stile“ automatisch vervollständigen
- Ressourcentyp im Netzwerkbereich einheitlich anzeigen
- Schaltflächen zum Löschen im Bereich „Elemente“ und im Netzwerkbereich
- Stilbearbeitung für CSS-in-JS-Frameworks
- Lighthouse 6 im Lighthouse-Bereich
- Einstellung von First Meaningful Paint (FMP)
- Unterstützung neuer JavaScript-Funktionen
- Neue Warnungen zu App-Verknüpfungen im Manifestbereich
- Service Worker-Ereignisse
respondWithauf dem Tab „Timing“ - Einheitliche Anzeige des Bereichs „Berechnet“
- Bytecode-Offsets für WebAssembly-Dateien
- Zeilenweises Kopieren und Ausschneiden im Quellenbereich
- Änderungen an den Console-Einstellungen
- Aktualisierungen des Leistungsbereichs
- Neue Symbole für Haltepunkte, bedingte Haltepunkte und Logpoints
- Websiteprobleme mit dem neuen Tab „Probleme“ beheben
- Informationen zur Barrierefreiheit in der Kurzinfo des Prüfmodus ansehen
- Aktualisierungen des Leistungsbereichs
- Präzisere Terminologie für Zusagen in der Console
- Aktualisierungen des Bereichs „Formatvorlagen“
- Einstellung des Bereichs Eigenschaften im Bereich „Elemente“
- Unterstützung von App-Verknüpfungen im Manifestbereich
- Sehschwächen emulieren
- Sprachen emulieren
- Debugging der Cross-Origin-Embedder-Richtlinie (COEP)
- Neue Symbole für Haltepunkte, bedingte Haltepunkte und Logpoints
- Netzwerkanfragen ansehen, mit denen ein bestimmtes Cookie festgelegt wird
- Über das Befehlsmenü links andocken
- Die Option „Einstellungen“ im Hauptmenü wurde verschoben
- Das Steuerfeld „Audits“ ist jetzt das Steuerfeld „Lighthouse“
- Alle lokalen Überschreibungen in einem Ordner löschen
- Aktualisierte Benutzeroberfläche für lange Aufgaben
- Unterstützung maskierbarer Symbole im Manifestbereich
- Unterstützung für Moto G4 im Gerätemodus
- Updates in Bezug auf Cookies
- Genauere Symbole für Web-App-Manifeste
- Mauszeiger auf CSS-Eigenschaften
contentbewegen, um nicht maskierte Werte zu sehen - Source Map-Fehler in der Console
- Einstellung zum Deaktivieren des Scrollens über das Ende einer Datei hinaus
- Unterstützung für erneute Erklärungen von
letundclassin der Console - Verbessertes WebAssembly-Debugging
- Initiatorenketten auf dem Tab „Initiator“ anfordern
- Ausgewählte Netzwerkanfrage in der Übersicht hervorheben
- Spalten „URL“ und „Pfad“ im Netzwerkbereich
- Aktualisierte User-Agent-Strings
- Neue Benutzeroberfläche für die Konfiguration des Bereichs „Audits“
- Codeabdeckungsmodi pro Funktion oder pro Block
- Code-Coverage muss jetzt durch ein Neuladen der Seite initiiert werden
- Fehlerbehebung bei blockierten Cookies
- Cookie-Werte ansehen
- Verschiedene Einstellungen für „prefers-color-scheme“ und „prefers-reduced-motion“ simulieren
- Aktualisierungen der Codeabdeckung
- Debuggen, warum eine Netzwerkressource angefordert wurde
- Die Bereiche „Konsole“ und „Quellen“ berücksichtigen wieder die Einrückungseinstellungen.
- Neue Tastenkombinationen für die Cursor-Navigation
- Unterstützung mehrerer Clients im Bereich „Prüfungen“
- Fehlerbehebung bei Payment-Handlern
- Lighthouse 5.2 im Bereich „Audits“
- Largest Contentful Paint im Bereich „Leistung“
- DevTools-Probleme über das Hauptmenü melden
- Elementstile kopieren
- Layoutverschiebungen visualisieren
- Lighthouse 5.1 im Bereich „Audits“
- Synchronisierung des Betriebssystemdesigns
- Tastenkombination zum Öffnen des Breakpoint-Editors
- Prefetch-Cache im Netzwerkbereich
- Private Eigenschaften beim Anzeigen von Objekten
- Benachrichtigungen und Push-Benachrichtigungen im Bereich „Anwendung“
- Automatische Vervollständigung mit CSS-Werten
- Neue Benutzeroberfläche für Netzwerkeinstellungen
- WebSocket-Nachrichten in HAR-Exporten
- Schaltflächen zum Importieren und Exportieren von HAR-Dateien
- Arbeitsspeichernutzung in Echtzeit
- Portnummern für die Registrierung von Service Workern
- Hintergrundabruf- und Hintergrundsynchronisierungsereignisse prüfen
- Puppeteer für Firefox
- Sinnvolle Voreinstellungen beim automatischen Vervollständigen von CSS-Funktionen
- Websitedaten über das Befehlsmenü löschen
- Alle IndexedDB-Datenbanken ansehen
- Nicht komprimierte Größe einer Ressource beim Hovern ansehen
- Inline-Haltepunkte im Bereich „Haltepunkte“
- Anzahl der IndexedDB- und Cache-Ressourcen
- Einstellung zum Deaktivieren des detaillierten Kurzinfos für „Untersuchen“
- Einstellung zum Ein- und Ausblenden von Tab-Einzügen im Editor
- Alle von der CSS-Eigenschaft betroffenen Knoten hervorheben
- Lighthouse v4 im Bereich „Prüfungen“
- WebSocket-Viewer für binäre Nachrichten
- Screenshot vom Bereich im Befehlsmenü erstellen
- Service Worker-Filter im Bereich „Netzwerk“
- Aktualisierungen des Leistungsbereichs
- Lange Aufgaben in Aufzeichnungen des Leistungstools
- First Paint im Bereich „Timing“
- Bonustipp: Tastenkombination zum Aufrufen von RGB- und HSL-Farbcodes (Video)
- Logpoints
- Detaillierte Kurzinfos im Inspektionsmodus
- Code-Coverage-Daten exportieren
- Mit der Tastatur in der Console navigieren
- Linie für das Kontrastverhältnis AAA in der Farbauswahl
- Benutzerdefinierte Geo-Standort-Überschreibungen speichern
- Code Folding
- Tab „Frames“ in „Nachrichten“ umbenannt
- Bonustipp: Netzwerkbereich nach Property filtern (Video)
- Leistungsmesswerte im Bereich „Leistung“ visualisieren
- Textknoten im DOM-Baum hervorheben
- JS-Pfad zu einem DOM-Knoten kopieren
- Aktualisierungen des Bereichs „Audits“, einschließlich eines neuen Audits, mit dem JS-Bibliotheken erkannt werden, und neuer Keywords für den Zugriff auf den Bereich „Audits“ über das Befehlsmenü
- Bonustipp: Gerätemodus zum Untersuchen von Media-Queries verwenden (Video)
- Mit dem Mauszeiger auf ein Ergebnis von „Live-Ausdruck“ zeigen, um einen DOM-Knoten hervorzuheben
- DOM-Knoten als globale Variablen speichern
- Informationen zu Initiator und Priorität jetzt in HAR-Importen und ‑Exporten
- Über das Hauptmenü auf das Befehlsmenü zugreifen
- Breakpoints für die Bild-im-Bild-Funktion
- Bonustipp: Mit
monitorEvents()protokollieren Sie die ausgelösten Ereignisse eines Knotens in der Console (Video) - Live-Ausdrücke in der Console
- DOM-Knoten während der genauen Auswertung hervorheben
- Optimierungen des Leistungsbereichs
- Zuverlässigeres Debugging
- Netzwerkdrosselung über das Befehlsmenü aktivieren
- Bedingte Haltepunkte automatisch vervollständigen
- Bei AudioContext-Ereignissen unterbrechen
- Fehlerbehebung bei Node.js-Apps mit ndb
- Bonustipp: Nutzerinteraktionen in der Praxis mit der User Timing API messen
- Genaue Auswertung
- Hinweise zu Argumenten
- Automatische Vervollständigung von Funktionen
- ES2017-Schlüsselwörter
- Lighthouse 3.0 im Bereich „Audits“
- BigInt-Unterstützung
- Property-Pfade dem Bereich „Watch“ hinzufügen
- „Zeitstempel anzeigen“ in die Einstellungen verschoben
- Bonus-Tipp: Weniger bekannte Konsolenmethoden (Video)
- In allen Netzwerkheadern suchen
- Vorschau von CSS-Variablenwerten
- Als Fetch kopieren
- Neue Prüfungen, Desktop-Konfigurationsoptionen und Traces ansehen
- Endlosschleifen beenden
- Nutzertimings auf den Leistungs-Tabs
- JavaScript-VM-Instanzen sind im Bereich „Arbeitsspeicher“ deutlich aufgeführt
- Tab „Network“ in „Page“ umbenannt
- Aktualisierungen beim dunklen Design
- Informationen zur Zertifikatstransparenz im Bereich „Sicherheit“
- Funktionen zur Website-Isolierung im Bereich „Leistung“
- Bonustipp: Ebenenbereich + Animationsinspektor (Video)
- Blackboxing im Bereich „Netzwerk“
- Zoom im Gerätemodus automatisch anpassen
- Formatierung auf den Tabs „Vorschau“ und „Antwort“
- Vorschau von HTML-Inhalten auf dem Tab „Vorschau“
- Unterstützung von lokalen Überschreibungen für Stile in HTML
- Bonustipp: Blackbox-Framework-Scripts, um Event-Listener-Haltepunkte nützlicher zu machen
- Lokale Überschreibungen
- Neue Tools für die Barrierefreiheit
- Tab „Änderungen“
- Neue SEO- und Leistungs-Audits
- Mehrere Aufzeichnungen im Bereich „Leistung“
- Zuverlässiges Durchlaufen von Code mit Workern in asynchronem Code
- Bonustipp: DevTools-Aktionen mit Puppeteer automatisieren (Video)
- Leistungsmonitor
- Seitenleiste der Konsole
- Ähnliche Konsolennachrichten gruppieren
- Bonustipp: Hover-Pseudoklasse umschalten (Video)
- Unterstützung für das Remote-Debugging mehrerer Clients
- Arbeitsbereiche 2.0
- 4 neue Audits
- Push-Benachrichtigungen mit benutzerdefinierten Daten simulieren
- Hintergrundsynchronisierungsereignisse mit benutzerdefinierten Tags auslösen
- Bonustipp: Event-Listener-Haltepunkte (Video)
- Top-Level-Await in der Console
- Neue Screenshot-Workflows
- CSS-Raster hervorheben
- Neue Console API zum Abfragen von Objekten
- Neue Konsolenfilter
- HAR-Importe im Netzwerkbereich
- Cache-Ressourcen mit Vorschau
- Vorhersagbareres Debugging des Caches
- Codeabdeckung auf Blockebene
- Simulation der Drosselung von Mobilgeräten
- Speichernutzung ansehen
- Ansehen, wann ein Service Worker Antworten im Cache gespeichert hat
- FPS-Zähler über das Befehlsmenü aktivieren
- Mausradverhalten auf „Zoomen“ oder „Scrollen“ festlegen
- Unterstützung bei der Fehlerbehebung für ES6-Module
- Neuer Bereich „Audits“
- Badges von Drittanbietern
- Neue Geste für „Bis hierher fortsetzen“
- Async-Funktionen kennenlernen
- Informativere Objektvorschauen in der Console
- Informativere Kontextauswahl in der Console
- Echtzeitaktualisierungen auf dem Tab „Abdeckung“
- Einfachere Optionen für die Netzwerkdrosselung
- Asynchrone Stacks sind standardmäßig aktiviert
- CSS- und JS-Codeabdeckung
- Screenshots der gesamten Seite
- Anfragen blockieren
- „async/await“ überspringen
- Einheitliches Befehlsmenü