新しいメディア パネル
DevTools の [メディア] パネルにメディア プレーヤーの情報が表示されるようになりました。

DevTools の新しいメディア パネルが導入される前は、動画プレーヤーに関するロギングとデバッグの情報は chrome://media-internals で確認できました。
新しい [メディア] パネルでは、イベント、ログ、プロパティ、フレーム デコードのタイムラインを、動画プレーヤーと同じブラウザタブで簡単に確認できます。潜在的な問題をより迅速にライブビューで確認し、検査できます(たとえば、フレーム落ちが発生する理由、JavaScript がプレーヤーと予期しない方法でやり取りする理由など)。
Chromium の問題: 1018414
[要素] パネルのコンテキスト メニューを使用したノードのスクリーンショットのキャプチャ
[要素] パネルのコンテキスト メニューからノードのスクリーンショットをキャプチャできるようになりました。
たとえば、要素を右クリックして [ノードのスクリーンショットをキャプチャ] を選択すると、目次のスクリーンショットを撮ることができます。

Chromium の問題: 1100253
[問題] タブの更新
コンソール パネルの [問題] 警告バーが、通常のメッセージに置き換えられました。

[問題] タブで、サードパーティ Cookie の問題がデフォルトで非表示になりました。新しい [サードパーティの Cookie の問題を含める] チェックボックスをオンにすると、これらの問題が表示されます。
![[サードパーティの Cookie の問題] チェックボックス](https://developer.chrome.com/static/blog/new-in-devtools-86/image/third-party-cookie-issues-1c332d3a3abc9.png?authuser=01&hl=ja)
Chromium の問題: 1096481、1068116、1080589
見つからないローカル フォントのエミュレート
[レンダリング] タブを開き、新しい [ローカル フォントを無効にする] 機能を使用して、@font-face ルールで local() ソースが欠落している状態をエミュレートします。
たとえば、デバイスに「Rubik」というフォントがインストールされていて、@font-face src ルールで local() フォントとして使用されている場合、Chrome はデバイスのローカル フォント ファイルを使用します。
[ローカル フォントを無効にする] が有効になっている場合、DevTools は local() フォントを無視し、ネットワークから取得します。

多くの場合、デベロッパーとデザイナーは開発中に同じフォントの 2 つの異なるコピーを使用します。
- デザイン ツール用のローカル フォント
- コード用のウェブフォント
ローカル フォントを無効にすると、次のことが容易になります。
- ウェブフォントの読み込みパフォーマンスと最適化をデバッグして測定する
- CSS
@font-faceルールの正確性を確認する - ウェブフォントとそのローカル バージョンの違いを確認する
Chromium の問題: 384968
非アクティブ ユーザーをエミュレートする
アイドル状態検出 API を使用すると、デベロッパーは非アクティブなユーザーを検出し、アイドル状態の変化に対応できます。DevTools の [センサー] タブで、実際のアイドル状態の変化を待つのではなく、ユーザーの状態と画面の状態の両方でアイドル状態の変化をエミュレートできるようになりました。ドロワーから [センサー] タブを開くことができます。

Chromium の問題: 1090802
prefers-reduced-data をエミュレートする
prefers-reduced-data メディアクエリは、ページをレンダリングするために使用するデータ量が少ない代替コンテンツをユーザーが好むかどうかを検出します。
DevTools を使用して prefers-reduced-data メディアクエリをエミュレートできるようになりました。

Chromium の問題: 1096068
新しい JavaScript 機能のサポート
DevTools で、最新の JavaScript 言語機能の一部がより適切にサポートされるようになりました。
- 論理代入演算子 - DevTools の [コンソール] パネルと [ソース] パネルで、新しい演算子
&&=、||=、??=を使用した論理代入がサポートされるようになりました。 - 数値区切り文字のプリティ プリント - DevTools の [ソース] パネルで、数値区切り文字が適切にプリティ プリントされるようになりました。
Lighthouse パネルの Lighthouse 6.2
Lighthouse パネルで Lighthouse 6.2 が実行されるようになりました。変更点の完全なリストについては、リリースノートをご覧ください。

Lighthouse 6.2 の新しい監査:
- メインスレッドでタスクが長時間実行されないようにしてください。メインスレッドで長時間実行されているタスクをレポートします。入力の遅延に最も影響しているタスクを特定する際に役立ちます。
- リンクはクロール可能です。アンカー要素の
href属性に適切なリンク先が設定されていて、リンクを見つけられるようになっていることを確認してください。 - サイズ指定されていない画像要素 - 画像要素に
widthとheightが明示的に設定されているかどうかを確認します。画像のサイズを明示的に指定すると、レイアウト シフトを減らして、CLS を改善できます。 - 合成されていないアニメーションは使用しないでください。動きが不自然で CLS を減らす合成されていないアニメーションをレポートします。
unloadイベントをリッスンします。unloadイベントを報告します。unloadイベントは確実に発生しないため、代わりにpagehideまたはvisibilitychangeイベントの使用をご検討ください。
Lighthouse 6.2 で更新された監査:
- 使用していない JavaScript を削除します。ページに一般公開されている JavaScript ソースマップがある場合、Lighthouse は監査を強化するようになりました。
Chromium の問題: 772558
Service Worker ペインでの「他のオリジン」リストの非推奨化
DevTools に、新しいブラウザタブで他のオリジンのサービス ワーカーの完全なリストを表示するリンク(chrome://serviceworker-internals/?devtools)が追加されました。
以前は、DevTools の [Application] パネル > [Service workers] ペインの下にリストがネストされて表示されていました。

Chromium の問題: 807440
フィルタしたアイテムの補償範囲概要の表示
DevTools で、[カバレッジ] タブでフィルタを適用すると、カバレッジ情報の概要が動的に再計算されて表示されるようになりました。以前は、[カバレッジ] タブにすべてのカバレッジ情報の概要が常に表示されていました。
下の例では、概要が最初は 446 kB of 2.0 MB (22%) used so far. 1.5 MB unused. と表示され、CSS フィルタリングが適用されると 57 kB of 604 kB (10%) used so far. 546 kB unused. と表示されることに注目してください。

Chromium の問題: 1061385
アプリケーション パネルの新しいフレームの詳細ビュー
DevTools に各フレームの詳細ビューが表示されるようになりました。アクセスするには、[アプリケーション] パネルの [フレーム] メニューでフレームをクリックします。

Chromium の問題: 1093247
開いたウィンドウのフレームの詳細
DevTools で、開いているウィンドウやポップアップもフレームツリーの下に表示されるようになりました。開いたウィンドウのフレームの詳細ビューには、追加のセキュリティ情報が表示されます。

Chromium の問題: 1107766
セキュリティと分離に関する情報(COEP / COOP)
DevTools のフレームの詳細に、セキュア コンテキスト、Cross-Origin-Embedder-Policy(COEP)と Cross-Origin-Opener-Policy(COOP)が表示されるようになりました。

セキュリティに関する詳細情報は、まもなくフレームの詳細ビューに追加される予定です。
Chromium の問題: 1051466
[要素] パネルと [ネットワーク] パネルの更新
[スタイル] ペインのアクセシブルな色の候補
DevTools で、色のコントラストが低いテキストに対して色の候補が提示されるようになりました。
次の例では、h1 に低コントラストのテキストがあります。この問題を解決するには、[スタイル] ペインで color プロパティのカラー選択ツールを開きます。[コントラスト比] セクションを開くと、DevTools で AA と AAA の基準を満たす色の候補が表示されます。提案された色をクリックして、色を適用します。
Chromium の問題: 1093227
[要素] パネルの [プロパティ] ペインを復元
[プロパティ] ペインが復活しました。このペインは Chrome 84 で非推奨になっていました。今後の DevTools のバージョンでは、要素のプロパティを検査するワークフローを改善する予定です。
![[要素] パネルの [プロパティ] ペイン](https://developer.chrome.com/static/blog/new-in-devtools-86/image/properties-pane-the-elem-3ef8c9d19d872.png?authuser=01&hl=ja)
[ネットワーク] パネルに表示される、人間が読める形式の X-Client-Data ヘッダー値
ネットワーク パネルでネットワーク リソースを検査する際に、DevTools でヘッダー ペインの X-Client-Data ヘッダー値がコードとしてフォーマットされるようになりました。
X-Client-Data HTTP ヘッダーには、ブラウザで有効になっているテスト ID と Chrome フラグのリストが含まれています。未加工のヘッダー値は、base64 でエンコードされ、シリアル化されたプロトコル バッファであるため、不透明な文字列のように見えます。デベロッパーがコンテンツをより透過的に確認できるように、DevTools でデコードされた値が表示されるようになりました。

Chromium の問題: 1103854
[スタイル] ペインでカスタム フォントを自動補完する
スタイル ペインで font-family プロパティを編集する際に、インポートしたフォント フェイスが CSS 予測入力のリストに追加されるようになりました。
この例では、'Noto Sans' はローカルマシンにインストールされたカスタム フォントです。CSS 完了リストに表示されます。以前はそうではありませんでした。

Chromium の問題: 1106221
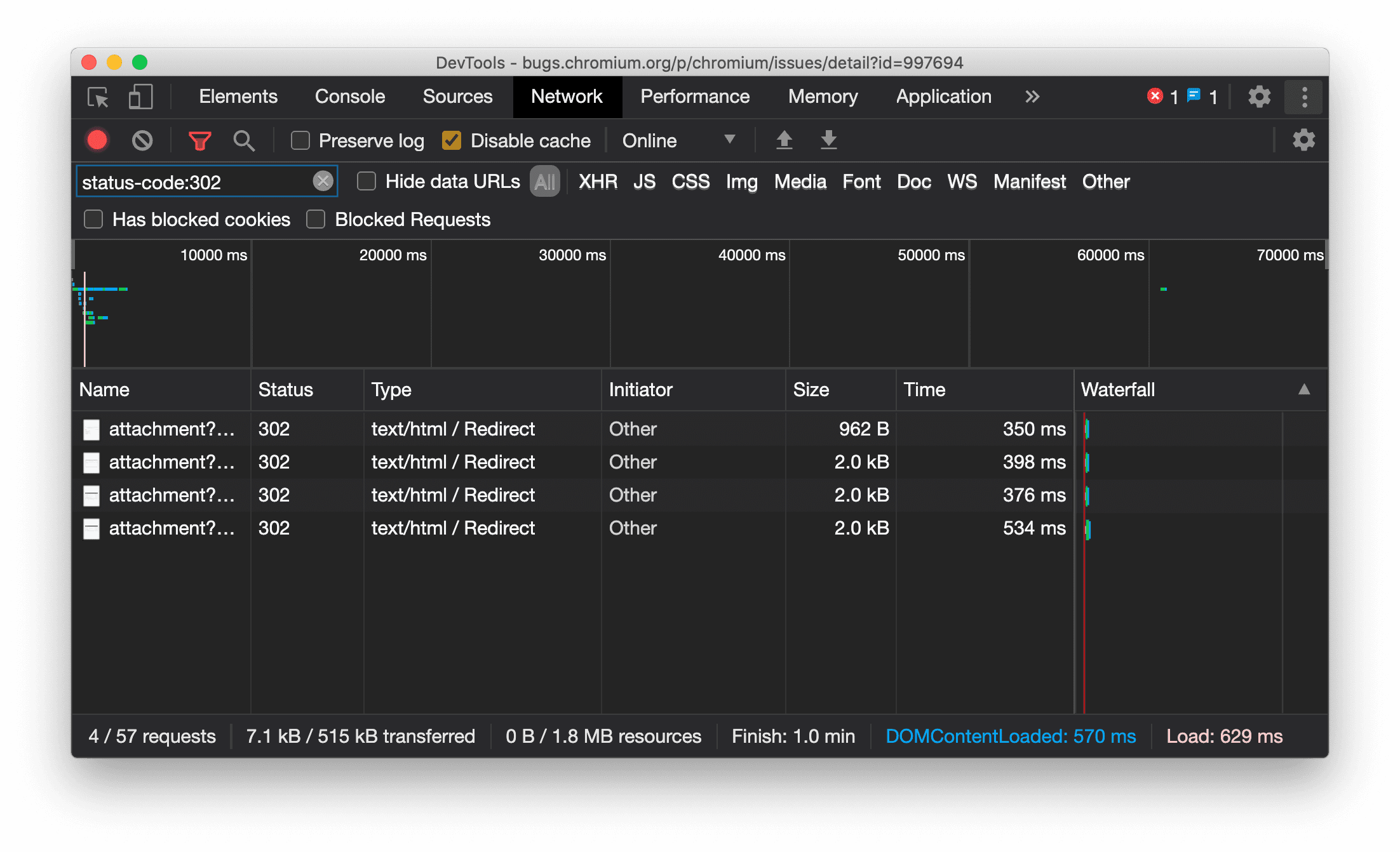
[ネットワーク] パネルでのリソースタイプの常時表示
リダイレクト(ステータス 302)が発生した場合、DevTools で元のネットワーク リクエストと同じリソースタイプが常に表示されるようになり、[タイプ] 列の値に / Redirect が追加されるようになりました。
以前は、デベロッパー ツールで型が Other に変更されることがありました。

Chromium の問題: 997694
[要素] パネルと [ネットワーク] パネルの [クリア] ボタン
[スタイル] ペインと [ネットワーク] パネルのフィルタ テキスト ボックス、および [要素] パネルの DOM 検索テキスト ボックスに、[クリア] ボタンが追加されました。[クリア] をクリックすると、入力したテキストが削除されます。
![[要素] パネルと [ネットワーク] パネルの [クリア] ボタン](https://developer.chrome.com/static/blog/new-in-devtools-86/image/clear-buttons-the-elemen-1082bfdc65a8b.png?authuser=01&hl=ja)
Chromium の問題: 1067184
プレビュー チャネルをダウンロードする
Chrome の Canary、Dev、Beta をデフォルトの開発ブラウザとして使用することを検討してください。これらのプレビュー チャンネルでは、最新の DevTools 機能にアクセスしたり、最先端のウェブ プラットフォーム API をテストしたりできます。また、ユーザーがサイトの問題を発見する前に、問題を特定することもできます。
Chrome DevTools チームに問い合わせる
DevTools の新機能、更新、その他の関連事項について話し合うには、次のオプションを使用します。
- フィードバックや機能リクエストは、crbug.com からお送りください。
- DevTools のその他 > [ヘルプ] > [DevTools の問題を報告] を使用して、DevTools の問題を報告してください。
- @ChromeDevTools をメンションしてツイートしてください。
- DevTools の新機能に関する YouTube 動画または DevTools のヒントに関する YouTube 動画にコメントを残してください。
DevTools の新機能
DevTools の新機能シリーズで取り上げたすべての内容のリスト。
- DevTools MCP サーバーの更新
- トレースの共有の改善
- @starting-style のサポート
- 表示用のエディタ ウィジェット: masonry
- Lighthouse 13
- Gemini が提案したコード
- DevTools MCP サーバーの機能強化
- AI アシスタント機能にすばやくアクセス
- Gemini でのパフォーマンス トレース全体のデバッグ
- ドロワーの向きを切り替える
- Google デベロッパー プログラム
- その他のハイライト
- AI エージェント用の Chrome DevTools(MCP)
- Gemini でネットワーク依存関係ツリーをデバッグする
- Gemini とのチャットをエクスポートする
- パフォーマンス パネルでのトラック構成の永続化
- IP 保護されたネットワーク リクエストをフィルタする
- [要素] > [レイアウト] タブに masonry レイアウトのサポートを追加
- Lighthouse 12.8.2
- その他のハイライト
- Gemini でより多くの分析情報をデバッグする
- [ネットワーク条件] で「Save-Data」ヘッダーをエミュレート
- CSS プロパティのツールチップでベースラインのステータスを確認する
- ユーザー エージェント クライアントのヒントでフォーム ファクタをオーバーライド
- Lighthouse 12.8.0
- その他のハイライト
- より信頼性が高く生産性の高い Chrome DevTools
- スタイリング用の AI アシスタントでの画像のアップロード
- ネットワークのテーブルに対するリクエスト ヘッダーの追加
- Google I/O 2025 のハイライト
- その他のハイライト
- パフォーマンス パネルの改善
- 「ネットワークの依存関係ツリー」の分析情報に事前接続されたオリジンが表示される
- 「ドキュメント リクエスト レイテンシ」分析情報のサーバー レスポンス時間とリダイレクト時間
- [ネットワーク リクエストの概要] のリダイレクト
- パフォーマンス トレースのノイズの低減
- 「JavaScript のサンプルを無効にする」を非推奨に
- センサーの Geolocation 精度パラメータ
- [要素] パネルの改善
- 複雑な CSS 値のデバッグが容易に
- [要素] > [スタイル] での@function のサポート
- ネットワーク パネルの改善
- has-request-header フィルタ
- 独立したウェブアプリでのダイレクト ソケット
- その他のハイライト
- ユーザー補助機能
- Google I/O 2025 エディション
- Gemini を使用した CSS 変更のワークスペースへの保存
- ワークスペース フォルダの接続とソースファイルへの変更の保存
- Gemini へのパフォーマンス分析情報に関する質問
- Gemini でのパフォーマンス分析結果への注釈付け
- Gemini とのチャットへのスクリーンショットの追加
- [パフォーマンス] パネルの新しい分析情報
- 重複する JavaScript
- 以前の JavaScript
- 投機的実行でのルールタグのサポート
- Lighthouse 12.6.0
- その他のハイライト
- ユーザー補助機能
- パフォーマンス パネルの改善
- 新しいパフォーマンス分析情報
- クリックしてハイライト表示
- ネットワーク リクエストの概要のサーバー タイミング
- [プライバシーとセキュリティ] で Cookie をフィルタする
- パネル全体の表でサイズを kB 単位で表示
- [要素] > [スタイル] での corner-shape と corner-*-shape のオートコンプリート サポート
- 試験運用版: DOM 内の要素と属性に関する問題をハイライト表示
- Lighthouse 12.5.0
- その他のハイライト
- パフォーマンス パネルの改善
- パフォーマンスのプロファイルと関数呼び出しのオリジンとスクリプトのリンク
- フェーズ別の LCP のフィールド データのサポート
- ネットワークの依存関係ツリーの分析情報
- [Summary] の合計時間と関数自体の時間ではなく期間
- 最も時間がかかったスタックのハイライト表示
- さまざまなパネルの空の状態の改善
- [要素] のユーザー補助ツリービュー
- Lighthouse 12.4.0
- その他のハイライト
- プライバシーとセキュリティ パネル
- パフォーマンス パネルの改善
- 調整済みの CPU スロットリング プリセット
- 同じ AI チャットでの異なるパフォーマンス イベントの選択
- パフォーマンスでのファーストパーティとサードパーティのハイライト表示
- マーカーのツールチップと分析情報のフィールド データ
- 強制リフローの分析情報
- 「DOM サイズを最適化する」分析情報
- console.timeStamp でのパフォーマンス トレースの拡張
- [要素] パネルの改善
- アニメーション スタイルのリアルタイム値
- :open 疑似クラスとさまざまな疑似要素のサポート
- コンソールのメッセージをすべてコピー
- メモリパネルのバイト単位
- その他のハイライト
- 永続的な AI チャット履歴
- パフォーマンス パネルの改善
- 画像配信の分析情報
- クラシックとモダンなキーボード ナビゲーション
- フレームグラフでの無関係なスクリプトの無視
- タイムライン マーカーと範囲のハイライト表示(ホバー時)
- 推奨される帯域幅調整の設定
- オーバーレイのタイミング マーカー
- [概要] の JS 呼び出しのスタック トレース
- [要素] のメニューへのバッジ設定の移動
- 新しい [新機能] パネル
- Lighthouse 12.3.0
- その他のハイライト
- Gemini でのネットワーク リクエスト、ソースファイル、パフォーマンス トレースのデバッグ
- AI チャット履歴の表示
- [アプリケーション] > [ストレージ] での拡張機能ストレージの管理
- パフォーマンスの向上
- ライブ指標のインタラクション フェーズ
- [概要] タブのレンダリング ブロック情報
- scheduler.postTask イベントとそのイニシエータ矢印のサポート
- [アニメーション] パネルと [要素] > [スタイル] タブの改善
- [要素] > [スタイル] から [アニメーション] へのジャンプ
- [計算] タブのリアルタイム更新
- センサーでのコンピューティング圧力のエミュレーション
- メモリパネルでのソース別にグループ化された同じ名前の JS オブジェクト
- 設定画面のデザイン刷新
- [パフォーマンス分析情報] パネルの非推奨化と DevTools からの削除
- その他のハイライト
- Gemini を使用した CSS のデバッグ
- 専用の設定タブでの AI 機能の制御
- パフォーマンス パネルの改善
- パフォーマンス分析結果へのメモの追加と共有
- [パフォーマンス] パネルでのパフォーマンス分析情報の取得
- 過剰なレイアウト シフトの簡単な特定
- 合成されていないアニメーションの発見
- ハードウェアの並行処理のセンサーへの移動
- 匿名スクリプトの無視とスタック トレース内のコードへの注目
- [要素] > [スタイル]: グリッド オーバーレイと CSS 全体キーワードの sideways-* 書き込みモードのサポート
- 期間モードとスナップショット モードでの HTTP 以外のページの Lighthouse 監査
- ユーザー補助機能の改善
- その他のハイライト
- ネットワーク パネルの改善
- ネットワーク フィルタの再設計
- HAR エクスポートでのセンシティブ データのデフォルト除外
- [要素] パネルの改善
- text-emphasis-* プロパティの値の自動補完
- バッジでマークされたスクロール オーバーフロー
- パフォーマンス パネルの改善
- ライブ指標の推奨事項
- パンくずリストの操作
- メモリパネルの改善
- 新しい「デタッチされた要素」プロファイル
- プレーン JS オブジェクトの命名の改善
- ダイナミック テーマをオフに
- Chrome の試験運用: プロセスの共有
- Lighthouse 12.2.1
- その他のハイライト
- レコーダーにおける Firefox 用 Puppeteer へのエクスポートのサポート
- パフォーマンス パネルの改善
- ライブ指標の観察
- ネットワーク トラックでリクエストを検索する
- performance.mark と performance.measure 呼び出しのスタック トレースの表示
- 自動入力パネルでのテスト住所データの使用
- [要素] パネルの改善
- 特定の要素の状態を強制する
- [要素] > [スタイル] でのグリッド プロパティの自動補完の拡大
- Lighthouse 12.2.0
- その他のハイライト
- Gemini によるコンソールの分析情報がヨーロッパのほとんどの国でリリース
- パフォーマンス パネルの更新
- Enhanced Network トラック
- 拡張性 API を使用したパフォーマンス データのカスタマイズ
- タイミング トラックの詳細
- ネットワーク パネルの全リクエストのコピー
- 名前付き HTML タグとクラッターの削減により、ヒープ スナップショットが高速化
- アニメーション パネルを開いてアニメーションをキャプチャし、@keyframes をライブ編集
- Lighthouse 12.1.0
- ユーザー補助機能の改善
- その他のハイライト
- [要素] パネルでの CSS アンカー ポジショニングの検証
- [ソース] パネルの改善
- 「ここで一時停止しない」の機能強化
- 新しいスクロール スナップ イベント リスナー
- ネットワーク パネルの改善
- ネットワーク帯域幅調整プリセットの更新
- HAR 形式のカスタム フィールド内の Service Worker 情報
- [パフォーマンス] パネルでの WebSocket イベントの送受信
- その他のハイライト
- パフォーマンス パネルの改善
- 更新されたトラック構成モードでのトラックの移動と非表示化
- フレームグラフでのスクリプトの無視
- CPU のスロットリングを 20 倍に
- [パフォーマンス分析情報] パネルのサポート終了
- ヒープ スナップショットの新しいフィルタを使用したメモリ使用量超過の検出
- [アプリケーション] > [ストレージ] でのストレージ バケットの検査
- コマンドライン フラグでの自己 XSS 警告の無効化
- Lighthouse 12.0.0
- その他のハイライト
- Gemini を使用したコンソールのエラーと警告の詳細情報の提供
- [要素] > [スタイル] での @position-try ルールのサポート
- [ソース] パネルの改善
- 自動整形と括弧の自動補完の構成
- 処理済みの拒否 Promise に対するキャッチ済み認識
- コンソールでのエラーの原因
- ネットワーク パネルの改善
- 早期ヒントのヘッダーの検査
- Waterfall 列の非表示化
- パフォーマンス パネルの改善
- CSS セレクタの統計データの取得
- トラックの順序変更や非表示化
- メモリパネルでのリテイナーの無視
- Lighthouse 11.7.1
- その他のハイライト
- 新しい自動入力パネル
- WebRTC のネットワーク帯域幅調整の強化
- [アニメーション] パネルでスクロールドリブン アニメーションをサポート
- [要素] > [スタイル] での CSS ネストのサポートを改善
- パフォーマンス パネルの強化
- フレーム チャートでの関数と関数の子の非表示化
- 選択したイニシエータから、そのイニシエータが開始したイベントへの矢印
- Lighthouse 11.6.0
- [メモリ] > [ヒープ スナップショット] の特別なカテゴリのツールチップ
- [アプリケーション] > [ストレージ] の更新
- 共有ストレージの使用バイト数
- Web SQL のサポートが完全に終了
- カバレッジ パネルの改善
- [レイヤ] パネルのサポート終了検討
- JavaScript プロファイラの非推奨化: フェーズ 4(最終)
- その他のハイライト
- イースター エッグの発見
- 要素パネルの更新
- [要素] > [スタイル] でのフォーカスのあるページのエミュレート
var()フォールバックのカラー選択ツール、角度クロック、イージング エディタ- CSS 寸法ツールの非推奨化
- [パフォーマンス] > [メイン] トラックで選択した検索結果のポップオーバー
- ネットワーク パネルの更新
- [ネットワーク] > [EventStream] タブのクリアボタンと検索フィルタ
- [ネットワーク] > [Cookie] のサードパーティ Cookie の除外理由を示すツールチップ
- [ソース] での全ブレークポイントの有効化 / 無効化
- Node.js 用 DevTools での読み込み済みスクリプトの表示
- Lighthouse 11.5.0
- ユーザー補助機能の改善
- その他のハイライト
- レコーダー拡張機能の公式コレクションの公開
- ネットワークの改善
- [ステータス] 列の失敗理由
- [コピー] サブメニューの改善
- パフォーマンスの向上
- タイムラインのパンくずリスト
- メイン トラックのイベント イニシエータ
- Node.js DevTools の JavaScript VM インスタンス セレクタ メニュー
- [ソース] の新しいショートカットとコマンド
- 要素の改善
- [スタイル] で ::view-transition 疑似要素を編集できるようになりました
- ブロック コンテナの align-content プロパティのサポート
- エミュレートされた折りたたみ式デバイスの姿勢のサポート
- ダイナミック テーマ
- [ネットワーク] パネルと [アプリケーション] パネルでのサードパーティ Cookie の段階的廃止に関する警告
- Lighthouse 11.4.0
- ユーザー補助機能の改善
- その他のハイライト
- 要素の改善
- [ネットワーク] パネルのフィルタバーの簡素化
@font-palette-valuesサポート- サポートされているケース: 別のカスタム プロパティのフォールバックとしてのカスタム プロパティ
- ソースマップのサポートの改善
- パフォーマンス パネルの改善
- 拡張インタラクション トラック
- [ボトムアップ]、[コールツリー]、[イベントログ] タブでの高度なフィルタリング
- [ソース] パネルでのインデント マーカー
- ネットワーク パネルでオーバーライドされたヘッダーとコンテンツの便利なツールチップ
- リクエストのブロック パターンを追加および削除するための新しいコマンド メニュー オプション
- CSP 違反テストの削除
- Lighthouse 11.3.0
- ユーザー補助機能の改善
- その他のハイライト
- サードパーティ Cookie の段階的廃止
- プライバシー サンドボックス分析ツールを使用したウェブサイト Cookie の分析
- 無視リストの強化
- node_modules のデフォルトの除外パターン
- 無視されないコードでキャッチまたは通過したキャッチ済み例外の実行停止
- ソースマップにおける
x_google_ignoreListをignoreListに名称変更 - リモート デバッグ中の新しい入力モードの切り替え
- [要素] パネルでの #document ノードの URL 表示
- [アプリケーション] パネルの有効なコンテンツ セキュリティ ポリシー
- アニメーションのデバッグの改善
- [ソース] の [このコードを信頼しますか?] ダイアログと [コンソール] の自己 XSS 警告
- ウェブ ワーカーとワークレットのイベント リスナー ブレークポイント
<audio>と<video>の新しいメディア バッジ- プリロードの名前を投機的読み込みに変更
- Lighthouse 11.2.0
- ユーザー補助機能の改善
- その他のハイライト
- [要素] > [スタイル] の @property セクションを改善
- 編集可能な @property ルール
- 無効な @property ルールに関する問題の報告
- エミュレートするデバイスのリストの更新
- ソースのスクリプトタグ内のインライン JSON の書式付き出力
- コンソールでの非公開フィールドの自動補完
- Lighthouse 11.1.0
- ユーザー補助機能の改善
- Web SQL のサポート終了
- [アプリケーション] > [マニフェスト] でのスクリーンショットのアスペクト比の検証
- その他のハイライト
- [要素] > [スタイル] にカスタム プロパティの新しいセクションを追加
- ローカル オーバーライドの改善
- 強化された検索機能
- [ソース] パネルの改善
- [ソース] パネルのワークスペースの簡素化
- [ソース] でのペインの並べ替え
- より多くのスクリプト タイプに対応した構文のハイライト表示とプリティ プリント
- prefers-reduced-transparency メディア特性をエミュレート
- Lighthouse 11
- ユーザー補助機能の改善
- その他のハイライト
- ネットワーク パネルの改善
- ウェブ コンテンツをローカルでさらにすばやくオーバーライド
- XHR リクエストと fetch リクエストのコンテンツのオーバーライド
- Chrome 拡張機能のリクエストの非表示化
- 人間が読める HTTP ステータス コード
- デフォルトで有効になっているソース設定: コードの折りたたみとファイルの自動表示
- サードパーティ Cookie の問題のデバッグを改善
- 新色
- Lighthouse 10.4.0
- [アプリケーション] パネルでのプリロードのデバッグ
- DevTools の C/C++ WebAssembly デバッグ拡張機能のオープンソース化
- その他のハイライト
- (試験運用版)新しいレンダリング エミュレーション: prefers-reduced-transparency
- (試験運用版)拡張プロトコル モニター
- 欠落したスタイルシートのデバッグを改善
- [要素] > [スタイル] > [イージング エディタ] での線形タイミングのサポート
- ストレージ バケットのサポートとメタデータ ビュー
- Lighthouse 10.3.0
- ユーザー補助: キーボード コマンドとスクリーン リーダーの改善
- その他のハイライト
- 要素の改善
- 新しい CSS サブグリッド バッジ
- ツールチップのセレクタの特異性
- ツールチップのカスタム CSS プロパティの値
- ソースの改善
- CSS の構文ハイライト
- 条件付きブレークポイントを設定するショートカット
- [アプリケーション] > [バウンス トラッキング対策]
- Lighthouse 10.2.0
- デフォルトでコンテンツ スクリプトを無視する
- [ネットワーク] > [レスポンスの改善]
- その他のハイライト
- WebAssembly デバッグのサポート
- Wasm アプリでのステップ実行の動作を改善
- [要素] パネルと [問題] タブを使用した自動入力のデバッグ
- レコーダーのアサーション
- Lighthouse 10.1.1
- パフォーマンスの強化
- performance.mark() における Performance > Timings へのホバー時のタイミング表示
- profile() コマンドでの [パフォーマンス] > [メイン] の入力
- ユーザー操作が遅い場合の警告
- ウェブ バイタルの更新
- JavaScript プロファイラの非推奨化: フェーズ 3
- その他のハイライト
- ネットワーク レスポンス ヘッダーのオーバーライド
- Nuxt、Vite、Rollup のデバッグの改善
- [要素] > [スタイル] での CSS の改善
- 無効な CSS プロパティと値
- アニメーションのショートハンド プロパティにおけるキーフレームへのリンク
- 新しいコンソール設定: Enter キーでの予測入力の有効化
- コマンド メニューで作成済みファイルを強調表示
- JavaScript プロファイラの非推奨化: 第 2 段階
- その他のハイライト
- レコーダーの更新
- レコーダーのリプレイ拡張機能
- ピアスのセレクタを使用した記録
- Lighthouse 分析における録画の Puppeteer スクリプトとしてのエクスポート
- レコーダーの拡張機能の提供
- [要素] > [スタイル] の更新
- [スタイル] ペインの CSS ドキュメント
- CSS ネストのサポート
- コンソールでのログポイントと条件付きブレークポイントのマーク
- デバッグ中の無関係なスクリプトの無視
- JavaScript プロファイラの非推奨化の開始
- 低コントラストをエミュレート
- Lighthouse 10
- その他のハイライト
- [スタイル] ペインでの HD カラーのデバッグ
- ブレークポイントの UX を強化
- カスタマイズ可能なレコーダーのショートカット
- Angular の構文ハイライトの改善
- [アプリケーション] パネルでのキャッシュの再編成
- その他のハイライト
- 再読み込み時のパフォーマンス パネルのクリア
- レコーダーの更新
- レコーダーでのユーザーフローのコードの表示とハイライト表示
- 録画のセレクタの種類のカスタマイズ
- 記録中のユーザーフローの編集
- 自動インプレース整形
- Vue、SCSS などの構文ハイライトとインライン プレビューの改善
- コンソールでの人間工学に基づいた一貫性のある自動補完
- その他のハイライト
- レコーダー: ステップのコピー オプション、ページ内再生、ステップのコンテキスト メニュー
- パフォーマンスの記録に実際の関数名を表示
- コンソール パネルとソース パネルの新しいキーボード ショートカット
- JavaScript のデバッグ機能の改善
- その他のハイライト
- [試験運用版] ブレークポイントの管理における UX の強化
- [試験運用版] 自動インプレース整形
- 非アクティブな CSS プロパティのヒント
- [Recorder] パネルで XPath セレクタとテキスト セレクタを自動検出
- カンマ区切りの式をステップ実行
- 無視リストの設定の改善
- その他のハイライト
- DevTools でのキーボード ショートカットのカスタマイズ
- キーボード ショートカットによるライトモード / ダークモードの切り替え
- メモリ インスペクタでの C/C++ オブジェクトのハイライト表示
- HAR インポートの完全なイニシエータ情報をサポート
Enterを押した後に DOM 検索を開始align-contentCSS フレックスボックス プロパティのstartアイコンとendアイコンを表示- その他のハイライト
- [ソース] パネルでの作成元 / 実装元別のファイルのグループ化
- 非同期オペレーションのリンクされたスタック トレース
- 既知の第三者のスクリプトを自動無視
- デバッグ中のコールスタックの改善
- [ソース] パネルで無視リストのソースを非表示化
- コマンド メニューで無視リストのファイルを非表示化
- パフォーマンス パネルの新しい [インタラクション] トラック
- [パフォーマンス分析情報] パネルでの LCP タイミングの内訳
- レコーダー パネルで録音のデフォルト名を自動生成
- その他のハイライト
- レコーダーのステップごとの再生
- レコーダー パネルでのマウスオーバー イベントのサポート
- [パフォーマンス分析情報] パネルの Largest Contentful Paint(LCP)
- テキストの点滅(FOIT、FOUT)をレイアウト シフトの根本原因の候補として特定
- [マニフェスト] ペインのプロトコル ハンドラ
- [要素] パネルの最上位レイヤ バッジ
- 実行時に Wasm デバッグ情報をアタッチする
- デバッグ中のライブ編集をサポート
- [スタイル] ペインでの @scope at ルールの表示、編集
- ソースマップの改善
- その他のハイライト
- デバッグ中にフレームを再起動
- [Recorder] パネルの低速再生オプション
- レコーダー パネルの拡張機能の構築
- [ソース] パネルでの作成元 / 実装元別のファイルのグループ化
- [パフォーマンス分析情報] パネルに新しい [カスタム速度] トラックを追加
- 要素に割り当てられたスロットを表示
- パフォーマンス レコーディングのハードウェア同時実行をシミュレート
- CSS 変数を自動補完する際の色以外の値のプレビュー
- [バックフォワード キャッシュ] ペインでブロックしているフレームを特定
- JavaScript オブジェクトのオートコンプリート候補の改善
- ソースマップの改善
- その他のハイライト
- レコーダー パネルでのダブルクリックと右クリックのイベントのキャプチャ
- Lighthouse パネルに新しいタイムスパン モードとスナップショット モードを追加
- パフォーマンス分析情報パネルのズーム コントロールを改善
- パフォーマンス録画の削除の確認
- [要素] パネルにおけるペインの順序の並べ替え
- ブラウザの外での色の選択
- デバッグ時のインライン値プレビューの改善
- 仮想認証システムで大きな BLOB をサポート
- [ソース] パネルの新しいキーボード ショートカット
- ソースマップの改善
- プレビュー機能: 新しいパフォーマンス分析情報パネル
- ライトモードとダークモードをエミュレートする新しいショートカット
- [ネットワーク プレビュー] タブのセキュリティを強化
- ブレークポイントでの再読み込みの改善
- コンソールの更新
- 開始時のユーザーフロー記録のキャンセル
- [スタイル] ペインでの継承されたハイライト擬似要素の表示
- その他のハイライト
- [試験運用版] CSS の変更のコピー
- [試験運用版] ブラウザ外の色の選択
- 記録したユーザーフローの JSON ファイルとしてのインポート / エクスポート
- [スタイル] ペインでのカスケード レイヤの表示
hwb()カラー関数のサポート- 非公開プロパティの表示の改善
- その他のハイライト
- [試験運用版] Lighthouse パネルの新しいタイムスパン モードとスナップショット モード
- [スタイル] ペインでの @supports at ルールの表示と編集
- デフォルトで共通セレクタをサポート
- 録画のセレクタのカスタマイズ
- 録音の名前の変更
- クラス / 関数のプロパティのホバーでのプレビュー
- パフォーマンス パネルに部分的に表示されたフレームを表示
- その他のハイライト
- WebSocket リクエストのスロットリング
- [アプリケーション] パネルの [Reporting API] ペインの刷新
- レコーダー パネルで要素が表示されるかクリック可能になるまで待機する機能のサポート
- コンソールのスタイル設定、フォーマット、フィルタリングの改善
- ソースマップ ファイルを使用した Chrome 拡張機能のデバッグ
- [ソース] パネルのソースフォルダ ツリーの改善
- [ソース] パネルでのワーカーのソースファイルの表示
- Chrome の自動ダークモードの更新
- タッチ操作に適したカラー選択ツールと分割ペイン
- その他のハイライト
- プレビュー機能: アクセシビリティ ツリーの全ページ表示
- [変更] タブでより正確な変更を確認
- ユーザーフローの記録のタイムアウトを長く設定
- バックフォワード キャッシュ タブでのページのキャッシュ保存可能性の確認
- 新しい [プロパティ] ペインのフィルタ
- CSS 強制色のメディア機能のエミュレート
- カーソルを合わせたときに定規を表示するコマンド
- Flexbox エディタで
row-reverseとcolumn-reverseをサポート - XHR を再生してすべての検索結果を開く新しいキーボード ショートカット
- Lighthouse パネルの Lighthouse 9
- [ソース] パネルの改善
- その他のハイライト
- [試験運用版] Reporting API ペインのエンドポイント
- プレビュー機能: 新しいレコーダー パネル
- Device Mode でデバイスリストを更新
- HTML として編集でのオートコンプリート
- コードのデバッグ エクスペリエンスの向上
- デバイス間の DevTools 設定の同期
- プレビュー機能: 新しい [CSS の概要] パネル
- CSS の寸法の編集およびコピーの操作性を復元、改善
- CSS の prefers-contrast メディア特性のエミュレート
- Chrome の自動ダークモード機能のエミュレート
- [スタイル] ペインで宣言を JavaScript 形式でコピー
- [ネットワーク] パネルに新しい [ペイロード] タブを追加
- [プロパティ] ペインでのプロパティの表示を改善
- コンソールで CORS エラーを非表示にするオプション
- コンソールでの適切な
Intlオブジェクトのプレビューと評価 - 一貫性のある非同期スタック トレース
- コンソール サイドバーの保持
- [アプリケーション] パネルの [アプリケーション キャッシュ] ペインのサポート終了
- [試験運用版] [アプリケーション] パネルの [Reporting API] ペインの刷新
- 新しい CSS 寸法オーサリング ツール
- [問題] タブでの問題の非表示化
- プロパティの表示を改善
- Lighthouse パネルの Lighthouse 8.4
- [ソース] パネルでのスニペットの並べ替え
- 翻訳されたリリースノートへの新しいリンクと翻訳バグの報告
- DevTools コマンド メニューの UI の改善
- DevTools を使用する言語の選択
- デバイスリストへの新しい Google Nest Hub デバイスの追加
- フレームの詳細ビューでのオリジン トライアル
- 新しい CSS コンテナ クエリ バッジ
- ネットワーク フィルタを反転させる新しいチェックボックス
- コンソール サイドバーのサポート終了予定
- [問題] タブと [ネットワーク] パネルに未加工の
Set-Cookiesヘッダーを表示 - コンソールでネイティブ アクセサを独自のプロパティとして一貫して表示
- #sourceURL を含むインライン スクリプトの適切なエラー スタック トレース
- [Computed] ペインでの色の形式の変更
- カスタム ツールチップのネイティブ HTML ツールチップへの置き換え
- [試験運用版] [問題] タブでの問題の非表示化
- [スタイル] ペインで編集可能な CSS コンテナ クエリ
- [ネットワーク] パネルでの Web バンドルのプレビュー
- Attribution Reporting API のデバッグ
- コンソールでの文字列処理の改善
- CORS デバッグの改善
- Lighthouse 8.1
- マニフェスト ペインの新しいメモ URL
- CSS の一致セレクタを修正
- [ネットワーク] パネルでの JSON レスポンスのプリティ プリント
- CSS グリッド エディタ
- コンソールでの
constの再宣言のサポート - ソースオーダー ビューア
- フレームの詳細を表示する新しいショートカット
- CORS デバッグのサポートの強化
- XHR ラベルを Fetch/XHR に変更
- [ネットワーク] パネルで Wasm リソースタイプをフィルタ
- [ネットワークの状態] タブのデバイスの User-Agent Client Hints
- [問題] タブでの Quirks モードの問題の報告
- パフォーマンス パネルへの Compute Intersections の追加
- Lighthouse パネルの Lighthouse 7.5
- コールスタックの「フレームを再開」コンテキスト メニューを非推奨に
- [試験運用版] プロトコル モニター
- [試験運用版] Puppeteer Recorder
- ウェブバイタルの情報ポップアップ
- 新しいメモリ インスペクタ
- CSS scroll-snap の可視化
- 新しいバッジ設定ペイン
- アスペクト比情報を含む画像プレビューの強化
Content-Encodingを構成するオプションを備えた新しいネットワーク条件ボタン- 計算値を見るためのショートカット
accent-colorキーワード- 色とアイコンによる問題の種類の分類
- Trust Token の削除
- フレームの詳細ビューでのブロックされた機能
- テスト設定でのテストのフィルタ
- [キャッシュ ストレージ] ペインの新しい
Vary Header列 - JavaScript のプライベート ブランド チェックをサポート
- ブレークポイント デバッグのサポート強化
[]表記でサポート マウスオーバー プレビュー- HTML ファイルのアウトラインを改善
- Wasm デバッグ用の適切なエラー スタック トレース
- 新しい CSS flexbox デバッグツール
- 新しいウェブに関する主な指標のオーバーレイ
- 問題の数をコンソールのステータスバーに移動
- Trusted Web Activity に関する問題の報告
- コンソールにおける文字列の(有効な)JavaScript 文字列リテラルとしてのフォーマット
- [アプリケーション] パネルの [トラスト トークン] ペインの刷新
- CSS メディア特性 color-gamut のエミュレート
- プログレッシブ ウェブアプリのツールを改善
- [ネットワーク] パネルの新しい
Remote Address Space列 - パフォーマンスの向上
- フレームの詳細ビューに許可/許可されていない機能を表示
- [Cookie] ペインの新しい
SameParty列 - 非標準の
fn.displayNameサポートの非推奨 - [設定] メニューの
Don't show Chrome Data Saver warningのサポート終了 - [試験運用版] [問題] タブでの低コントラストの問題の自動報告
- [試験運用版] [要素] パネルでのアクセシビリティ ツリーの完全なビュー
- Trusted Types の違反のデバッグのサポート
- ビューポート外のノードのスクリーンショットをキャプチャ
- ネットワーク リクエスト用の新しい [Trust Tokens] タブ
- [Lighthouse] パネルの Lighthouse 7
- CSS の
:target状態の強制をサポート - 要素を複製するための新しいショートカット
- カスタム CSS プロパティの色選択ツール
- CSS プロパティをコピーするための新しいショートカット
- デコードされた Cookie を表示する新しいオプション
- 表示されている Cookie のみの削除
- [ストレージ] ペインでサードパーティ Cookie を削除する新しいオプション
- カスタム デバイスの User-Agent Client Hints の編集
- 「ネットワークログを記録」設定を保持
- [ネットワーク] パネルでの WebTransport 接続の表示
- 「オンライン」の名前を「スロットリングなし」に変更
- コンソール、ソース パネル、スタイル ペインの新しいコピー オプション
- フレームの詳細ビューへの新しい Service Worker 情報の追加
- フレームの詳細ビューでのメモリ情報の測定
- [問題] タブからのフィードバックの送信
- パフォーマンス パネルのドロップされたフレーム
- Device Mode での折りたたみ式デバイスとデュアル スクリーンのエミュレート
- [試験運用版] Puppeteer Recorder でのブラウザ テストの自動化
- [試験運用版] [スタイル] ペインのフォント エディタ
- [試験運用版] CSS flexbox デバッグツール
- [試験運用版] 新しい [CSP 違反] タブ
- [試験運用版] 新しい色のコントラストの計算 - 高度な知覚コントラスト アルゴリズム(APCA)
- DevTools の起動が高速化
- 新しい CSS 角度可視化ツール
- サポートされていない画像形式のエミュレート
- [ストレージ] ペインにおけるストレージ容量の上限サイズのシミュレート
- [パフォーマンス] パネルに新しいウェブに関する指標レーンを追加
- ネットワーク パネルでの CORS エラーの報告
- フレームの詳細ビューでのクロスオリジン分離情報
- フレームの詳細ビューへの新しい Web Worker 情報の追加
- 開いたウィンドウのオープナー フレームの詳細の表示
- Service Worker ペインからのネットワーク パネルの起動
- プロパティ値をコピー
- ネットワーク イニシエータのスタック トレースをコピー
- マウスオーバー時の Wasm 変数の値のプレビュー
- コンソールでの Wasm 変数の評価
- ファイルサイズとメモリサイズの測定単位の一貫性
- [要素] パネルで疑似要素をハイライト表示
- [試験運用版] CSS Flexbox デバッグツール
- [試験運用版] コードのキーボード ショートカットのカスタマイズ
- 新しい CSS グリッド デバッグツール
- 新しい WebAuthn タブ
- ツールの上部パネルと下部パネル間の移動
- [スタイル] ペインの新しい [Computed] サイドバー ペイン
- [Computed] ペインでの CSS プロパティのグループ化
- Lighthouse パネルの Lighthouse 6.3
- [タイミング] セクションの
performance.mark()イベント - [ネットワーク] パネルの新しい
resource-typeフィルタとurlフィルタ - フレームの詳細ビューの更新
- [その他のツール] メニューの
Settingsの非推奨化 - [試験運用版] [CSS の概要] パネルでの色のコントラストに関する問題の確認と修正
- [試験運用版] DevTools でのキーボード ショートカットのカスタマイズ
- 新しいメディア パネル
- [要素] パネルのコンテキスト メニューを使用したノードのスクリーンショットのキャプチャ
- [問題] タブの更新
- 見つからないローカル フォントのエミュレート
- 非アクティブ ユーザーのエミュレート
prefers-reduced-dataのエミュレート- 新しい JavaScript 機能のサポート
- Lighthouse パネルの Lighthouse 6.2
- Service Worker ペインの「他のオリジン」リストの非推奨化
- フィルタしたアイテムの補償範囲概要の表示
- [アプリケーション] パネルの新しいフレームの詳細ビュー
- [スタイル] ペインでのアクセシブルな色の候補
- [要素] パネルの [プロパティ] ペインを復元
- [ネットワーク] パネルで人が読める形式の
X-Client-Dataヘッダー値 - [スタイル] ペインでのカスタム フォントの自動補完
- [ネットワーク] パネルでのリソースタイプの常時表示
- [要素] パネルと [ネットワーク] パネルのクリアボタン
- CSS-in-JS フレームワークのスタイル編集
- Lighthouse パネルの Lighthouse 6
- First Meaningful Paint(FMP)のサポート終了
- 新しい JavaScript 機能のサポート
- [マニフェスト] ペインの新しいアプリ ショートカットの警告
- [タイミング] タブの Service Worker
respondWithイベント - [計算済み] ペインの表示の統一
- WebAssembly ファイルのバイトコード オフセット
- [ソース] パネルでの行単位のコピーと切り取り
- コンソールの設定の更新
- パフォーマンス パネルの更新
- ブレークポイント、条件付きブレークポイント、ログポイントの新しいアイコン
- 新しい [問題] タブでのサイトの問題の解決
- 検証モードのツールチップでのユーザー補助に関する情報の表示
- パフォーマンス パネルの更新
- コンソールでの Promise 用語の精度向上
- [スタイル] ペインの更新
- [要素] パネルの [プロパティ] ペインの非推奨化
- マニフェスト ペインでのアプリ ショートカットのサポート
- 色覚異常のエミュレート
- ロケールのエミュレート
- クロスオリジンの埋め込みポリシー(COEP)のデバッグ
- ブレークポイント、条件付きブレークポイント、ログポイントの新しいアイコン
- 特定の Cookie を設定するネットワーク リクエストの表示
- コマンド メニューからの左側へのドッキング
- メインメニューの [設定] オプションの移動
- [監査] パネルを [Lighthouse] パネルに名称変更
- フォルダ内のすべてのローカル オーバーライドの削除
- 長時間タスクの UI を更新
- [マニフェスト] ペインでのマスカブル アイコンのサポート
- Device Mode での Moto G4 のサポート
- Cookie 関連の更新
- ウェブアプリ マニフェスト アイコンの精度が向上
- CSS の
contentプロパティにカーソルを合わせた際のエスケープされていない値の表示 - コンソールのソースマップ エラー
- ファイルの終わりを超えるスクロールを無効にする設定
- コンソールでの
letとclassの再宣言のサポート - WebAssembly のデバッグの改善
- [イニシエータ] タブのイニシエータ チェーンをリクエスト
- [概要] で選択したネットワーク リクエストのハイライト表示
- [ネットワーク] パネルの [URL] 列と [パス] 列
- 更新されたユーザー エージェント文字列
- 新しい [監査] パネルの構成 UI
- 関数ごとまたはブロックごとのコード カバレッジ モード
- ページ再読み込みによるコード カバレッジの開始
- Cookie がブロックされた理由のデバッグ
- Cookie の値の表示
- さまざまな prefers-color-scheme と prefers-reduced-motion の設定のシミュレート
- コード カバレッジの更新
- ネットワーク リソースがリクエストされた理由のデバッグ
- コンソール パネルとソース パネルでのインデント設定の復元
- カーソル ナビゲーションの新しいショートカット
- [監査] パネルでのマルチクライアントのサポート
- Payment Handler のデバッグ
- [監査] パネルの Lighthouse 5.2
- パフォーマンス パネルの Largest Contentful Paint
- メインメニューからの DevTools の問題の報告
- 要素のスタイルのコピー
- レイアウト シフトの可視化
- [監査] パネルの Lighthouse 5.1
- OS のテーマの同期
- ブレークポイント エディタを開くキーボード ショートカット
- [ネットワーク] パネルのプリフェッチ キャッシュ
- オブジェクトを表示する際の非公開プロパティ
- [アプリケーション] パネルの通知とプッシュ メッセージ
- CSS 値の自動補完
- ネットワーク設定の新しい UI
- HAR エクスポートの WebSocket メッセージ
- HAR のインポート ボタンとエクスポート ボタン
- リアルタイムのメモリ使用量
- Service Worker 登録ポート番号
- バックグラウンド フェッチとバックグラウンド同期のイベントの検査
- Firefox 用 Puppeteer
- CSS 関数を自動補完する際の意味のあるプリセット
- コマンド メニューからのサイトデータの削除
- すべての IndexedDB データベースの表示
- カーソルを合わせた際のリソースの圧縮解除後サイズの表示
- [ブレークポイント] ペインのインライン ブレークポイント
- IndexedDB とキャッシュ リソースの数
- 詳細な検査ツールチップを無効にする設定
- エディタでタブのインデントを切り替える設定
- CSS プロパティの影響を受けるすべてのノードをハイライト表示
- [監査] パネルの Lighthouse v4
- WebSocket バイナリ メッセージ ビューア
- コマンド メニューでの領域のスクリーンショットのキャプチャ
- [ネットワーク] パネルの Service Worker フィルタ
- パフォーマンス パネルの更新
- パフォーマンス パネルの記録における長いタスクの表示
- [タイミング] セクションの [First Paint]
- ボーナス ヒント: RGB と HSL のカラーコードを表示するショートカット(動画)
- ログポイント
- 検証モードの詳細なツールチップ
- コード カバレッジ データのエクスポート
- キーボードでのコンソールの操作
- カラー選択ツールの AAA コントラスト比の線
- カスタム位置情報オーバーライドの保存
- コードの折りたたみ
- [フレーム] タブを [メッセージ] タブに名称変更
- ボーナス ヒント: プロパティで [ネットワーク] パネルをフィルタする(動画)
- パフォーマンス パネルでパフォーマンス指標を可視化
- DOM ツリー内のテキストノードをハイライト表示
- DOM ノードの JS パスをコピー
- [監査] パネルの更新(JS ライブラリを検出する新しい監査、コマンド メニューから [監査] パネルにアクセスするための新しいキーワードなど)
- ボーナス ヒント: Device Mode を使用してメディア クエリを検査する(動画)
- カーソルをライブ式の結果に合わせた際の DOM ノードのハイライト表示
- DOM ノードをグローバル変数として保存
- HAR のインポートとエクスポートへのイニシエータと優先度の情報の追加
- メインメニューからのコマンド メニューへのアクセス
- ピクチャー イン ピクチャーのブレークポイント
- ボーナス ヒント:
monitorEvents()を使用して、ノードの発生したイベントをコンソールに記録する(動画) - コンソールのライブ式
- Eager Evaluation 中の DOM ノードのハイライト表示
- パフォーマンス パネルの最適化
- 信頼性の高いデバッグ
- コマンド メニューからのネットワーク帯域幅調整の有効化
- 条件付きブレークポイントのオートコンプリート
- AudioContext イベントでのブレーク
- ndb を使用した Node.js アプリのデバッグ
- ボーナス ヒント: User Timing API を使用して実際のユーザー操作を測定する
- 先行評価
- 引数のヒント
- 関数の予測入力
- ES2017 キーワード
- [監査] パネルの Lighthouse 3.0
- BigInt のサポート
- [Watch] ペインへのプロパティパスの追加
- [タイムスタンプを表示] を [設定] に移動
- ボーナス ヒント: あまり知られていない Console のメソッド(動画)
- すべてのネットワーク ヘッダーの検索
- CSS 変数値のプレビュー
- フェッチとしてコピー
- 新しい監査、デスクトップ構成オプション、トレースの表示
- 無限ループの停止
- [パフォーマンス] タブでの [カスタム速度] の表示
- [メモリ] パネルでの JavaScript VM インスタンスの明確な表示
- [Network] タブを [Page] タブに名称変更
- ダークモードの更新
- [セキュリティ] パネルの証明書の透明性に関する情報
- パフォーマンス パネルのサイト分離機能
- ボーナス ヒント: [レイヤ] パネル + [アニメーション] インスペクタ(動画)
- [ネットワーク] パネルでのブラックボックス化
- Device Mode でのズームの自動調整
- [プレビュー] タブと [レスポンス] タブでのプリティ プリント
- [プレビュー] タブでの HTML コンテンツのプレビュー
- HTML 内のスタイルのローカル オーバーライドのサポート
- ボーナス ヒント: イベント リスナー ブレークポイントをより便利にするためのフレームワーク スクリプトをブラックボックス化する
- ローカル オーバーライド
- 新しいユーザー補助ツール
- [変更] タブ
- SEO とパフォーマンスの新しい監査
- パフォーマンス パネルでの複数の記録
- 非同期コードのワーカーによる信頼性の高いコード ステップ実行
- ボーナス ヒント: Puppeteer を使用して DevTools アクションを自動化する(動画)
- パフォーマンス モニター
- コンソール サイドバー
- コンソールの類似メッセージのグループ化
- ボーナス ヒント: :hover 疑似クラスを切り替える(動画)
- マルチクライアントのリモート デバッグのサポート
- Workspaces 2.0
- 4 件の新しい監査
- カスタムデータによるプッシュ通知のシミュレート
- カスタムタグでのバックグラウンド同期イベントのトリガー
- ボーナス ヒント: イベント リスナー ブレークポイント(動画)
- コンソールでのトップレベルの await
- 新しいスクリーンショット ワークフロー
- CSS グリッドのハイライト表示
- オブジェクトをクエリするための新しい Console API
- 新しいコンソール フィルタ
- [ネットワーク] パネルでの HAR のインポート
- プレビュー可能なキャッシュ リソース
- キャッシュのデバッグの予測可能性の向上
- ブロックレベルのコード カバレッジ
- モバイル デバイスのスロットリング シミュレーション
- ストレージの使用状況の表示
- Service Worker がレスポンスをキャッシュに保存した日時の表示
- コマンド メニューからの FPS メーターの有効化
- マウスホイールの動作をズームまたはスクロールに設定
- ES6 モジュールのデバッグのサポート
- 新しい [監査] パネル
- サードパーティ バッジ
- 「ここから続行」の新しいジェスチャー
- 非同期処理へのステップイン
- Console でのオブジェクト プレビューの表示内容が充実
- コンソールでのコンテキスト選択の精度向上
- [カバレッジ] タブのリアルタイム アップデート
- ネットワーク帯域幅調整オプションの簡素化
- 非同期スタックがデフォルトでオン
- CSS と JS のコード カバレッジ
- ページ全体のスクリーンショット
- ブロック リクエスト
- async await のステップオーバー
- 統合コマンド メニュー