החלונית 'מדיה חדשה'
בחלונית המדיה בכלי הפיתוח מוצגים עכשיו פרטים על נגני מדיה.

לפני שהוספנו את חלונית המדיה החדשה בכלי הפיתוח, אפשר היה למצוא את פרטי הרישום ביומן ואת פרטי הניפוי באגים לגבי נגני וידאו בchrome://media-internals.
חלונית המדיה החדשה מאפשרת לצפות באירועים, ביומנים, במאפיינים ובציר זמן של פענוח פריימים באותה כרטיסייה בדפדפן שבה מוצג נגן הווידאו. אפשר לצפות בשידור חי ולבדוק בעיות פוטנציאליות מהר יותר (למשל, למה יש נפילות פריימים, למה JavaScript מקיים אינטראקציה עם הנגן בצורה לא צפויה).
בעיה ב-Chromium: 1018414
יצירת צילומי מסך של צומת דרך תפריט ההקשר בחלונית Elements
עכשיו אפשר לצלם מסך של צומת דרך תפריט ההקשר בחלונית Elements (אלמנטים).
לדוגמה, אתם יכולים לצלם צילום מסך של תוכן העניינים על ידי לחיצה ימנית על הרכיב ובחירה באפשרות Capture node screenshot (צילום מסך של הצומת).

בעיה ב-Chromium: 1100253
עדכונים בכרטיסייה 'בעיות'
סרגל האזהרה 'בעיות' בחלונית המסוף הוחלף בהודעה רגילה.

בעיות שקשורות לקובצי Cookie של צד שלישי מוסתרות עכשיו כברירת מחדל בכרטיסייה 'בעיות'. כדי לראות אותן, מסמנים את תיבת הסימון החדשה הכללת בעיות בקובצי Cookie של צד שלישי.

בעיות ב-Chromium: 1096481, 1068116, 1080589
אמולציה של גופנים מקומיים חסרים
פותחים את הכרטיסייה Rendering ומשתמשים בתכונה החדשה Disable local fonts כדי לבצע אמולציה של מקורות local() חסרים בכללי @font-face.
לדוגמה, אם הגופן Rubik מותקן במכשיר שלכם וכלל @font-face src משתמש בו כגופן local(), Chrome משתמש בקובץ הגופן המקומי מהמכשיר שלכם.
כשהאפשרות השבתת פונטים מקומיים מופעלת, כלי הפיתוח מתעלם מהפונטים local() ומביא אותם מהרשת.

לעתים קרובות, מפתחים ומעצבים משתמשים בשתי עותקים שונים של אותו גופן במהלך הפיתוח:
- גופן מקומי לכלי העיצוב, וגם
- גופן אינטרנט לקוד
השבתת גופנים מקומיים מאפשרת לכם:
- ניפוי באגים ומדידה של ביצועי הטעינה והאופטימיזציה של גופני אינטרנט
- אימות התקינות של כללי ה-CSS
@font-face - איך בודקים אם יש הבדלים בין גופני אינטרנט לבין הגרסאות המקומיות שלהם
בעיה ב-Chromium: 384968
הדמיה של משתמשים לא פעילים
Idle Detection API מאפשר למפתחים לזהות משתמשים לא פעילים ולהגיב לשינויים במצב חוסר הפעילות. עכשיו אפשר להשתמש בכלי DevTools כדי לבצע אמולציה של שינויים במצב חוסר פעילות בכרטיסייה Sensors גם לגבי מצב המשתמש וגם לגבי מצב המסך, במקום לחכות לשינוי בפועל במצב חוסר הפעילות. אפשר לפתוח את הכרטיסייה חיישנים מחלונית ההזזה.

בעיה ב-Chromium: 1090802
יצירת אמולציה של prefers-reduced-data
שאילתת המדיה prefers-reduced-data מזהה אם המשתמש מעדיף להציג תוכן חלופי שמשתמש בפחות נתונים כדי שהדף יעבור רינדור.
עכשיו אפשר להשתמש בכלי הפיתוח כדי לבצע אמולציה של prefers-reduced-data שאילתת המדיה.

בעיה ב-Chromium: 1096068
תמיכה בתכונות חדשות של JavaScript
עכשיו יש ב-DevTools תמיכה משופרת בחלק מהתכונות העדכניות של שפת JavaScript:
- אופרטורים של השמה לוגית – כלי הפיתוח תומכים עכשיו בהשמה לוגית באמצעות האופרטורים החדשים
&&=,||=ו-??=בחלוניות 'מסוף' ו'מקורות'. - הדפסה יפה של מפרידים מספריים – מעכשיו, כלי הפיתוח מדפיס בצורה יפה את המפרידים המספריים בחלונית Sources (מקורות).
בעיות ב-Chromium: 1086817, 1080569
Lighthouse 6.2 בחלונית Lighthouse
החלונית Lighthouse מריצה עכשיו את Lighthouse 6.2. הרשימה המלאה של השינויים מופיעה בנתוני הגרסה.

ביקורות חדשות ב-Lighthouse 6.2:
- מומלץ להימנע ממשימות ארוכות ב-thread הראשי. הבדיקה מציינת את המשימות הארוכות ביותר ב-thread הראשי. היא עוזרת לזהות את המשימות שמאטות את הקלט במידה הרבה ביותר.
- ניתן לסרוק את הקישורים. בודקים אם המאפיין
hrefשל רכיבי עוגן מקשר אל יעד מתאים, כדי שהמערכת תוכל לגלות את הקישורים. - רכיבי תמונה ללא גודל – בדיקה אם מוגדרים מאפייני
widthו-heightמפורשים ברכיבי תמונה. הגדרת גודל תמונה מפורש יכולה להפחית שינויים בפריסה ולשפר את ה-CLS. - אין להשתמש באנימציות ללא הרכבת שכבות. הדוחות מציגים אנימציות לא מורכבות שנראות מגומגמות ומקטינות את ה-CLS.
- הקשבה כדי לקלוט את האירועים
unload. מדווח על האירועunload. מומלץ להשתמש במקומו באירועpagehideאוvisibilitychange, כי אי אפשר להסתמך על אירועunload.
ביקורות מעודכנות ב-Lighthouse 6.2:
- הסרת JavaScript שאינו בשימוש. מעכשיו, Lighthouse ישפר את הביקורת אם בדף יש מפות מקור של JavaScript שנגישות לציבור.
בעיה ב-Chromium: 772558
הוצאה משימוש של רשימת 'מקורות אחרים' בחלונית Service Workers (קובצי שירות)
כלי הפיתוח מספק עכשיו קישור לצפייה ברשימה המלאה של קובצי שירות (service worker) ממקורות אחרים בכרטיסייה חדשה בדפדפן – chrome://serviceworker-internals/?devtools.
בעבר, כלי הפיתוח הציגו רשימה מוטמעת בחלונית Application > Service workers.

בעיה ב-Chromium: 807440
הצגת סיכום הכיסוי של פריטים מסוננים
כלי הפיתוח מחשב מחדש ומציג סיכום של נתוני הכיסוי באופן דינמי כשמחילים מסננים בכרטיסייה Coverage. בעבר, בכרטיסייה כיסוי תמיד הוצג סיכום של כל פרטי הכיסוי.
בדוגמה שלמטה אפשר לראות שהסיכום מתחיל ב-446 kB of 2.0 MB (22%) used so far. 1.5 MB unused. ואז משתנה ל-57 kB of 604 kB (10%) used so far. 546 kB unused. אחרי שמחילים את הסינון של שירות ה-CSS.

בעיה ב-Chromium: 1061385
תצוגת פרטים חדשה של מסגרת בחלונית 'אפליקציה'
בכלי הפיתוח מוצגת עכשיו תצוגה מפורטת לכל פריים. כדי לגשת אליו, לוחצים על מסגרת בתפריט Frames (מסגרות) בחלונית Application (אפליקציה).

בעיה ב-Chromium: 1093247
פרטי מסגרת לחלונות פתוחים
בנוסף, בכלי הפיתוח מוצגים עכשיו חלונות או פריטים קופצים פתוחים מתחת לעץ המסגרות. תצוגת הפרטים של המסגרת בחלונות שנפתחו כוללת פרטי אבטחה נוספים.

בעיה ב-Chromium: 1107766
מידע על אבטחה ובידוד (COEP / COOP)
בפרטי המסגרת בכלי הפיתוח מוצגים עכשיו הקשר מאובטח, Cross-Origin-Embedder-Policy (COEP) ו-Cross-Origin-Opener-Policy (COOP).

בקרוב נוסיף עוד פרטי אבטחה לתצוגת הפרטים של המסגרת.
בעיה ב-Chromium: 1051466
עדכונים בכרטיסייה Elements ובכרטיסייה Network
הצעה לצבע נגיש בחלונית 'סגנונות'
כלי הפיתוח מספקים עכשיו הצעות לצבעים של טקסט עם ניגודיות נמוכה.
בדוגמה שלמטה, הטקסט ב-h1 הוא בעל ניגודיות נמוכה. כדי לתקן את הבעיה, פותחים את בוחר הצבעים של המאפיין color בחלונית 'סגנונות'. אחרי שמרחיבים את הקטע יחס ניגודיות, כלי הפיתוח מספקים הצעות לצבעים ברמות AA ו-AAA. לוחצים על הצבע המוצע כדי להחיל אותו.
בעיה ב-Chromium: 1093227
החזרת החלונית מאפיינים בחלונית הרכיבים
החלונית 'מאפיינים' חזרה, אחרי שהוצאה משימוש ב-Chrome 84. בגרסה עתידית של DevTools, נשפר את תהליך העבודה לבדיקת מאפיינים של רכיבים.

בעיה ב-Chromium: 1105205, 1116085
ערכי כותרת X-Client-Data קריאים לאנשים בחלונית 'רשת'
כשבודקים משאב רשת בחלונית Network, כלי הפיתוח מעכשיו מעצב את כל ערכי הכותרות של X-Client-Data
בחלונית Headers כקוד.
X-Client-Data כותרת ה-HTTP מכילה רשימה של מזהי ניסויים ודגלים של Chrome שמופעלים בדפדפן. ערכי הכותרות הגולמיים נראים כמו מחרוזות אטומות כי הם מקודדים ב-Base64, מאגרי פרוטוקולים מסודרים. כדי להגביר את השקיפות של התוכן למפתחים, בכלי הפיתוח מוצגים עכשיו הערכים המפוענחים.

בעיה ב-Chromium: 1103854
השלמה אוטומטית של גופנים בהתאמה אישית בחלונית Styles (סגנונות)
כשעורכים את המאפיין font-family בחלונית Styles, המערכת מוסיפה עכשיו את שמות הפונטים המיובאים לרשימת ההשלמה האוטומטית של CSS.
בדוגמה הזו, 'Noto Sans' הוא גופן מותאם אישית שמותקן במחשב המקומי. היא מוצגת ברשימת ההשלמה של שירות ה-CSS. בעבר, זה לא היה המצב.

בעיה ב-Chromium: 1106221
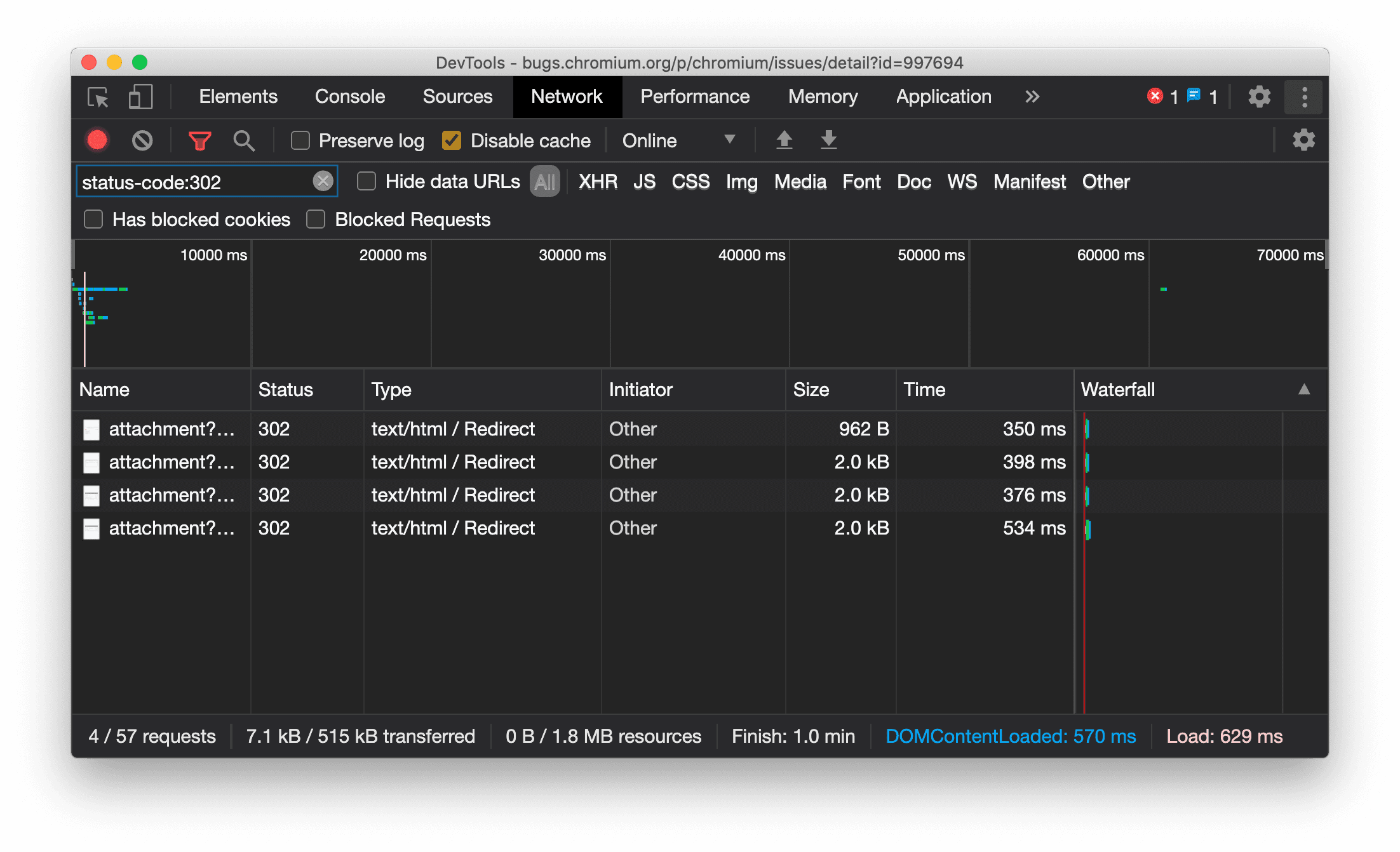
הצגה עקבית של סוג המשאב בחלונית 'רשת'
כלי הפיתוח מציג עכשיו באופן עקבי את אותו סוג משאב כמו בקשת הרשת המקורית, ומוסיף את הערך / Redirect לערך בעמודה Type כשמתרחשת הפניה אוטומטית (סטטוס 302).
בעבר, כלי הפיתוח שינו את הסוג ל-Other לפעמים.

בעיה ב-Chromium: 997694
ניקוי הכפתורים בחלוניות 'רכיבים' ו'רשת'
בתיבות הטקסט של המסננים בחלונית Styles ובחלונית Network, וגם בתיבת הטקסט של חיפוש ה-DOM בחלונית Elements, יש עכשיו לחצני Clear. לחיצה על ניקוי מסירה את כל הטקסט שהזנתם.

בעיה ב-Chromium: 1067184
הורדת ערוצי התצוגה המקדימה
מומלץ להשתמש ב-Chrome Canary, Dev או Beta כדפדפן ברירת המחדל לפיתוח. ערוצי התצוגה המקדימה האלה מאפשרים לכם לגשת לתכונות העדכניות ביותר של DevTools, לבדוק ממשקי API מתקדמים של פלטפורמות אינטרנט ולמצוא בעיות באתר לפני שהמשתמשים שלכם ייתקלו בהן.
יצירת קשר עם הצוות של כלי הפיתוח ל-Chrome
אתם יכולים להשתמש באפשרויות הבאות כדי לדון בתכונות החדשות, בעדכונים או בכל דבר אחר שקשור לכלי הפיתוח.
- אתם מוזמנים לשלוח לנו משוב ובקשות להוספת תכונות בכתובת crbug.com.
- אפשר לדווח על בעיה בכלי פיתוח באמצעות הסמל אפשרויות נוספות > עזרה > דיווח על בעיה בכלי פיתוח בכלי הפיתוח.
- שולחים ציוץ אל @ChromeDevTools.
- להשאיר תגובות בסרטונים What's new in DevTools YouTube videos או DevTools Tips YouTube videos.
מה חדש בכלי הפיתוח
רשימה של כל הנושאים שמופיעים בסדרת המאמרים מה חדש ב-DevTools.
- עדכונים בשרת MCP של כלי הפיתוח
- שיפורים בשיתוף של נתוני מעקב
- תמיכה ב- @starting-style
- ווידג'ט של Editor לתצוגה: masonry
- Lighthouse 13
- הצעות לקוד מ-Gemini
- שיפורים בשרת ה-MCP של כלי הפיתוח
- גישה מהירה יותר לעזרה מבוססת-AI
- ניפוי באגים של מעקב הביצועים המלא באמצעות Gemini
- הפעלה או השבתה של כיוון חלונית ההזזה
- תוכנית המפתחים של Google
- עיקרי השינויים
- כלי הפיתוח ל-Chrome (MCP) לסוכן ה-AI
- ניפוי באגים בעץ התלות ברשת באמצעות Gemini
- ייצוא השיחות עם Gemini
- הגדרת רצועת אודיו שנשמרת בחלונית הביצועים
- סינון בקשות לרשת עם הגנה על כתובת ה-IP
- Elements > Layout tab adds masonry layout support
- Lighthouse 12.8.2
- עיקרי השינויים
- ניפוי באגים של תובנות נוספות באמצעות Gemini
- אמולציה של הכותרת Save-Data ב'תנאי רשת'
- איך רואים את סטטוס הבסיס בתיאור קצר של מאפיין CSS
- שינוי גורמי הצורה ברמזים על הלקוח (Client Hints) לגבי הסוכן המשתמש
- Lighthouse 12.8.0
- עיקרי השינויים
- כלי פיתוח ל-Chrome אמינים ויעילים יותר
- העלאת תמונות בעזרה מ-AI לעיצוב
- הוספת כותרות של בקשות לטבלה בכרטיסייה Network
- החידושים העיקריים מ-Google I/O 2025
- עיקרי השינויים
- שיפורים בחלונית הביצועים
- מקורות עם קישור מקדים בתובנה 'עץ תלות ברשת'
- זמני התגובה של השרת וההפניה האוטומטית בתובנה 'זמן הטעינה של הבקשה למסמך'
- הפניות אוטומטיות בסיכום של בקשות הרשת
- הפחתת רעשים בנתוני הביצועים
- הוצאה משימוש של 'השבתה של דגימות JavaScript'
- פרמטר הדיוק של המיקום הגיאוגרפי בחיישנים
- שיפורים בחלונית Elements
- ניפוי באגים של ערכי CSS מורכבים בצורה קלה יותר
- תמיכה ב-@function ב-Elements > Styles
- שיפורים בחלונית Network
- has-request-header filter
- Direct Sockets באפליקציות אינטרנט מבודדות (IWA)
- עיקרי השינויים
- נגישות
- מהדורת Google I/O 2025
- שינוי ושמירה של שינויים ב-CSS בסביבת העבודה באמצעות Gemini
- קישור תיקייה בסביבת העבודה ושמירת השינויים בחזרה לקובצי המקור
- איך שואלים את Gemini על תובנות לגבי ביצועים
- הוספת הערות לממצאי הביצועים בעזרת Gemini
- איך מוסיפים צילומי מסך לשיחות עם Gemini
- תובנות חדשות בחלונית הביצועים
- JavaScript כפול
- JavaScript מדור קודם
- מעכשיו אפשר להשתמש בתגי כללים בספקולציות
- Lighthouse 12.6.0
- עיקרי השינויים
- נגישות
- שיפורים בחלונית הביצועים
- תובנות חדשות לגבי הביצועים
- כדי להדגיש
- תזמוני השרת בסיכום של בקשות הרשת
- סינון קובצי Cookie בקטע 'פרטיות ואבטחה'
- גדלים ביחידות של קילו-בייט בטבלאות בכל החלוניות
- המילוי האוטומטי תומך ב-corner-shape וב-corner-*-shape ב-Elements > Styles
- ניסיוני: הדגשת בעיות ברכיבים ובמאפיינים ב-DOM
- Lighthouse 12.5.0
- עיקרי השינויים
- שיפורים בחלונית הביצועים
- קישורים למקור ולתסריט של שיחות לפרופיל ולפונקציה בדף 'ביצועים'
- תמיכה בנתונים מהשטח של LCP לפי שלב
- תובנה לגבי עץ תלות ברשת
- במקום זמן כולל וזמן עצמי בסיכום, מוצג משך הזמן
- הדגשת ה-Call stack הכבד ביותר
- שיפורים במצבים ריקים של חלוניות שונות
- תצוגת עץ הנגישות בכרטיסייה Elements
- Lighthouse 12.4.0
- עיקרי השינויים
- חלונית הפרטיות והאבטחה
- שיפורים בחלונית הביצועים
- הגדרות קבועות מראש של ויסות נתונים (throttle) של מעבד (CPU) שעברו כיול
- בחירה של אירועי ביצועים שונים באותו צ'אט עם AI
- הדגשה של נתונים ממקור ראשון ומצד שלישי בדף 'ביצועים'
- נתונים מהשטח בתיבות מידע ובממצאים של כלי הסמן
- תובנות לגבי אילוץ של הזרמה חוזרת
- תובנה לגבי'אופטימיזציה של גודל DOM'
- הרחבת מעקב הביצועים באמצעות console.timeStamp
- שיפורים בחלונית Elements
- ערכים בזמן אמת של סגנונות עם אנימציה
- תמיכה ב- :open pseudo-class וב-pseudo-elements שונים
- העתקת כל ההודעות במסוף
- יחידות בייט בחלונית Memory
- עיקרי השינויים
- היסטוריית צ'אט קבועה עם AI
- שיפורים בחלונית הביצועים
- תובנות לגבי הצגת תמונות
- ניווט במקלדת בגרסה הקלאסית ובגרסה המודרנית
- התעלמות מסקריפטים לא רלוונטיים בתרשים הלהבות
- סמן בציר הזמן והדגשת הטווח בהצבת הסמן מעל
- הגדרות מומלצות של הגבלת קצב הבקשות
- סמני תזמון בשכבת-על
- מעקבי ערימה של קריאות ל-JS בסיכום
- הגדרות התג עברו לתפריט ב-Elements
- חלונית חדשה של 'מה חדש'
- Lighthouse 12.3.0
- עיקרי השינויים
- ניפוי באגים בבקשות רשת, בקובצי מקור ובמעקבי ביצועים באמצעות Gemini
- איך רואים את היסטוריית הצ'אט עם AI
- ניהול האחסון של התוסף בקטע Application > Storage
- שיפורים בביצועים
- שלבי האינטראקציה במדדים בזמן אמת
- מידע על חסימת עיבוד בכרטיסייה 'סיכום'
- תמיכה באירועים של scheduler.postTask ובחיצים שמציינים את הגורם המפעיל שלהם
- שיפורים בחלונית 'אנימציות' ובכרטיסייה 'רכיבים' > 'סגנונות'
- מעבר מ-Elements > Styles ל-Animations
- עדכונים בזמן אמת בכרטיסייה 'מחושב'
- אמולציה של עומס מחשוב בחיישנים
- אובייקטים של JS עם אותו שם מקובצים לפי מקור בחלונית Memory
- מראה חדש להגדרות
- החלונית 'תובנות לגבי הביצועים' הוצאה משימוש והוסרה מכלי הפיתוח
- עיקרי השינויים
- ניפוי באגים ב-CSS באמצעות Gemini
- שליטה בתכונות מבוססות-AI בכרטיסיית הגדרות ייעודית
- שיפורים בחלונית הביצועים
- הוספת הערות ושיתוף של ממצאי הביצועים
- קבלת תובנות לגבי הביצועים ישירות בחלונית 'ביצועים'
- זיהוי קל יותר של שינויים מוגזמים בפריסה
- איך מזהים אנימציות ללא הרכבת שכבות
- הפעלות בו-זמניות בחומרה עוברות אל Sensors
- התעלמות מסקריפטים אנונימיים והתמקדות בקוד שלכם בדוחות קריסות
- Elements > Styles: Support for sideways-* writing modes for grid overlays and CSS-wide keywords
- ביקורות של Lighthouse לדפים שאינם HTTP במצבי טווח זמן ותמונת מצב
- שיפורים בנגישות
- עיקרי השינויים
- שיפורים בחלונית Network
- מסנני רשת בעיצוב חדש
- ייצוא של קובצי HAR לא כולל יותר מידע אישי רגיש כברירת מחדל
- שיפורים בחלונית Elements
- ערכי השלמה אוטומטית למאפיינים text-emphasis-*
- גלישה מעבר לגבולות המסגרת שמסומנת בתג
- שיפורים בחלונית הביצועים
- המלצות במדדים בזמן אמת
- ניווט בנתיבי ניווט
- שיפורים בחלונית הזיכרון
- פרופיל חדש של 'רכיבים מנותקים'
- שיפור במתן שמות לאובייקטים פשוטים של JS
- השבתת ערכות נושא דינמיות
- ניסוי ב-Chrome: שיתוף תהליכים
- Lighthouse 12.2.1
- עיקרי השינויים
- מכשיר ההקלטה תומך בייצוא ל-Puppeteer for Firefox
- שיפורים בחלונית הביצועים
- תצפיות על מדדים בזמן אמת
- חיפוש בקשות במסלול הרשת
- הצגת עקבות מחסנית של קריאות ל-performance.mark ול-performance.measure
- שימוש בנתונים של כתובות לבדיקה בחלונית המילוי האוטומטי
- שיפורים בחלונית Elements
- אילוץ של מצבים נוספים לרכיבים ספציפיים
- ההשלמה האוטומטית של מאפייני רשת נוספים זמינה עכשיו ב-Elements > Styles
- Lighthouse 12.2.0
- עיקרי השינויים
- התובנות של Gemini ב-Console זמינות עכשיו ברוב מדינות אירופה
- עדכונים בחלונית הביצועים
- Enhanced Network track
- התאמה אישית של נתוני הביצועים באמצעות Extensibility API
- פרטים בטראק 'תזמונים'
- העתקת כל הבקשות שמופיעות בחלונית הרשת
- תמונות מצב של הערימה מהירות יותר עם תגי HTML בעלי שמות ופחות עומס
- פתיחת חלונית האנימציות כדי לצלם אנימציות ולערוך את @keyframes בזמן אמת
- Lighthouse 12.1.0
- שיפורים בנגישות
- עיקרי השינויים
- בדיקת מיקום העוגן של CSS בחלונית Elements
- שיפורים בחלונית Sources
- שיפור של התכונה 'אין להשהות כאן'
- ממשקי event listener חדשים לגלילה עם הצמדה
- שיפורים בחלונית Network
- הגדרות קבועות מראש מעודכנות של ויסות נתונים (throttle) של רשת
- מידע על Service Worker בשדות בהתאמה אישית בפורמט HAR
- שליחה וקבלה של אירועי WebSocket בחלונית הביצועים
- עיקרי השינויים
- שיפורים בחלונית הביצועים
- העברה והסתרה של טראקים באמצעות מצב עדכון ההגדרות של טראקים
- התעלמות מסקריפטים בתרשים הלהבות
- ויסות נתונים (throttle) במעבד (CPU) פי 20
- החלונית 'תובנות לגבי הביצועים' תוצא משימוש
- חיפוש שימוש מוגזם בזיכרון באמצעות מסננים חדשים בתמונות מצב של הערימה
- בדיקת דלי אחסון ב'אפליקציה' > 'אחסון'
- השבתת אזהרות לגבי תקיפות XSS עצמיות באמצעות דגל של שורת פקודה
- Lighthouse 12.0.0
- עיקרי השינויים
- הסבר על שגיאות ואזהרות במסוף בעזרת Gemini
- תמיכה בכללי@position-try ב-Elements > Styles
- שיפורים בחלונית Sources
- הגדרה של הדפסה אוטומטית יפה וסגירה אוטומטית של סוגריים
- הבטחות שנדחו ומטופלות מזוהות כהבטחות שנתפסו
- הגורמים לשגיאות במסוף
- שיפורים בחלונית Network
- בדיקת כותרות לרמזים מוקדמים
- הסתרת העמודה 'תרשים זרימה'
- שיפורים בחלונית הביצועים
- תיעוד הנתונים הסטטיסטיים של הסלקטור ב-CSS
- שינוי הסדר והסתרת טראקים
- התעלמות מריטיינרים בחלונית Memory
- Lighthouse 11.7.1
- עיקרי השינויים
- חלונית חדשה של מילוי אוטומטי
- הגבלת רוחב פס משופרת ל-WebRTC
- תמיכה באנימציות מבוססות גלילה בחלונית 'אנימציות'
- שיפור התמיכה בקינון CSS ב-Elements > Styles
- חלונית ביצועים משופרת
- הסתרת פונקציות והצאצאים שלהן בתרשים הלהבות
- חיצים מהגורמים המפעילים שנבחרו לאירועים שהם הפעילו
- Lighthouse 11.6.0
- הסברים קצרים על קטגוריות מיוחדות ב-Memory > Heap snapshots
- Application > Storage updates
- בייטים בשימוש באחסון משותף
- הוצאה מלאה משימוש של Web SQL
- שיפורים בחלונית הכיסוי
- יכול להיות שהחלונית 'שכבות' תצא משימוש
- הוצאה משימוש של הכלי לניתוח ביצועים (profiler) של JavaScript: שלב רביעי, סופי
- עיקרי השינויים
- חיפוש ביצת הפתעה
- עדכונים בחלונית Elements
- יצירת אמולציה של דף במיקוד ב-Elements > Styles
- Color Picker, Angle Clock, and Easing Editor in
var()fallbacks - הכלי לאורך CSS יצא משימוש
- חלון קופץ לתוצאת החיפוש שנבחרה בקטע 'ביצועים' > 'המסלול הראשי'
- עדכונים בחלונית Network
- לחצן הניקוי ומסנן החיפוש בכרטיסייה Network > EventStream
- הצגת טיפים עם סיבות לפטור מקובצי Cookie של צד שלישי בקטע Network (רשת) > Cookies (קובצי Cookie)
- הפעלה והשבתה של כל נקודות העצירה (breakpoint) בכרטיסייה Sources
- הצגת סקריפטים שנטענו בכלי הפיתוח ל-Node.js
- Lighthouse 11.5.0
- שיפורים בנגישות
- עיקרי השינויים
- האוסף הרשמי של תוספים למכשיר ההקלטה זמין עכשיו
- שיפורים ברשת
- הסיבה לכישלון בעמודה 'סטטוס'
- תת-תפריט משופר של העתקה
- שיפורים בביצועים
- נתיבי ניווט בציר הזמן
- יוזמי אירועים בשידור הראשי
- תפריט לבחירת מופע של מכונת VM ל-JavaScript בכלי הפיתוח ל-Node.js
- קיצור דרך ופקודה חדשים במקורות
- שיפורים ברכיבים
- אפשר עכשיו לערוך את פסאודו-האלמנט ::view-transition ב-Styles
- תמיכה במאפיין align-content עבור קונטיינרים של בלוקים
- תמיכה במצב של מכשירים מתקפלים מדומה
- שינוי דינמי של ערכת הנושא
- אזהרות לגבי הוצאה משימוש של קובצי Cookie של צד שלישי בחלוניות Network (רשת) ו-Application (אפליקציה)
- Lighthouse 11.4.0
- שיפורים בנגישות
- עיקרי השינויים
- שיפורים ברכיבים
- סרגל סינון יעיל בחלונית 'רשת'
@font-palette-valuessupport- תרחיש נתמך: נכס בהתאמה אישית כחלופה לנכס אחר בהתאמה אישית
- תמיכה משופרת במפות מקור
- שיפורים בחלונית הביצועים
- מעקב אחרי אינטראקציות משופרות
- סינון מתקדם בכרטיסיות Bottom-Up, Call Tree ו-Event Log
- סמני כניסה בחלונית המקורות
- הוספנו טיפים שימושיים לגבי כותרות ותוכן שהוחלפו בחלונית Network
- אפשרויות חדשות בתפריט הפקודות להוספה ולהסרה של דפוסי חסימה של בקשות
- הניסוי בנושא הפרות של CSP מוסר
- Lighthouse 11.3.0
- שיפורים בנגישות
- עיקרי השינויים
- הוצאה משימוש של קובצי Cookie של צד שלישי
- ניתוח קובצי ה-Cookie באתר באמצעות Privacy Sandbox Analysis Tool
- התעלמות משופרת מכרטיסי מוצר
- תבנית ההחרגה שמוגדרת כברירת מחדל ל-node_modules
- חריגים שתועדו מפסיקים עכשיו את ההרצה אם הם תועדו או אם הם עוברים דרך קוד שלא מתעלמים ממנו
- השם
x_google_ignoreListשונה ל-ignoreListבמפות המקור - החלפה בין שיטות קלט חדשות במהלך ניפוי באגים מרחוק
- בחלונית Elements מוצגות עכשיו כתובות URL לצמתים מסוג #document
- מדיניות אבטחת תוכן (CSP) בתוקף בחלונית Application
- ניפוי באגים משופר באנימציות
- התיבת הדו-שיח'אתה בוטח בקוד הזה?' בחלונית Sources והאזהרה על self-XSS בחלונית Console
- נקודות עצירה של event listener ב-web workers וב-worklets
- תג המדיה החדש ל-
<audio>ול-<video> - השם של טעינה מראש שונה לטעינה ספקולטיבית
- Lighthouse 11.2.0
- שיפורים בנגישות
- עיקרי השינויים
- שיפור של הקטע @property ב-Elements > Styles
- כלל @property שניתן לעריכה
- דיווח על בעיות שקשורות לכללי @property לא תקינים
- רשימת המכשירים שניתן לבצע להם אמולציה עודכנה
- הדפסה יפה של JSON מוטבע בתגי סקריפט בכרטיסייה Sources
- השלמה אוטומטית של שדות פרטיים ב-Console
- Lighthouse 11.1.0
- שיפורים בנגישות
- הוצאה משימוש של Web SQL
- אימות יחס הגובה-רוחב של צילומי מסך בקטע Application > Manifest
- עיקרי השינויים
- קטע חדש למאפיינים מותאמים אישית ב'רכיבים' > 'סגנונות'
- שיפורים נוספים בהגדרות מקומיות
- חיפוש משופר
- חלונית מקורות משופרת
- סביבת עבודה יעילה בחלונית Sources
- שינוי הסדר של החלוניות בכרטיסייה Sources
- הדגשת תחביר ועיצוב קוד יפה יותר לסוגים נוספים של סקריפטים
- יצירת אמולציה של prefers-reduced-transparency לתכונת מדיה
- Lighthouse 11
- שיפורים בנגישות
- עיקרי השינויים
- שיפורים בחלונית Network
- ביטול מהיר עוד יותר של תוכן מהאינטרנט באופן מקומי
- ביטול התוכן של בקשות XHR ו-fetch
- הסתרת בקשות לתוספים ל-Chrome
- קודי סטטוס של HTTP שקלים לבני אדם
- הגדרות של מקורות שמופעלות כברירת מחדל: קיפול קוד וחשיפה אוטומטית של קובץ
- שיפור בניפוי באגים של בעיות בקובצי Cookie של צד שלישי
- צבעים חדשים
- Lighthouse 10.4.0
- ניפוי באגים בטעינה מראש בחלונית Application
- התוסף לניפוי באגים ב-WebAssembly ב-C/C++ בכלי הפיתוח הוא עכשיו קוד פתוח
- עיקרי השינויים
- (ניסיוני) הדמיית רינדור חדשה: prefers-reduced-transparency
- (ניסיוני) מעקב משופר אחרי פרוטוקולים
- שיפור בניפוי באגים של גיליונות סגנונות חסרים
- תמיכה בתזמון ליניארי ב-Elements > Styles > Easing Editor
- תמיכה בקטגוריות אחסון ותצוגת מטא-נתונים
- Lighthouse 10.3.0
- נגישות: פקודות מקלדת ושיפור קריאת המסך
- עיקרי השינויים
- שיפורים ברכיבים
- תג חדש של CSS subgrid
- הסבר קצר על הספציפיות של הבורר
- ערכים של מאפייני CSS בהתאמה אישית בתיבות מידע
- שיפורים במקורות
- הדגשת תחביר CSS
- קיצור דרך להגדרת נקודות עצירה מותנות
- Application > Bounce Tracking Mitigations
- Lighthouse 10.2.0
- התעלמות מסקריפטים של תוכן כברירת מחדל
- רשת > שיפורים בתגובה
- עיקרי השינויים
- תמיכה בניפוי באגים ב-WebAssembly
- שיפור ההתנהגות של מעקב אחר ביצוע שלבים באפליקציות Wasm
- ניפוי באגים במילוי אוטומטי באמצעות החלונית Elements והכרטיסייה Issues
- טענות ב-Recorder
- Lighthouse 10.1.1
- שיפורים בביצועים
- performance.mark() shows timing on hover in Performance > Timings
- הפקודה profile() מאכלסת את הדף 'ביצועים' > 'ראשי'
- אזהרה לגבי אינטראקציות איטיות של משתמשים
- עדכונים בנושא Web Vitals
- הוצאה משימוש של הכלי לניתוח ביצועים (profiler) של JavaScript: שלב שלישי
- עיקרי השינויים
- שינוי כותרות התגובות של הרשת
- שיפורים בניפוי באגים ב-Nuxt, ב-Vite וב-Rollup
- שיפורים ב-CSS בכרטיסייה Elements > Styles
- מאפיינים וערכים לא תקינים של CSS
- קישורים למסגרות מפתח במאפיין המקוצר של אנימציה
- הגדרה חדשה במסוף: השלמה אוטומטית בלחיצה על Enter
- הדגשה של קבצים שנוצרו בתפריט הפקודות
- הוצאה משימוש של הכלי לניתוח ביצועים (profiler) של JavaScript: שלב שני
- עיקרי השינויים
- עדכונים בכלי ההקלטה
- תוספים להפעלת הקלטות
- הקלטה באמצעות בוררי pierce
- ייצוא הקלטות כסקריפטים של Puppeteer עם ניתוח Lighthouse
- הוספת תוספים למכשיר ההקלטה
- רכיבים > עדכוני סגנונות
- תיעוד CSS בחלונית Styles
- תמיכה בקינון CSS
- סימון נקודות ביומן ונקודות עצירה מותנות במסוף
- התעלמות מסקריפטים לא רלוונטיים במהלך ניפוי באגים
- הוצאה משימוש של הכלי לניתוח ביצועים (profiler) של JavaScript
- אמולציה של ירידה ברגישות לניגודיות
- Lighthouse 10
- עיקרי השינויים
- ניפוי באגים של צבע HD באמצעות חלונית הסגנונות
- חוויית משתמש משופרת בנקודות עצירה
- קיצורי דרך שאפשר להתאים אישית ב'הקלטות'
- הדגשת תחביר משופרת ל-Angular
- ארגון מחדש של קובצי מטמון בחלונית Application
- עיקרי השינויים
- ניקוי לוח הביצועים בטעינה מחדש
- עדכונים בכלי ההקלטה
- הצגה והדגשה של הקוד של מסלול המשתמש בכלי התיעוד
- התאמה אישית של סוגי הבוררים בהקלטה
- עריכת מסלול משתמש בזמן הצילום
- הדפסה יפה אוטומטית במקום
- שיפור ההדגשה של התחביר והתצוגה המקדימה המוטבעת ב-Vue, ב-SCSS ועוד
- השלמה אוטומטית ארגונומית ועקבית במסוף
- עיקרי השינויים
- כלי ההקלטה: אפשרויות להעתקה של שלבים, הפעלה חוזרת בדף, תפריט ההקשר של השלב
- הצגת שמות הפונקציות בפועל בהקלטות של הביצועים
- מקשי קיצור חדשים במסוף ובחלונית Sources
- שיפורים בניפוי באגים ב-JavaScript
- עיקרי השינויים
- [ניסוי] חוויית משתמש משופרת בניהול נקודות עצירה
- [ניסיוני] הדפסה יפה אוטומטית במקום
- הערות לגבי מאפייני CSS לא פעילים
- זיהוי אוטומטי של סלקטורים של XPath וטקסט בחלונית Recorder
- מעבר בין ביטויים מופרדים בפסיקים
- שיפור בהגדרת רשימת הפריטים להתעלמות
- עיקרי השינויים
- התאמה אישית של מקשי הקיצור בכלי הפיתוח
- החלפה בין עיצוב בהיר לעיצוב כהה באמצעות מקשי קיצור
- הדגשת אובייקטים של C/C++ בכלי לבדיקת הזיכרון
- תמיכה בייבוא HAR עם פרטים מלאים על הגורם המפעיל
- התחלת חיפוש DOM אחרי לחיצה על
Enter - הצגת הסמלים
startו-endלמאפייני CSS flexboxalign-content - עיקרי השינויים
- קיבוץ קבצים לפי 'כפי שנוצר' / 'פרוס' בחלונית המקורות
- דוחות של קריסות שקשורים לפעולות אסינכרוניות
- התעלמות אוטומטית מסקריפטים ידועים של צד שלישי
- שיפורים במעקב אחר קריאות לפונקציות במהלך ניפוי באגים
- הסתרת מקורות שכלולים ברשימת הפריטים להתעלמות בחלונית המקורות
- הסתרת קבצים ברשימת ההתעלמות בתפריט הפקודות
- הכרטיסייה החדשה 'אינטראקציות' בחלונית הביצועים
- פירוט של תזמוני LCP בחלונית 'תובנות לגבי הביצועים'
- יצירה אוטומטית של שם ברירת מחדל להקלטות בחלונית של מכשיר ההקלטה
- עיקרי השינויים
- הפעלה חוזרת של השלבים במכשיר ההקלטה
- תמיכה באירוע של העברת העכבר מעל פריט בחלונית Recorder
- המדד 'המהירות שבה נטען רכיב התוכן הכי גדול' (LCP) בחלונית 'תובנות לגבי הביצועים'
- זיהוי הבהובים של טקסט (FOIT, FOUT) כסיבות אפשריות לשינויים בפריסה
- רכיבי handler של פרוטוקולים בחלונית Manifest
- תג השכבה העליונה בחלונית הרכיבים
- צירוף מידע על ניפוי באגים ב-Wasm בזמן ריצה
- תמיכה בעריכה בזמן אמת במהלך ניפוי באגים
- הצגה ועריכה של @scope בכללים בחלונית Styles
- שיפורים במפת המקור
- עיקרי השינויים
- הפעלה מחדש של המסגרת במהלך ניפוי הבאגים
- אפשרויות להפעלה איטית בחלונית של מכשיר ההקלטה
- פיתוח תוסף לחלונית של מכשיר ההקלטה
- קיבוץ קבצים לפי 'כפי שנוצר' / 'פרוס' בחלונית המקורות
- מעקב חדש אחרי תזמוני משתמש בחלונית 'תובנות לגבי ביצועים'
- הצגת המשבצת שהוקצתה לרכיב
- סימולציה של הפעלות בו-זמניות בחומרה להקלטות של ביצועים
- תצוגה מקדימה של ערך שאינו צבע כשמשלימים אוטומטית משתני CSS
- זיהוי מסגרות חסימה בחלונית 'מטמון לדף הקודם/הבא'
- הצעות משופרות להשלמה אוטומטית של אובייקטים של JavaScript
- שיפורים במפות מקור
- עיקרי השינויים
- תיעוד של אירועים של קליק כפול וקליק ימני בחלונית 'כלי ההקלטה'
- מצב חדש של טווח זמן ותמונת מצב בחלונית Lighthouse
- שיפור השליטה בזום בחלונית 'תובנות לגבי הביצועים'
- אישור מחיקה של הקלטת ביצועים
- שינוי הסדר של החלוניות בחלונית הרכיבים
- בחירת צבע מחוץ לדפדפן
- שיפור התצוגה המקדימה של ערכים בתוך השורה במהלך ניפוי באגים
- תמיכה באובייקטים גדולים מסוג blob לאמצעי אימות וירטואליים
- מקשי קיצור חדשים בחלונית Sources
- שיפורים במפות מקור
- תכונה חדשה בתצוגה מקדימה: חלונית חדשה של תובנות לגבי ביצועים
- קיצורי דרך חדשים להדמיה של עיצובים בהירים וכהים
- אבטחה משופרת בכרטיסייה 'תצוגה מקדימה של הרשת'
- שיפור הטעינה מחדש בנקודת עצירה
- עדכונים במסוף
- ביטול ההקלטה של תהליך המשתמש בהתחלה
- הצגת פסאודו-אלמנטים של הדגשה שעברו בירושה בחלונית Styles
- עיקרי השינויים
- [ניסיוני] העתקת שינויי CSS
- [ניסיוני] בחירת צבע מחוץ לדפדפן
- ייבוא וייצוא של תהליכי משתמשים מוקלטים כקובץ JSON
- הצגת שכבות של CSS בחלונית Styles
- תמיכה בפונקציית הצבע
hwb() - שיפור התצוגה של נכסים פרטיים
- עיקרי השינויים
- [ניסוי] מצב חדש של טווח זמן ותמונת מצב בחלונית Lighthouse
- הצגה ועריכה של כללי @supports בחלונית Styles
- תמיכה בסלקטורים נפוצים כברירת מחדל
- התאמה אישית של בורר ההקלטות
- שינוי השם של ההקלטה
- תצוגה מקדימה של מאפייני כיתה או פונקציה כשמעבירים מעליהם את העכבר
- מסגרות שמוצגות באופן חלקי בחלונית 'ביצועים'
- עיקרי השינויים
- ויסות נתונים (throttle) של בקשות WebSocket
- חלונית חדשה של Reporting API בחלונית Application
- המתנה עד שהרכיב יהיה גלוי או שאפשר יהיה ללחוץ עליו בחלונית כלי התיעוד
- שיפורים בסגנון, בעיצוב ובסינון של המסוף
- ניפוי באגים בתוסף ל-Chrome באמצעות קובצי מיפוי מקור
- שיפור של עץ תיקיות המקור בחלונית המקורות
- הצגת קובצי מקור של Worker בחלונית Sources
- עדכונים של העיצוב הכהה האוטומטי ב-Chrome
- בוחר צבעים וחלון מפוצל שנוחים לשימוש במגע
- עיקרי השינויים
- תכונה בגרסת טרום-השקה (Preview): עץ הנגישות במסך מלא
- שינויים מדויקים יותר בכרטיסייה 'שינויים'
- הגדרת זמן קצוב ארוך יותר להקלטת תהליך המשתמש
- לוודא שהדפים ניתנים לשמירה במטמון באמצעות הכרטיסייה 'מטמון לדף הקודם/הבא'
- מסנן חדש בחלונית Properties
- יצירת אמולציה של תכונת המדיה לאילוץ צבעים של CSS
- הפקודה 'הצגת הסרגלים בהעברת העכבר מעליהם'
- תמיכה ב-
row-reverseוב-column-reverseבכלי העריכה Flexbox - מקשי קיצור חדשים להפעלה חוזרת של XHR ולהרחבה של כל תוצאות החיפוש
- Lighthouse 9 בחלונית Lighthouse
- חלונית מקורות משופרת
- עיקרי השינויים
- [ניסיוני] נקודות קצה בחלונית Reporting API
- תכונה בגרסת Preview: חלונית הקלטה חדשה
- רענון רשימת המכשירים במצב מכשיר
- השלמה אוטומטית באמצעות 'עריכה כ-HTML'
- חוויה משופרת של ניפוי באגים בקוד
- סנכרון הגדרות כלי הפיתוח בין מכשירים
- תכונת תצוגה מקדימה: חלונית חדשה לסקירה כללית של CSS
- שחזור ושיפור של חוויית העריכה וההעתקה של אורך ה-CSS
- יצירת אמולציה של תכונת המדיה prefers-contrast ב-CSS
- אמולציה של התכונה 'עיצוב כהה אוטומטי' ב-Chrome
- העתקת הצהרות כ-JavaScript בחלונית Styles
- כרטיסייה חדשה של מטען ייעודי (Payload) בחלונית Network
- שיפרנו את התצוגה של מאפיינים בחלונית 'מאפיינים'
- אפשרות להסתיר שגיאות CORS במסוף
- תצוגה מקדימה והערכה של אובייקטים של
Intlבמסוף - דוחות קריסות אסינכרוניים עקביים
- שמירה של סרגל הצד של המסוף
- החלונית Application Cache הוצאה משימוש בחלונית Application
- [ניסיוני] חלונית חדשה של Reporting API בחלונית Application
- כלים חדשים לעריכת אורך של CSS
- הסתרת בעיות בכרטיסייה 'בעיות'
- שיפרנו את הצגת הנכסים
- Lighthouse 8.4 בחלונית Lighthouse
- מיון קטעי טקסט בחלונית המקורות
- קישורים חדשים להערות מוצר מתורגמות ולדיווח על באג בתרגום
- ממשק משתמש משופר לתפריט הפקודות של כלי הפיתוח
- שימוש בכלי הפיתוח בשפה המועדפת
- מכשירי Nest Hub חדשים ברשימת המכשירים
- ניסויים של תכונות חדשות בתצוגת פרטי המסגרת
- תג חדש של שאילתות מאגר CSS
- תיבת סימון חדשה להפיכת המסננים של הרשת
- בקרוב נוציא משימוש את סרגל הצד של המסוף
- הצגת כותרות גולמיות של
Set-Cookiesבכרטיסייה 'בעיות' ובחלונית 'רשת' - הצגה עקבית של פונקציות גישה מקוריות כמאפיינים משלהן ב-Console
- מעקבי ערימה תקינים של שגיאות בסקריפטים מוטבעים עם #sourceURL
- שינוי פורמט הצבעים בחלונית 'מחושב'
- החלפת תיאורי כלים מותאמים אישית בתיאורי כלים מקוריים של HTML
- [ניסוי] הסתרת בעיות בכרטיסייה 'בעיות'
- שאילתות CSS לגבי קונטיינרים שאפשר לערוך בחלונית Styles
- תצוגה מקדימה של חבילת אינטרנט בחלונית הרשת
- ניפוי באגים ב-Attribution Reporting API
- טיפול טוב יותר במחרוזות ב-Console
- ניפוי באגים משופר ב-CORS
- Lighthouse 8.1
- כתובת URL של הערה חדשה בחלונית Manifest
- סלקטורים תואמים קבועים ב-CSS
- הדפסה יפה של תגובות JSON בחלונית Network
- עורך רשת CSS
- תמיכה בהצהרות חוזרות של
constבמסוף - כלי להצגת סדר מקורות
- קיצור דרך חדש לצפייה בפרטי המסגרת
- תמיכה משופרת בניפוי באגים של CORS
- שינוי השם של תווית XHR ל-Fetch/XHR
- סינון סוג המשאב Wasm בחלונית Network
- רמזים על הלקוח (Client Hints) לגבי הסוכן המשתמש במכשירים בכרטיסייה 'תנאי הרשת'
- דיווח על בעיות במצב Quirks בכרטיסייה Issues
- הכללת חישובים של חיתוכי נתונים בחלונית הביצועים
- Lighthouse 7.5 בחלונית Lighthouse
- הוצא משימוש תפריט ההקשר 'הפעלה מחדש של מסגרת' במחסנית הקריאות
- [ניסיוני] מוניטור הפרוטוקול
- [Experimental] Puppeteer Recorder
- חלון קופץ עם מידע על מדדים לבדיקת חוויית המשתמש באתר
- הכלי החדש לבדיקת זיכרון
- הדמיה של CSS scroll-snap
- חלונית הגדרות חדשה של תגים
- תצוגה מקדימה משופרת של תמונות עם מידע על יחס גובה-רוחב
- כפתור חדש של תנאי רשת עם אפשרויות להגדרת
Content-Encodings - קיצור דרך לצפייה בערך המחושב
- מילת מפתח
accent-color - סיווג של סוגי בעיות באמצעות צבעים וסמלים
- מחיקת אותות אמון
- תכונות חסומות בתצוגת פרטי המסגרת
- סינון ניסויים בהגדרה 'ניסויים'
- העמודה החדשה
Vary Headerבחלונית Cache storage (אחסון במטמון) - תמיכה בבדיקת מותג פרטי ב-JavaScript
- תמיכה משופרת בניפוי באגים של נקודות עצירה
- תצוגה מקדימה של תמיכה עם סימון
[] - שיפור המתווה של קובצי HTML
- דוחות קריסות תקינים לניפוי באגים ב-Wasm
- כלי ניפוי באגים חדשים ב-CSS Flexbox
- שכבת על חדשה של מדדי הליבה לבדיקת חוויית המשתמש באתר
- העברנו את מספר הבעיות לסרגל הסטטוס במסוף
- דיווח על בעיות בפעילות Trusted Web
- הגדרת מחרוזות בפורמט של JavaScript string literals (תקין) במסוף
- חלונית חדשה של טוקנים לאימות בחלונית Application
- אמולציה של תכונת המדיה color-gamut ב-CSS
- שיפור כלי Progressive Web Apps
- עמודה חדשה
Remote Address Spaceבחלונית Network - שיפורים בביצועים
- הצגת התכונות המותרות או האסורות בתצוגת הפרטים של המסגרת
- עמודה חדשה
SamePartyבחלונית Cookies - הוצאה משימוש של תמיכה ב-
fn.displayNameלא סטנדרטי - הוצאה משימוש של
Don't show Chrome Data Saver warningבתפריט ההגדרות - [בשלב ניסוי] דיווח אוטומטי על בעיות של ניגודיות נמוכה בכרטיסייה 'בעיות'
- [ניסיוני] תצוגת עץ נגישות מלאה בחלונית Elements
- תמיכה בניפוי באגים בהפרות של סוגים מהימנים
- יצירת צילום מסך של הצומת מעבר לחלון התצוגה
- כרטיסייה חדשה של טוקנים לאימות לבקשות רשת
- Lighthouse 7 בחלונית Lighthouse
- תמיכה בהגדרת מצב CSS
:target - קיצור דרך חדש לשכפול רכיב
- כלי לבחירת צבעים למאפייני CSS בהתאמה אישית
- קיצורי דרך חדשים להעתקת מאפייני CSS
- אפשרות חדשה להצגת קובצי Cookie מפוענחים של כתובות URL
- ניקוי רק של קובצי Cookie גלויים
- אפשרות חדשה לניקוי קובצי Cookie של צד שלישי בחלונית Storage
- עריכת רמזים על הלקוח (Client Hints) לגבי הסוכן המשתמש במכשירים בהתאמה אישית
- שמירת ההגדרה 'הקלטת יומן רשת'
- צפייה בחיבורי WebTransport בחלונית הרשת
- השם 'באינטרנט' שונה ל'ללא הגבלה'
- אפשרויות חדשות להעתקה במסוף, בחלונית 'מקורות' ובחלונית 'סגנונות'
- מידע חדש על Service Workers בתצוגת הפרטים של Frame
- מדידת מידע על הזיכרון בתצוגת פרטי המסגרת
- שליחת משוב מהכרטיסייה 'בעיות'
- פריימים חסרים בחלונית הביצועים
- הדמיה של מכשירים מתקפלים ומסכים כפולים במצב מכשיר
- [ניסיוני] אוטומציה של בדיקות בדפדפן באמצעות Puppeteer Recorder
- [ניסיוני] עורך גופנים בחלונית Styles
- [ניסוי] כלי ניפוי באגים ב-CSS Flexbox
- [ניסוי] כרטיסייה חדשה של הפרות CSP
- [ניסוי] חישוב חדש של ניגודיות הצבעים – אלגוריתם מתקדם של ניגודיות תפיסתית (APCA)
- הפעלה מהירה יותר של כלי הפיתוח
- כלים חדשים להמחשת זוויות CSS
- הדמיה של סוגי תמונות שלא נתמכים
- הדמיה של גודל מכסת האחסון בחלונית Storage
- נתיב חדש של מדדי הליבה לבדיקת חוויית המשתמש באתר בחלונית הביצועים
- דיווח על שגיאות CORS בחלונית Network
- מידע על חסימה לגישה מדומיינים אחרים בתצוגת הפרטים של Frame
- מידע חדש על Web Workers בתצוגת הפרטים של Frame
- הצגת פרטים של מסגרת פתיחה עבור חלונות שנפתחו
- פתיחת החלונית Network (רשת) מהחלונית Service Workers (קובצי שירות)
- העתקת ערך מאפיין
- העתקה של דוח קריסות עבור מאתחל רשת
- תצוגה מקדימה של ערך משתנה Wasm כשמעבירים את העכבר מעליו
- הערכת משתנה Wasm במסוף
- יחידות מידה עקביות לגודל הקובץ או הזיכרון
- הדגשת רכיבים פסאודו בחלונית הרכיבים
- [ניסוי] כלי ניפוי באגים ב-CSS Flexbox
- [ניסיוני] התאמה אישית של מקשי קיצור של אקורדים
- כלי ניפוי באגים חדשים ב-CSS Grid
- כרטיסיית WebAuthn חדשה
- העברת כלים בין החלונית העליונה לחלונית התחתונה
- חלונית חדשה של סרגל הצד 'מחושב' בחלונית 'סגנונות'
- קיבוץ מאפייני CSS בחלונית Computed
- Lighthouse 6.3 בחלונית Lighthouse
performance.mark()אירועים בקטע Timings- מסננים חדשים
resource-typeוurlבחלונית Network - עדכונים בתצוגת פרטי הפריים
- הוצאה משימוש של
Settingsבתפריט 'כלים נוספים' - [ניסוי] הצגה ותיקון של בעיות בניגודיות הצבעים בחלונית הסקירה הכללית של CSS
- [ניסוי] התאמה אישית של מקשי הקיצור בכלי הפיתוח
- חלונית מדיה חדשה
- יצירת צילומי מסך של צמתים באמצעות תפריט ההקשר בחלונית Elements
- עדכונים בכרטיסייה 'בעיות'
- הדמיה של גופנים מקומיים חסרים
- הדמיה של משתמשים לא פעילים
- חיקוי
prefers-reduced-data - תמיכה בתכונות חדשות של JavaScript
- Lighthouse 6.2 בחלונית Lighthouse
- הוצאה משימוש של רשימת 'מקורות אחרים' בחלונית Service Workers
- הצגת סיכום כיסוי לפריטים מסוננים
- תצוגת פרטים חדשה של מסגרת בחלונית Application
- הצעה לצבע נגיש בחלונית 'סגנונות'
- החזרת החלונית מאפיינים בחלונית הרכיבים
- ערכי כותרת
X-Client-Dataשקריאים לבני אדם בחלונית Network - השלמה אוטומטית של גופנים בהתאמה אישית בחלונית Styles
- הצגת סוג המשאב באופן עקבי בחלונית Network
- לחצני ניקוי בחלוניות Elements (רכיבים) ו-Network (רשת)
- עריכת סגנונות למסגרות CSS-in-JS
- Lighthouse 6 בחלונית Lighthouse
- הוצאה משימוש של הצגת תוכן ראשוני (FMP)
- תמיכה בתכונות חדשות של JavaScript
- אזהרות חדשות לגבי קיצורי דרך לאפליקציות בחלונית Manifest
- אירועים של Service worker
respondWithבכרטיסייה Timing - תצוגה עקבית של החלונית Computed
- היסטים של קוד בייט לקובצי WebAssembly
- העתקה וחיתוך של שורות בחלונית Sources
- עדכונים בהגדרות של המסוף
- עדכונים בחלונית הביצועים
- סמלים חדשים לנקודות עצירה (breakpoints), לנקודות עצירה מותנות (conditional breakpoints) ולנקודות רישום (logpoints)
- פתרון בעיות באתר באמצעות הכרטיסייה החדשה 'בעיות'
- הצגת מידע על נגישות בתיאור הכלים של מצב הבדיקה
- עדכונים בחלונית הביצועים
- טרמינולוגיה מדויקת יותר של הבטחות ב-Console
- עדכונים בחלונית 'סגנונות'
- הוצאה משימוש של החלונית מאפיינים בחלונית הרכיבים
- תמיכה בקיצורי דרך לאפליקציות בחלונית Manifest
- אמולציה של לקויות ראייה
- הדמיה של לוקאלים
- ניפוי באגים במדיניות הטמעה ממקורות שונים (COEP)
- סמלים חדשים לנקודות עצירה (breakpoints), לנקודות עצירה מותנות (conditional breakpoints) ולנקודות רישום (logpoints)
- הצגת בקשות רשת שמגדירות קובץ Cookie ספציפי
- עיגון לצד ימין מתפריט הפקודות
- האפשרות 'הגדרות' בתפריט הראשי עברה מיקום
- החלונית Audits (ביקורות) היא עכשיו החלונית Lighthouse
- מחיקה של כל השינויים מברירת המחדל בתיקייה
- ממשק משתמש מעודכן של משימות ארוכות
- תמיכה בסמלים שניתנים למיסוך בחלונית Manifest
- תמיכה ב-Moto G4 במצב מכשיר
- עדכונים שקשורים לקובצי Cookie
- אייקונים מדויקים יותר של מניפסטים של אפליקציות אינטרנט
- כדי לראות ערכים לא מוצפנים, מעבירים את העכבר מעל מאפייני CSS
content - שגיאות במפת המקור במסוף
- הגדרה להשבתת הגלילה מעבר לסוף הקובץ
- תמיכה בהצהרות חוזרות של
letו-classבמסוף - שיפורים בניפוי הבאגים ב-WebAssembly
- בקשה לשרשרות מאתחל בכרטיסייה Initiator
- הדגשת בקשת הרשת שנבחרה בכרטיסייה 'סקירה כללית'
- העמודות 'כתובת URL' ו'נתיב' בחלונית 'רשת'
- מחרוזות סוכן משתמש מעודכנות
- ממשק משתמש חדש להגדרת חלונית הביקורות
- מצבי כיסוי קוד לפי פונקציה או לפי בלוק
- מעכשיו, צריך לטעון מחדש את הדף כדי להתחיל את כיסוי הקוד
- ניפוי באגים כדי להבין למה קובץ Cookie נחסם
- הצגת ערכי קובצי Cookie
- סימולציה של העדפות שונות של prefers-color-scheme ו-prefers-reduced-motion
- עדכונים בכיסוי הקוד
- ניפוי באגים כדי להבין למה נשלחה בקשה למשאב רשת
- החלוניות Console ו-Sources מכבדות שוב את העדפות ההזחה
- מקשי קיצור חדשים לניווט באמצעות החצים
- תמיכה בחשבונות מרובי לקוחות בחלונית 'ביקורות'
- ניפוי באגים ברכיב handler של תשלומים
- Lighthouse 5.2 בחלונית Audits
- המדד Largest Contentful Paint בחלונית Performance
- דיווח על בעיות בכלי הפיתוח מהתפריט הראשי
- העתקת סגנונות של רכיבים
- הדמיה של שינויים בפריסה
- Lighthouse 5.1 בחלונית Audits
- סנכרון של ערכת הנושא של מערכת ההפעלה
- מקש קיצור לפתיחת הכלי לעריכת נקודות עצירה
- מטמון של שליפה מראש בחלונית 'רשת'
- מאפיינים פרטיים כשמציגים אובייקטים
- התראות והודעות פוש בחלונית Application
- השלמה אוטומטית עם ערכי CSS
- ממשק משתמש חדש להגדרות הרשת
- הודעות WebSocket בייצוא של HAR
- לחצני ייבוא וייצוא של HAR
- שימוש בזיכרון בזמן אמת
- מספרי יציאות של רישום קובץ שירות (service worker)
- בדיקת אירועים של Background Fetch ו-Background Sync
- Puppeteer for Firefox
- הגדרות קבועות מראש משמעותיות כשמשלימים אוטומטית פונקציות CSS
- ניקוי הנתונים מאתרים מתפריט הפקודות
- הצגת כל מסדי הנתונים של IndexedDB
- הצגת הגודל הלא דחוס של משאב כשמעבירים את העכבר מעליו
- נקודות עצירה מוטבעות בחלונית Breakpoints
- מספר המשאבים ב-IndexedDB ובמטמון
- הגדרה להשבתת ההסבר המפורט של הבדיקה
- הגדרה להחלפת כניסת פיסקה בכרטיסייה בעורך
- הדגשת כל הצמתים שמושפעים ממאפיין CSS
- Lighthouse v4 בחלונית Audits
- כלי לצפייה בהודעות בינאריות של WebSocket
- יצירת צילום מסך של האזור בתפריט הפקודות
- מסנני service worker בחלונית Network
- עדכונים בחלונית הביצועים
- משימות ארוכות בהקלטות של חלונית הביצועים
- הצגת התוכן הראשוני בקטע Timing
- טיפ בונוס: קיצור דרך לצפייה בקודים של צבעי RGB ו-HSL (סרטון)
- Logpoints
- הסברים מפורטים בכלי לבדיקת רכיבים
- ייצוא נתוני כיסוי קוד
- ניווט במסוף באמצעות מקלדת
- קו יחס הניגודיות AAA בבוחר הצבעים
- שמירת שינויים בהגדרות של מיקום גיאוגרפי בהתאמה אישית
- הפרדת קוד
- הכרטיסייה 'מסגרות' שונתה לכרטיסייה 'הודעות'
- טיפ בונוס: סינון בחלונית הרשת לפי נכס (סרטון)
- הצגה חזותית של מדדי הביצועים בחלונית 'ביצועים'
- הדגשת צמתי טקסט בעץ ה-DOM
- העתקת נתיב JS לצומת DOM
- עדכונים בחלונית Audits, כולל ביקורת חדשה שמזהה ספריות JS ומילות מפתח חדשות לגישה לחלונית Audits מתפריט הפקודות
- טיפ בונוס: שימוש במצב מכשיר כדי לבדוק שאילתות מדיה (סרטון)
- מעבירים את העכבר מעל תוצאה של Live Expression כדי להדגיש צומת DOM
- אחסון של צומתי DOM כמשתנים גלובליים
- מידע על היוזם והעדיפות זמין עכשיו בייבוא ובייצוא של קובצי HAR
- גישה לתפריט הפקודות מהתפריט הראשי
- נקודות עצירה של תמונה בתוך תמונה
- טיפ בונוס: שימוש ב-
monitorEvents()כדי לרשום ביומן את האירועים שהופעלו בצומת ב-Console (סרטון) - Live Expressions במסוף
- הדגשת צמתי DOM במהלך הערכה יזומה
- אופטימיזציות של חלונית הביצועים
- ניפוי באגים מהימן יותר
- הפעלה של ויסות רשת מתפריט הפקודות
- השלמה אוטומטית של נקודות עצירה מותנות
- הפסקה באירועים של AudioContext
- ניפוי באגים באפליקציות Node.js באמצעות ndb
- טיפ נוסף: מדידת אינטראקציות של משתמשים בעולם האמיתי באמצעות User Timing API
- Eager Evaluation
- טיפים לארגומנטים
- השלמה אוטומטית של פונקציות
- מילות מפתח של ES2017
- Lighthouse 3.0 בחלונית Audits
- תמיכה ב-BigInt
- הוספת נתיבים של מאפיינים לחלונית Watch
- האפשרות 'הצגת חותמות זמן' עברה אל ההגדרות
- טיפ בונוס: שיטות פחות מוכרות ב-Console (סרטון)
- חיפוש בכל הכותרות של הרשת
- תצוגה מקדימה של ערכי משתני CSS
- העתקה כאחזור
- ביקורות חדשות, אפשרויות הגדרה למחשב וצפייה בנתוני מעקב
- איך מפסיקים לולאות אינסופיות
- תזמון משתמש בכרטיסיות הביצועים
- מופעי JavaScript VM מופיעים בבירור בחלונית Memory
- הכרטיסייה Network (רשת) נקראת עכשיו Page (דף)
- עדכונים בעיצוב הכהה
- מידע על שקיפות אישורים בחלונית האבטחה
- תכונות של בידוד אתרים בחלונית הביצועים
- טיפ בונוס: חלונית השכבות + כלי הבדיקה של אנימציות (סרטון)
- הוספת קוד לרשימה השחורה בחלונית Network
- התאמה אוטומטית של מרחק התצוגה במצב מכשיר
- הדפסה יפה בכרטיסיות 'תצוגה מקדימה' ו'תגובה'
- תצוגה מקדימה של תוכן HTML בכרטיסייה 'תצוגה מקדימה'
- תמיכה בשינויים מקומיים בסגנונות בתוך HTML
- טיפ בונוס: סקריפטים של מסגרת Blackbox כדי להפוך את נקודות העצירה של event listener ליעילות יותר
- שינויים מקומיים
- כלים חדשים לנגישות
- הכרטיסייה 'שינויים'
- ביקורות חדשות על SEO וביצועים
- הקלטות מרובות בחלונית Performance
- הפעלה מהימנה של קוד בשלבים באמצעות workers בקוד אסינכרוני
- טיפ בונוס: אוטומציה של פעולות בכלי הפיתוח באמצעות Puppeteer (סרטון)
- Performance Monitor
- סרגל הצד של המסוף
- קיבוץ הודעות דומות במסוף
- טיפ בונוס: החלפת מצב של פסאודו-מחלקת hover (סרטון)
- תמיכה בניפוי באגים מרחוק בחשבונות מרובי לקוחות
- Workspaces 2.0
- 4 ביקורות חדשות
- סימולציה של התראות פוש עם נתונים בהתאמה אישית
- הפעלת אירועים של סנכרון ברקע באמצעות תגים בהתאמה אישית
- טיפ בונוס: נקודות עצירה של event listener (סרטון)
- המתנה ברמה העליונה במסוף
- תהליכי עבודה חדשים של צילומי מסך
- הדגשה של CSS Grid
- API חדש של Console לשליחת שאילתות לגבי אובייקטים
- מסננים חדשים ב-Console
- ייבוא של קובצי HAR בחלונית Network
- משאבי מטמון שאפשר לצפות בהם בתצוגה מקדימה
- ניפוי באגים במטמון בצורה צפויה יותר
- כיסוי קוד ברמת הבלוק
- סימולציה של ויסות נתונים במכשירים ניידים
- צפייה בנתוני השימוש באחסון
- איך רואים מתי Service Worker שמר תשובות במטמון
- הפעלת מדד ה-FPS מתפריט הפקודות
- הגדרת התנהגות גלגל העכבר לשינוי גודל או לגלילה
- תמיכה בניפוי באגים במודולים של ES6
- לוח חדש של ביקורות
- תגים של צד שלישי
- תנועה חדשה להמשך הצפייה
- התנסות ב-async
- תצוגות מקדימות אינפורמטיביות יותר של אובייקטים במסוף
- בחירת הקשר אינפורמטיבית יותר במסוף
- עדכונים בזמן אמת בכרטיסייה 'כיסוי'
- אפשרויות פשוטות יותר להגבלת רוחב פס
- האפשרות Async stacks מופעלת כברירת מחדל
- כיסוי קוד CSS ו-JS
- צילומי מסך של דף מלא
- חסימת בקשות
- Step over async await
- תפריט פקודות מאוחד