New Media panel
DevTools now displays media players information in the Media panel.

Prior to the new media panel in DevTools, logging and debug information about video players could be
found in chrome://media-internals.
The new Media panel provides an easier way to view events, logs, properties, and a timeline of frame decodes in the same browser tab as the video player itself. You can live view and inspect on potential issues quicker (e.g. why dropped frames are occurring, why JavaScript is interacting with the player in an unexpected way).
Chromium issue: 1018414
Capture node screenshots via Elements panel context menu
You can now capture node screenshots via the context menu in the Elements panel.
For example, you can take a screenshot of the table of content by right clicking the element and select Capture node screenshot.

Chromium issue: 1100253
Issues tab updates
The Issues warning bar on the Console panel is now replaced with a regular message.

Third-party cookie issues are now hidden by default in the Issues tab. Enable the new Include third-party cookie issues checkbox to view them.

Chromium issues: 1096481, 1068116, 1080589
Emulate missing local fonts
Open the Rendering tab and use the new Disable local fonts feature to emulate missing
local() sources in @font-face rules.
For example, when the font "Rubik" is installed on your device and the @font-face src rule uses it
as a local() font, Chrome uses the local font file from your device.
When Disable local fonts is enabled, DevTools ignores the local() fonts and fetches them from
the network.

Oftentimes, developers and designers use two different copies of the same font during development:
- A local font for your design tools, and
- A web font for your code
Disabling local fonts makes it easier for you to:
- Debug and measure web fonts loading performance and optimization
- Verify correctness of your CSS
@font-facerules - Discover any differences between web fonts and their local versions
Chromium issue: 384968
Emulate inactive users
The Idle Detection API allows developers to detect inactive users and react on idle state changes. You can now use DevTools to emulate idle state changes in the Sensors tab for both the user state and the screen state instead of waiting for the actual idle state to change. You can open the Sensors tab from the Drawer.

Chromium issue: 1090802
Emulate prefers-reduced-data
The prefers-reduced-data media query detects if the user prefers being served alternate
content that uses less data for the page to be rendered.
You can now use DevTools to emulate the prefers-reduced-data media query.

Chromium issue: 1096068
Support for new JavaScript features
DevTools now has better support for some of the latest JavaScript language features:
- Logical assignment operators - DevTools now supports logical assignment with the new
operators
&&=,||=, and??=in the Console and Sources panels. - Pretty-print numeric separators - DevTools now properly pretty-prints the numeric separators in the Sources panel.
Chromium issues: 1086817, 1080569
Lighthouse 6.2 in the Lighthouse panel
The Lighthouse panel is now running Lighthouse 6.2. Check out the release notes for a full list of changes.

New audits in Lighthouse 6.2:
- Avoid long main thread tasks. Reports the longest tasks on the main thread, useful for identifying worst contributors to input delay.
- Links are crawlable. Check if the
hrefattribute of anchor elements links to an appropriate destination, so the links can be discovered. - Unsized image elements - Check if an explicit
widthandheightis set on image elements. Explicit image size can reduce layout shifts and improve CLS. - Avoid non-composited animations. Reports non-composited animations that appear janky and reduce CLS.
- Listens for the
unloadevents. Reports theunloadevent. Consider using thepagehideorvisibilitychangeevents instead as theunloadevent does not fire reliably.
Updated audits in Lighthouse 6.2:
- Remove unused JavaScript. Lighthouse will now enhance the audit if a page has publicly-accessible JavaScript source maps.
Chromium issue: 772558
Deprecation of "other origins" listing in the Service Workers pane
DevTools now provides a link to view the full list of service workers from other origins in a new
browser tab - chrome://serviceworker-internals/?devtools.
Previously DevTools displayed a list nested under the Application panel > Service workers pane.

Chromium issue: 807440
Show coverage summary for filtered items
DevTools now recalculates and displays a summary of coverage information dynamically when filters are applied in the Coverage tab. Previously, the Coverage tab always displayed a summary of all coverage information.
In the example below notice how the summary initially says
446 kB of 2.0 MB (22%) used so far. 1.5 MB unused. and then says
57 kB of 604 kB (10%) used so far. 546 kB unused. after CSS filtering has been applied.

Chromium issue: 1061385
New frame details view in Application panel
DevTools now show a detailed view for each frame. Access it by clicking a frame under the Frames menu in the Application panel.

Chromium issue: 1093247
Frame details for opened windows
DevTools now displays opened windows / pop-ups under the frame tree as well. The frame details view of the opened windows includes additional security information.

Chromium issue: 1107766
Security and isolation information (COEP / COOP)
DevTools now display secure context, Cross-Origin-Embedder-Policy (COEP) and Cross-Origin-Opener-Policy (COOP) in the frame details.

More security information will be added to the frame details view soon.
Chromium issue: 1051466
Elements and Network panel updates
Accessible color suggestion in the Styles pane
DevTools now provides color suggestions for low color contrast text.
In the example below, h1 has low contrast text. To fix it, open the color picker of the color
property in the Styles pane. After you expand the Contrast ratio section, DevTools provides AA
and AAA color suggestions. Click on the suggested color to apply the color.
Chromium issue: 1093227
Reinstate Properties pane in the Elements panel
The Properties pane is back, it was deprecated in Chrome 84. In a future version of DevTools, we are going to improve the workflow for inspecting properties of elements.

Chromium issue: 1105205, 1116085
Human-readable X-Client-Data header values in the Network panel
When inspecting a network resource in the Network panel, DevTools now formats any X-Client-Data
header values in Headers pane as code.
The X-Client-Data HTTP header contains a list of experiment IDs and Chrome flags that are enabled
in your browser. The raw header values look like opaque strings since they are base-64-encoded,
serialized protocol buffers. To make the contents more transparent to developers, DevTools is
now showing the decoded values.

Chromium issue: 1103854
Auto-complete custom fonts in the Styles pane
Imported font faces are now added to the list of CSS auto-completion when editing the font-family
property in the Styles pane.
In this example, 'Noto Sans' is a custom font installed in the local machine. It is displayed in
the CSS completion list. Previously, it was not.

Chromium issue: 1106221
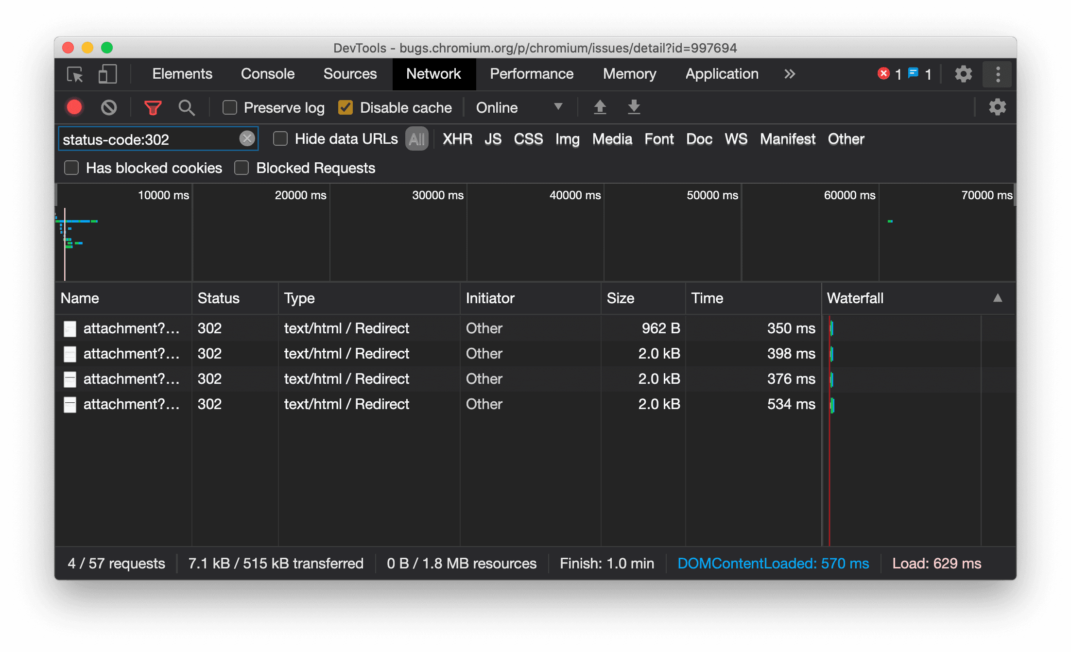
Consistently display resource type in Network panel
DevTools now consistently displays the same resource type as the original network request and
appends / Redirect to the Type column value when redirection (status 302) happens.
Previously DevTools changed the type to Other sometimes.

Chromium issue: 997694
Clear buttons in the Elements and Network panels
The filter text boxes in the Styles pane and Network panel, as well as the DOM search text box in the Elements panel, now have Clear buttons. Clicking Clear removes any text that you have input.

Chromium issue: 1067184
Download the preview channels
Consider using the Chrome Canary, Dev, or Beta as your default development browser. These preview channels give you access to the latest DevTools features, let you test cutting-edge web platform APIs, and help you find issues on your site before your users do!
Get in touch with the Chrome DevTools team
Use the following options to discuss the new features, updates, or anything else related to DevTools.
- Submit feedback and feature requests to us at crbug.com.
- Report a DevTools issue using the More options > Help > Report a DevTools issue in DevTools.
- Tweet at @ChromeDevTools.
- Leave comments on What's new in DevTools YouTube videos or DevTools Tips YouTube videos.
What's new in DevTools
A list of everything that has been covered in the What's new in DevTools series.
- DevTools MCP server updates
- Improved trace sharing
- Support for @starting-style
- Editor widget for display: masonry
- Lighthouse 13
- Code suggestions from Gemini
- Enhancements for the DevTools MCP server
- Quicker access to AI assistance
- Debug the full performance trace with Gemini
- Toggle drawer orientation
- Google Developer Program
- Miscellaneous highlights
- Chrome DevTools (MCP) for your AI agent
- Debug the network dependency tree with Gemini
- Export your chats with Gemini
- Persisted track configuration in the Performance panel
- Filter IP protected network requests
- Elements > Layout tab adds masonry layout support
- Lighthouse 12.8.2
- Miscellaneous highlights
- Debug more insights with Gemini
- Emulate the 'Save-Data' header in 'Network conditions'
- See the Baseline status in a CSS property tooltip
- Override form factors in user agent client hints
- Lighthouse 12.8.0
- Miscellaneous highlights
- A more reliable and productive Chrome DevTools
- Upload images in AI assistance for styling
- Add request headers to the table in Network
- Check out the highlights from Google I/O 2025
- Miscellaneous highlights
- Performance panel improvements
- Preconnected origins in 'Network dependency tree' insight
- Server response and redirection times in 'Document request latency' insight
- Redirects in Summary of network requests
- Reduced noise in the performance trace
- Deprecated 'Disable JavaScript samples'
- Geolocation accuracy parameter in Sensors
- Elements panel improvements
- Debug complex CSS values easier
- @function support in Elements > Styles
- Network panel improvements
- has-request-header filter
- Direct Sockets in Isolated Web Apps
- Miscellaneous highlights
- Accessibility
- Google I/O 2025 edition
- Modify and save CSS changes to your workspace with Gemini
- Connect a workspace folder and save changes back to your source files
- Ask Gemini about performance insights
- Annotate performance findings with Gemini
- Add screenshots to your chats with Gemini
- New insights in the Performance panel
- Duplicated JavaScript
- Legacy JavaScript
- Speculations now support rule tags
- Lighthouse 12.6.0
- Miscellaneous highlights
- Accessibility
- Performance panel improvements
- New performance insights
- Click to highlight
- Server timings in Summary of network requests
- Filter cookies in 'Privacy and security'
- Sizes in kB units in tables across panels
- Autocomplete supports corner-shape and corner-*-shape in Elements > Styles
- Experimental: Highlighting issues with elements and attributes in DOM
- Lighthouse 12.5.0
- Miscellaneous highlights
- Performance panel improvements
- Origin and script links for profile and function calls in Performance
- LCP by phase field data support
- Network dependency tree insight
- Duration instead of total and self time in Summary
- Heaviest stack highlighting
- Improved empty states for various panels
- Accessibility tree view in Elements
- Lighthouse 12.4.0
- Miscellaneous highlights
- Privacy and security panel
- Performance panel improvements
- Calibrated CPU throttling presets
- Select different performance events in the same AI chat
- First- and third-party highlighting in Performance
- Field data in marker tooltips and insights
- Forced reflow insight
- 'Optimize DOM size' insight
- Extend the performance trace with console.timeStamp
- Elements panel improvements
- Real-time values of animated styles
- Support for :open pseudo-class and various pseudo-elements
- Copy all console messages
- Byte units in the Memory panel
- Miscellaneous highlights
- Persistent AI chat history
- Performance panel improvements
- Image delivery insight
- Classic and modern keyboard navigation
- Ignore irrelevant scripts in the flame chart
- Timeline marker and range highlighting on hover
- Recommended throttling settings
- Timings markers in an overlay
- Stack traces of JS calls in Summary
- Badge settings moved to menu in Elements
- New 'What's new' panel
- Lighthouse 12.3.0
- Miscellaneous highlights
- Debug network requests, source files, and performance traces with Gemini
- View AI chat history
- Manage extension storage in Application > Storage
- Performance improvements
- Interaction phases in live metrics
- Render-blocking information in the Summary tab
- Support for scheduler.postTask events and their initiator arrows
- Animations panel and Elements > Styles tab improvements
- Jump from Elements > Styles to Animations
- Real-time updates in Computed tab
- Compute pressure emulation in Sensors
- JS objects with the same name grouped by source in the Memory panel
- A new look for settings
- Performance insights panel is deprecated and removed from DevTools
- Miscellaneous highlights
- Debug CSS with Gemini
- Control AI features in a dedicated settings tab
- Performance panel improvements
- Annotate and share performance findings
- Get performance insights right in the Performance panel
- Spot excessive layout shifts easier
- Spot the non-composited animations
- Hardware concurrency moves to Sensors
- Ignore anonymous scripts and focus on your code in stack traces
- Elements > Styles: Support for sideways-* writing modes for grid overlays and CSS-wide keywords
- Lighthouse audits for non-HTTP pages in timespan and snapshot modes
- Accessibility improvements
- Miscellaneous highlights
- Network panel improvements
- Network filters reimagined
- HAR exports now exclude sensitive data by default
- Elements panel improvements
- Autocomplete values for text-emphasis-* properties
- Scroll overflows marked with a badge
- Performance panel improvements
- Recommendations in live metrics
- Navigate breadcrumbs
- Memory panel improvements
- New 'Detached elements' profile
- Improved naming of plain JS objects
- Turn off dynamic theming
- Chrome Experiment: Process sharing
- Lighthouse 12.2.1
- Miscellaneous highlights
- Recorder supports export to Puppeteer for Firefox
- Performance panel improvements
- Live metrics observations
- Search requests in the Network track
- See stack traces of performance.mark and performance.measure calls
- Use test address data in the Autofill panel
- Elements panel improvements
- Force more states for specific elements
- Elements > Styles now autocompletes more grid properties
- Lighthouse 12.2.0
- Miscellaneous highlights
- Console insights by Gemini are going live in most European countries
- Performance panel updates
- Enhanced Network track
- Customize performance data with extensibility API
- Details in the Timings track
- Copy all listed requests in the Network panel
- Faster heap snapshots with named HTML tags and less clutter
- Open Animations panel to capture animations and edit @keyframes live
- Lighthouse 12.1.0
- Accessibility improvements
- Miscellaneous highlights
- Inspect CSS anchor positioning in the Elements panel
- Sources panel improvements
- Enhanced 'Never Pause Here'
- New scroll snap event listeners
- Network panel improvements
- Updated network throttling presets
- Service worker information in custom fields of the HAR format
- Send and receive WebSocket events in the Performance panel
- Miscellaneous highlights
- Performance panel improvements
- Move and hide tracks with updated track configuration mode
- Ignore scripts in the flame chart
- Throttle down the CPU by 20 times
- Performance insights panel will be deprecated
- Find excessive memory usage with new filters in heap snapshots
- Inspect storage buckets in Application > Storage
- Disable self-XSS warnings with a command-line flag
- Lighthouse 12.0.0
- Miscellaneous highlights
- Understand errors and warnings in the Console better with Gemini
- @position-try rules support in Elements > Styles
- Sources panel improvements
- Configure automatic pretty-printing and bracket closing
- Handled rejected promises are recognized as caught
- Error causes in the Console
- Network panel improvements
- Inspect Early Hints headers
- Hide the Waterfall column
- Performance panel improvements
- Capture CSS selector statistics
- Change order and hide tracks
- Ignore retainers in the Memory panel
- Lighthouse 11.7.1
- Miscellaneous highlights
- New Autofill panel
- Enhanced network throttling for WebRTC
- Scroll-driven animations support in the Animations panel
- Improved CSS nesting support in Elements > Styles
- Enhanced Performance panel
- Hide functions and their children in the flame chart
- Arrows from selected initiators to events they initiated
- Lighthouse 11.6.0
- Tooltips for special categories in Memory > Heap snapshots
- Application > Storage updates
- Bytes used for shared storage
- Web SQL is fully deprecated
- Coverage panel improvements
- The Layers panel might be deprecated
- JavaScript Profiler deprecation: Phase four, final
- Miscellaneous highlights
- Find the Easter egg
- Elements panel updates
- Emulate a focused page in Elements > Styles
- Color Picker, Angle Clock, and Easing Editor in
var()fallbacks - CSS length tool is deprecated
- Popover for the selected search result in the Performance > Main track
- Network panel updates
- Clear button and search filter in the Network > EventStream tab
- Tooltips with exemption reasons for third-party cookies in Network > Cookies
- Enable and disable all breakpoints in Sources
- View loaded scripts in DevTools for Node.js
- Lighthouse 11.5.0
- Accessibility improvements
- Miscellaneous highlights
- The official collection of Recorder extensions is live
- Network improvements
- Failure reason in the Status column
- Improved Copy submenu
- Performance improvements
- Breadcrumbs in the Timeline
- Event initiators in the Main track
- JavaScript VM instance selector menu for Node.js DevTools
- New shortcut and command in Sources
- Elements improvements
- The ::view-transition pseudo-element is now editable in Styles
- The align-content property support for block containers
- Posture support for emulated foldable devices
- Dynamic theming
- Third-party cookies phaseout warnings in the Network and Application panels
- Lighthouse 11.4.0
- Accessibility improvements
- Miscellaneous highlights
- Elements improvements
- Streamlined filter bar in the Network panel
@font-palette-valuessupport- Supported case: Custom property as a fallback of another custom property
- Improved source map support
- Performance panel improvements
- Enhanced Interactions track
- Advanced filtering in Bottom-Up, Call Tree, and Event Log tabs
- Indentation markers in the Sources panel
- Helpful tooltips for overridden headers and content in the Network panel
- New Command Menu options for adding and removing request blocking patterns
- The CSP violations experiment is removed
- Lighthouse 11.3.0
- Accessibility improvements
- Miscellaneous highlights
- Third-party cookie phaseout
- Analyze your website's cookies with the Privacy Sandbox Analysis Tool
- Enhanced ignore listing
- Default exclusion pattern for node_modules
- Caught exceptions now stop execution if caught or passing through non-ignored code
x_google_ignoreListrenamed toignoreListin source maps- New input mode toggle during remote debugging
- The Elements panel now shows URLs for #document nodes
- Effective Content Security Policy in the Application panel
- Improved animation debugging
- 'Do you trust this code?' dialog in Sources and self-XSS warning in Console
- Event listener breakpoints in web workers and worklets
- The new media badge for
<audio>and<video> - Preloading renamed to Speculative loading
- Lighthouse 11.2.0
- Accessibility improvements
- Miscellaneous highlights
- Improved @property section in Elements > Styles
- Editable @property rule
- Issues with invalid @property rules are reported
- Updated list of devices to emulate
- Pretty-print inline JSON in script tags in Sources
- Autocomplete private fields in Console
- Lighthouse 11.1.0
- Accessibility improvements
- Web SQL deprecation
- Screenshot aspect ratio validation in Application > Manifest
- Miscellaneous highlights
- New section for custom properties in Elements > Styles
- More local overrides improvements
- Enhanced search
- Improved Sources panel
- Streamlined workspace in the Sources panel
- Reorder panes in Sources
- Syntax highlighting and pretty-printing for more script types
- Emulate prefers-reduced-transparency media feature
- Lighthouse 11
- Accessibility improvements
- Miscellaneous highlights
- Network panel improvements
- Override web content locally even faster
- Override the content of XHR and fetch requests
- Hide Chrome extension requests
- Human-readable HTTP status codes
Performance: See the changes in fetch priority for network events
- Sources settings enabled by default: Code folding and automatic file reveal
- Improved debugging of third-party cookie issues
- New colors
- Lighthouse 10.4.0
- Debug preloading in the Application panel
- The C/C++ WebAssembly debugging extension for DevTools is now open source
- Miscellaneous highlights
- (Experimental) New rendering emulation: prefers-reduced-transparency
- (Experimental) Enhanced Protocol monitor
- Improved debugging of missing stylesheets
- Linear timing support in Elements > Styles > Easing Editor
- Storage buckets support and metadata view
- Lighthouse 10.3.0
- Accessibility: Keyboard commands and improved screen reading
- Miscellaneous highlights
- Elements improvements
- New CSS subgrid badge
- Selector specificity in tooltips
- Values of custom CSS properties in tooltips
- Sources improvements
- CSS syntax highlighting
- Shortcut to set conditional breakpoints
- Application > Bounce Tracking Mitigations
- Lighthouse 10.2.0
- Ignore content scripts by default
- Network > Response improvements
- Miscellaneous highlights
- WebAssembly debugging support
- Improved stepping behavior in Wasm apps
- Debug Autofill using the Elements panel and Issues tab
- Assertions in Recorder
- Lighthouse 10.1.1
- Performance enhancements
- performance.mark() shows timing on hover in Performance > Timings
- profile() command populates Performance > Main
- Warning for slow user interactions
- Web Vitals updates
- JavaScript Profiler deprecation: Phase three
- Miscellaneous highlights
- Override network response headers
- Nuxt, Vite, and Rollup debugging improvements
- CSS improvements in Elements > Styles
- Invalid CSS properties and values
- Links to key frames in the animation shorthand property
- New Console setting: Autocomplete on Enter
- Command Menu emphasizes authored files
- JavaScript Profiler deprecation: Stage two
- Miscellaneous highlights
- Recorder updates
- Recorder replay extensions
- Record with pierce selectors
- Export recordings as Puppeteer scripts with Lighthouse analysis
- Get extensions for Recorder
- Elements > Styles updates
- CSS documentation in the Styles pane
- CSS nesting support
- Marking logpoints and conditional breakpoints in the Console
- Ignore irrelevant scripts during debugging
- JavaScript Profiler deprecation started
- Emulate reduced contrast
- Lighthouse 10
- Miscellaneous highlights
- Debugging HD color with the Styles pane
- Enhanced breakpoint UX
- Customizable Recorder shortcuts
- Better syntax highlight for Angular
- Reorganize caches in the Application panel
- Miscellaneous highlights
- Clearing Performance Panel on reload
- Recorder updates
- View and highlight the code of your user flow in the Recorder
- Customize selector types of a recording
- Edit user flow while recording
- Automatic in-place pretty print
- Better syntax highlight and inline preview for Vue, SCSS and more
- Ergonomic and consistent Autocomplete in the Console
- Miscellaneous highlights
- Recorder: Copy as options for steps, in-page replay, step's context menu
- Show actual function names in performance's recordings
- New keyboard shortcuts in the Console & Sources panel
- Improved JavaScript debugging
- Miscellaneous highlights
- [Experimental] Enhanced UX in managing breakpoints
- [Experimental] Automatic in-place pretty print
- Hints for inactive CSS properties
- Auto-detect XPath and text selectors in the Recorder panel
- Step through comma-separated expressions
- Improved Ignore list setting
- Miscellaneous highlights
- Customize keyboard shortcuts in DevTools
- Toggle light and dark themes with keyboard shortcut
- Highlight C/C++ objects in the Memory Inspector
- Support full initiator information for HAR import
- Start DOM search after pressing
Enter - Display
startandendicons foralign-contentCSS flexbox properties - Miscellaneous highlights
- Group files by Authored / Deployed in the Sources panel
- Linked stack traces for asynchronous operations
- Automatically ignore known third-party scripts
- Improved call stack during debugging
- Hiding ignore-listed sources in the Sources panel
- Hiding ignore-listed files in the Command Menu
- New Interactions track in the Performance panel
- LCP timings breakdown in the Performance Insights panel
- Auto-generate default name for recordings in the Recorder panel
- Miscellaneous highlights
- Step-by-step replay in the Recorder
- Support mouse over event in the Recorder panel
- Largest Contentful Paint (LCP) in the Performance insights panel
- Identify flashes of text (FOIT, FOUT) as potential root causes for layout shifts
- Protocol handlers in the Manifest pane
- Top layer badge in the Elements panel
- Attach Wasm debugging information at runtime
- Support live edit during debugging
- View and edit @scope at rules in the Styles pane
- Source map improvements
- Miscellaneous highlights
- Restart frame during debugging
- Slow replay options in the Recorder panel
- Build an extension for the Recorder panel
- Group files by Authored / Deployed in the Sources panel
- New User Timings track in the Performance insights panel
- Reveal assigned slot of an element
- Simulate hardware concurrency for Performance recordings
- Preview non-color value when autocompleting CSS variables
- Identify blocking frames in the Back/forward cache pane
- Improved autocomplete suggestions for JavaScript objects
- Source maps improvements
- Miscellaneous highlights
- Capture double-click and right-click events in the Recorder panel
- New timespan and snapshot mode in the Lighthouse panel
- Improved zoom control in the Performance Insights panel
- Confirm to delete a performance recording
- Reorder panes in the Elements panel
- Picking a color outside of the browser
- Improved inline value preview during debugging
- Support large blobs for virtual authenticators
- New keyboard shortcuts in the Sources panel
- Source maps improvements
- Preview feature: New Performance insights panel
- New shortcuts to emulate light and dark themes
- Improved security on the Network Preview tab
- Improved reloading at breakpoint
- Console updates
- Cancel user flow recording at the start
- Display inherited highlight pseudo-elements in the Styles pane
- Miscellaneous highlights
- [Experimental] Copy CSS changes
- [Experimental] Picking color outside of browser
- Import and export recorded user flows as a JSON file
- View cascade layers in the Styles pane
- Support for the
hwb()color function - Improved the display of private properties
- Miscellaneous highlights
- [Experimental] New timespan and snapshot mode in the Lighthouse panel
- View and edit @supports at rules in the Styles pane
- Support common selectors by default
- Customize the recording's selector
- Rename a recording
- Preview class/function properties on hover
- Partially presented frames in the Performance panel
- Miscellaneous highlights
- Throttling WebSocket requests
- New Reporting API pane in the Application panel
- Support wait until element is visible/clickable in the Recorder panel
- Better console styling, formatting and filtering
- Debug Chrome extension with source map files
- Improved source folder tree in the Sources panel
- Display worker source files in the Sources panel
- Chrome's Auto Dark Theme updates
- Touch-friendly color-picker and split pane
- Miscellaneous highlights
- Preview feature: Full-page accessibility tree
- More precise changes in the Changes tab
- Set longer timeout for user flow recording
- Ensure your pages are cacheable with the Back/forward cache tab
- New Properties pane filter
- Emulate the CSS forced-colors media feature
- Show rulers on hover command
- Support
row-reverseandcolumn-reversein the Flexbox editor - New keyboard shortcuts to replay XHR and expand all search results
- Lighthouse 9 in the Lighthouse panel
- Improved Sources panel
- Miscellaneous highlights
- [Experimental] Endpoints in the Reporting API pane
- Preview feature: New Recorder panel
- Refresh device list in Device Mode
- Autocomplete with Edit as HTML
- Improved code debugging experience
- Syncing DevTools settings across devices
- Preview feature: New CSS Overview panel
- Restored and improved CSS length edit and copy experince
- Emulate the CSS prefers-contrast media feature
- Emulate the Chrome's Auto Dark Theme feature
- Copy declarations as JavaScript in the Styles pane
- New Payload tab in the Network panel
- Improved the display of properties in the Properties pane
- Option to hide CORS errors in the Console
- Proper
Intlobjects preview and evaluation in the Console - Consistent async stack traces
- Retain the Console sidebar
- Deprecated Application cache pane in the Application panel
- [Experimental] New Reporting API pane in the Application panel
- New CSS length authoring tools
- Hide issues in the Issues tab
- Improved the display of properties
- Lighthouse 8.4 in the Lighthouse panel
- Sort snippets in the Sources panel
- New links to translated release notes and report a translation bug
- Improved UI for DevTools command menu
- Use DevTools in your preferred language
- New Nest Hub devices in the Device list
- Origin trials in the Frame details view
- New CSS container queries badge
- New checkbox to invert the network filters
- Upcoming deprecation of the Console sidebar
- Display raw
Set-Cookiesheaders in the Issues tab and Network panel - Consistent display native accessors as own properties in the Console
- Proper error stack traces for inline scripts with #sourceURL
- Change color format in the Computed pane
- Replace custom tooltips with native HTML tooltips
- [Experimental] Hide issues in the Issues tab
- Editable CSS container queries in the Styles pane
- Web bundle preview in the Network panel
- Attribution Reporting API debugging
- Better string handling in the Console
- Improved CORS debugging
- Lighthouse 8.1
- New note URL in the Manifest pane
- Fixed CSS matching selectors
- Pretty-printing JSON responses in the Network panel
- CSS grid editor
- Support for
constredeclarations in the Console - Source order viewer
- New shortcut to view frame details
- Enhanced CORS debugging support
- Rename XHR label to Fetch/XHR
- Filter Wasm resource type in the Network panel
- User-Agent Client Hints for devices in the Network conditions tab
- Report Quirks mode issues in the Issues tab
- Include Compute Intersections in the Performance panel
- Lighthouse 7.5 in the Lighthouse panel
- Deprecated "Restart frame" context menu in the call stack
- [Experimental] Protocol monitor
- [Experimental] Puppeteer Recorder
- Web Vitals information pop up
- New Memory inspector
- Visualize CSS scroll-snap
- New badge settings pane
- Enhanced image preview with aspect ratio information
- New network conditions button with options to configure
Content-Encodings - shortcut to view computed value
accent-colorkeyword- Categorize issue types with colors and icons
- Delete Trust tokens
- Blocked features in the Frame details view
- Filter experiments in the Experiments setting
- New
Vary Headercolumn in the Cache storage pane - Support JavaScript private brand check
- Enhanced support for breakpoints debugging
- Support hover preview with
[]notation - Improved outline of HTML files
- Proper error stack traces for Wasm debugging
- New CSS flexbox debugging tools
- New Core Web Vitals overlay
- Moved issue count to the Console status bar
- Report Trusted Web Activity issues
- Format strings as (valid) JavaScript string literals in the Console
- New Trust Tokens pane in the Application panel
- Emulate the CSS color-gamut media feature
- Improved Progressive Web Apps tooling
- New
Remote Address Spacecolumn in the Network panel - Performance improvements
- Display allowed/disallowed features in the Frame details view
- New
SamePartycolumn in the Cookies pane - Deprecated non-standard
fn.displayNamesupport - Deprecation of
Don't show Chrome Data Saver warningin the Settings menu - [Experimental] Automatic low-contrast issue reporting in the Issues tab
- [Experimental] Full accessibility tree view in the Elements panel
- Debugging support for Trusted Types violations
- Capture node screenshot beyond viewport
- New Trust Tokens tab for network requests
- Lighthouse 7 in the Lighthouse panel
- Support forcing the CSS
:targetstate - New shortcut to duplicate element
- Color pickers for custom CSS properties
- New shortcuts to copy CSS properties
- New option to show URL-decoded cookies
- Clear only visible cookies
- New option to clear third-party cookies in the Storage pane
- Edit User-Agent Client Hints for custom devices
- Persist "record network log" setting
- View WebTransport connections in the Network panel
- "Online" renamed to "No throttling"
- New copy options in the Console, Sources panel, and Styles pane
- New Service Workers information in the Frame details view
- Measure Memory information in the Frame details view
- Provide feedback from the Issues tab
- Dropped frames in the Performance panel
- Emulate foldable and dual-screen in Device Mode
- [Experimental] Automate browser testing with Puppeteer Recorder
- [Experimental] Font editor in the Styles pane
- [Experimental] CSS flexbox debugging tools
- [Experimental] New CSP Violations tab
- [Experimental] New color contrast calculation - Advanced Perceptual Contrast Algorithm (APCA)
- Faster DevTools startup
- New CSS angle visualization tools
- Emulate unsupported image types
- Simulate storage quota size in the Storage pane
- New Web Vitals lane in the Performance panel
- Report CORS errors in the Network panel
- Cross-origin isolation information in the Frame details view
- New Web Workers information in the Frame details view
- Display opener frame details for opened windows
- Open Network panel from the Service Workers pane
- Copy property value
- Copy stacktrace for network initiator
- Preview Wasm variable value on mouseover
- Evaluate Wasm variable in the Console
- Consistent units of measurement for file/memory sizes
- Highlight pseudo elements in the Elements panel
- [Experimental] CSS Flexbox debugging tools
- [Experimental] Customize chords keyboard shortcuts
- New CSS Grid debugging tools
- New WebAuthn tab
- Move tools between top and bottom panel
- New Computed sidebar pane in the Styles pane
- Grouping CSS properties in the Computed pane
- Lighthouse 6.3 in the Lighthouse panel
performance.mark()events in the Timings section- New
resource-typeandurlfilters in the Network panel - Frame details view updates
- Deprecation of
Settingsin the More tools menu - [Experimental] View and fix color contrast issues in the CSS Overview panel
- [Experimental] Customize keyboard shortcuts in DevTools
- New Media panel
- Capture node screenshots using Elements panel context menu
- Issues tab updates
- Emulate missing local fonts
- Emulate inactive users
- Emulate
prefers-reduced-data - Support for new JavaScript features
- Lighthouse 6.2 in the Lighthouse panel
- Deprecation of "other origins" listing in the Service Workers pane
- Show coverage summary for filtered items
- New frame details view in Application panel
- Accessible color suggestion in the Styles pane
- Reinstate Properties pane in the Elements panel
- Human-readable
X-Client-Dataheader values in the Network panel - Auto-complete custom fonts in the Styles pane
- Consistently display resource type in Network panel
- Clear buttons in the Elements and Network panels
- Style editing for CSS-in-JS frameworks
- Lighthouse 6 in the Lighthouse panel
- First Meaningful Paint (FMP) deprecation
- Support for new JavaScript features
- New app shortcut warnings in the Manifest pane
- Service worker
respondWithevents in the Timing tab - Consistent display of the Computed pane
- Bytecode offsets for WebAssembly files
- Line-wise copy and cut in Sources Panel
- Console settings updates
- Performance panel updates
- New icons for breakpoints, conditional breakpoints, and logpoints
- Fix site issues with the new Issues tab
- View accessibility information in the Inspect Mode tooltip
- Performance panel updates
- More accurate promise terminology in the Console
- Styles pane updates
- Deprecation of the Properties pane in the Elements panel
- App shortcuts support in the Manifest pane
- Emulate vision deficiencies
- Emulate locales
- Cross-Origin Embedder Policy (COEP) debugging
- New icons for breakpoints, conditional breakpoints, and logpoints
- View network requests that set a specific cookie
- Dock to left from the Command Menu
- The Settings option in the Main Menu has moved
- The Audits panel is now the Lighthouse panel
- Delete all Local Overrides in a folder
- Updated Long Tasks UI
- Maskable icon support in the Manifest pane
- Moto G4 support in Device Mode
- Cookie-related updates
- More accurate web app manifest icons
- Hover over CSS
contentproperties to see unescaped values - Source map errors in the Console
- Setting for disabling scrolling past the end of a file
- Support for
letandclassredeclarations in the Console - Improved WebAssembly debugging
- Request Initiator Chains in the Initiator tab
- Highlight the selected network request in the Overview
- URL and path columns in the Network panel
- Updated User-Agent strings
- New Audits panel configuration UI
- Per-function or per-block code coverage modes
- Code coverage must now be initiated by a page reload
- Debug why a cookie was blocked
- View cookie values
- Simulate different prefers-color-scheme and prefers-reduced-motion preferences
- Code coverage updates
- Debug why a network resource was requested
- Console and Sources panels respect indentation preferences again
- New shortcuts for cursor navigation
- Multi-client support in the Audits panel
- Payment Handler debugging
- Lighthouse 5.2 in the Audits panel
- Largest Contentful Paint in the Performance panel
- File DevTools issues from the Main Menu
- Copy element styles
- Visualize layout shifts
- Lighthouse 5.1 in the Audits panel
- OS theme syncing
- Keyboard shortcut for opening the Breakpoint Editor
- Prefetch cache in the Network panel
- Private properties when viewing objects
- Notifications and push messages in the Application panel
- Autocomplete with CSS values
- A new UI for network settings
- WebSocket messages in HAR exports
- HAR import and export buttons
- Real-time memory usage
- Service worker registration port numbers
- Inspect Background Fetch and Background Sync events
- Puppeteer for Firefox
- Meaningful presets when autocompleting CSS functions
- Clear site data from the Command Menu
- View all IndexedDB databases
- View a resource's uncompressed size on hover
- Inline breakpoints in the Breakpoints pane
- IndexedDB and Cache resource counts
- Setting for disabling the detailed Inspect tooltip
- Setting for toggling tab indentation in the Editor
- Highlight all nodes affected by CSS property
- Lighthouse v4 in the Audits panel
- WebSocket binary message viewer
- Capture area screenshot in the Command Menu
- Service worker filters in the Network panel
- Performance panel updates
- Long tasks in Performance panel recordings
- First Paint in the Timing section
- Bonus tip: Shortcut for viewing RGB and HSL color codes (video)
- Logpoints
- Detailed tooltips in Inspect Mode
- Export code coverage data
- Navigate the Console with a keyboard
- AAA contrast ratio line in the Color Picker
- Save custom geolocation overrides
- Code folding
- Frames tab renamed to Messages tab
- Bonus tip: Network panel filtering by property (video)
- Visualize performance metrics in the Performance panel
- Highlight text nodes in the DOM Tree
- Copy the JS path to a DOM node
- Audits panel updates, including a new audit that detects JS libraries and new keywords for accessing the Audits panel from the Command Menu
- Bonus tip: Use Device Mode to inspect media queries (video)
- Hover over a Live Expression result to highlight a DOM node
- Store DOM nodes as global variables
- Initiator and priority information now in HAR imports and exports
- Access the Command Menu from the Main Menu
- Picture-in-Picture breakpoints
- Bonus tip: Use
monitorEvents()to log a node's fired events in the Console (video) - Live Expressions in the Console
- Highlight DOM nodes during Eager Evaluation
- Performance panel optimizations
- More reliable debugging
- Enable network throttling from the Command Menu
- Autocomplete Conditional Breakpoints
- Break on AudioContext events
- Debug Node.js apps with ndb
- Bonus tip: Measure real world user interactions with the User Timing API
- Eager Evaluation
- Argument hints
- Function autocompletion
- ES2017 keywords
- Lighthouse 3.0 in the Audits panel
- BigInt support
- Adding property paths to the Watch pane
- "Show timestamps" moved to Settings
- Bonus tip: Lesser-known Console methods (video)
- Search across all network headers
- CSS variable value previews
- Copy as fetch
- New audits, desktop configuration options, and viewing traces
- Stop infinite loops
- User Timing in the Performance tabs
- JavaScript VM instances clearly listed in the Memory panel
- Network tab renamed to Page tab
- Dark theme updates
- Certificate transparency information in the Security panel
- Site isolation features in the Performance panel
- Bonus tip: Layers panel + Animations Inspector (video)
- Blackboxing in the Network panel
- Auto-adjust zooming in Device Mode
- Pretty-printing in the Preview and Response tabs
- Previewing HTML content in the Preview tab
- Local Overrides support for styles inside of HTML
- Bonus tip: Blackbox framework scripts to make Event Listener Breakpoints more useful
- Local Overrides
- New accessibility tools
- The Changes tab
- New SEO and performance audits
- Multiple recordings in the Performance panel
- Reliable code stepping with workers in async code
- Bonus tip: Automate DevTools actions with Puppeteer (video)
- Performance Monitor
- Console Sidebar
- Group similar Console messages
- Bonus tip: Toggle hover pseudo-class (video)
- Multi-client remote debugging support
- Workspaces 2.0
- 4 new audits
- Simulate push notifications with custom data
- Trigger background sync events with custom tags
- Bonus tip: Event listener breakpoints (video)
- Top-level await in the Console
- New screenshot workflows
- CSS Grid highlighting
- A new Console API for querying objects
- New Console filters
- HAR imports in the Network panel
- Previewable cache resources
- More predictable cache debugging
- Block-level code coverage
- Mobile device throttling simulation
- View storage usage
- View when a service worker cached responses
- Enable the FPS meter from the Command Menu
- Set mousewheel behavior to zoom or scroll
- Debugging support for ES6 modules
- New Audits panel
- 3rd-Party Badges
- A new gesture for Continue To Here
- Step into async
- More informative object previews in the Console
- More informative context selection in the Console
- Real-time updates in the Coverage tab
- Simpler network throttling options
- Async stacks on by default
- CSS and JS code coverage
- Full-page screenshots
- Block requests
- Step over async await
- Unified Command Menu