پنل رسانههای جدید
DevTools اکنون اطلاعات پخشکنندههای رسانه را در پنل Media نمایش میدهد.

قبل از پنل رسانه جدید در DevTools، اطلاعات ثبت وقایع و اشکالزدایی مربوط به پخشکنندههای ویدیو را میشد در chrome://media-internals پیدا کرد.
پنل جدید رسانه، روشی آسانتر برای مشاهده رویدادها، گزارشها، ویژگیها و جدول زمانی رمزگشایی فریمها در همان تب مرورگر خود پخشکننده ویدیو فراهم میکند. میتوانید به صورت زنده مشاهده کنید و مشکلات احتمالی را سریعتر بررسی کنید (مثلاً دلیل افت فریمها، دلیل تعامل غیرمنتظره جاوا اسکریپت با پخشکننده).
مشکل کرومیوم: ۱۰۱۸۴۱۴
گرفتن اسکرینشات از گرهها از طریق منوی زمینه پنل Elements
اکنون میتوانید از طریق منوی زمینه در پنل Elements، از گرهها اسکرینشات بگیرید.
برای مثال، میتوانید با کلیک راست روی عنصر و انتخاب گزینه Capture node screenshot از فهرست مطالب، اسکرینشات بگیرید.

مشکل کرومیوم: ۱۱۰۰۲۵۳
مشکلات مربوط به بهروزرسانی تبها
نوار هشدار مشکلات در پنل کنسول اکنون با یک پیام معمولی جایگزین شده است.

مشکلات کوکیهای شخص ثالث اکنون به طور پیشفرض در برگه «مشکلات» پنهان هستند. برای مشاهده آنها، کادر انتخاب جدید «شامل مشکلات کوکی شخص ثالث» را فعال کنید.

مشکلات کرومیوم: ۱۰۹۶۴۸۱ ، ۱۰۶۸۱۱۶ ، ۱۰۸۰۵۸۹
فونتهای محلی از دست رفته را شبیهسازی کنید
تب Rendering را باز کنید و از ویژگی جدید Disable local fonts برای شبیهسازی منابع local() از دست رفته در قوانین @font-face استفاده کنید.
برای مثال، وقتی فونت "Rubik" روی دستگاه شما نصب شده باشد و دستور @font-face src از آن به عنوان یک فونت local() استفاده کند، کروم از فایل فونت محلی دستگاه شما استفاده میکند.
وقتی غیرفعال کردن فونتهای محلی فعال باشد، DevTools فونتهای local() را نادیده میگیرد و آنها را از شبکه دریافت میکند.

اغلب اوقات، توسعهدهندگان و طراحان در طول توسعه از دو نسخه مختلف از یک فونت استفاده میکنند:
- یک فونت محلی برای ابزارهای طراحی شما، و
- یک فونت وب برای کد شما
غیرفعال کردن فونتهای محلی، انجام کارهای زیر را برای شما آسانتر میکند:
- اشکالزدایی و اندازهگیری عملکرد بارگذاری و بهینهسازی فونتهای وب
- صحت قوانین CSS
@font-faceخود را تأیید کنید - کشف هرگونه تفاوت بین فونتهای وب و نسخههای محلی آنها
مشکل کرومیوم: ۳۸۴۹۶۸
تقلید از کاربران غیرفعال
API تشخیص حالت بیکاری به توسعهدهندگان اجازه میدهد تا کاربران غیرفعال را شناسایی کرده و به تغییرات حالت بیکاری واکنش نشان دهند. اکنون میتوانید از DevTools برای شبیهسازی تغییرات حالت بیکاری در تب Sensors برای هر دو حالت کاربر و صفحه نمایش استفاده کنید، به جای اینکه منتظر تغییر حالت بیکاری واقعی باشید. میتوانید تب Sensors را از Drawer باز کنید.

مشکل کرومیوم: ۱۰۹۰۸۰۲
شبیهسازی prefers-reduced-data
کوئری رسانهای prefers-reduced-data تشخیص میدهد که آیا کاربر ترجیح میدهد محتوای جایگزینی که از دادههای کمتری برای رندر صفحه استفاده میکند، دریافت کند یا خیر.
اکنون میتوانید از DevTools برای شبیهسازی کوئری رسانهای prefers-reduced-data استفاده کنید.

مشکل کرومیوم: ۱۰۹۶۰۶۸
پشتیبانی از ویژگیهای جدید جاوا اسکریپت
DevTools اکنون پشتیبانی بهتری از برخی از جدیدترین ویژگیهای زبان جاوا اسکریپت دارد:
- عملگرهای انتساب منطقی - DevTools اکنون از انتساب منطقی با عملگرهای جدید
&&=،||=و??=در پنلهای Console و Sources پشتیبانی میکند. - چاپ زیبا جداکنندههای عددی - DevTools اکنون جداکنندههای عددی را در پنل منابع به درستی چاپ زیبا میکند.
مشکلات کرومیوم: ۱۰۸۶۸۱۷ ، ۱۰۸۰۵۶۹
فانوس دریایی ۶.۲ در پنل فانوس دریایی
پنل Lighthouse اکنون Lighthouse 6.2 را اجرا میکند. برای مشاهده لیست کامل تغییرات ، یادداشتهای انتشار را بررسی کنید.

ممیزیهای جدید در Lighthouse 6.2:
- از وظایف طولانی نخ اصلی اجتناب کنید . طولانیترین وظایف روی نخ اصلی را گزارش میدهد که برای شناسایی بدترین عوامل مؤثر در تأخیر ورودی مفید است.
- لینکها قابل خزش هستند . بررسی کنید که آیا ویژگی
hrefعناصر لنگر به مقصد مناسبی لینک میدهد یا خیر، تا بتوان لینکها را کشف کرد. - عناصر تصویر بدون اندازه - بررسی کنید که آیا
widthوheightصریح برای عناصر تصویر تنظیم شده است یا خیر. اندازه صریح تصویر میتواند تغییرات طرحبندی را کاهش داده و CLS را بهبود بخشد. - از انیمیشنهای غیرکامپوزیتی اجتناب کنید . انیمیشنهای غیرکامپوزیتی که بیکیفیت به نظر میرسند و CLS را کاهش میدهند، گزارش میدهد.
- به رویدادهای
unloadگوش میدهد . رویدادunloadرا گزارش میدهد. به جای آن، استفاده از رویدادهایpagehideیاvisibilitychangeدر نظر بگیرید زیرا رویدادunloadبه طور قابل اعتمادی اجرا نمیشود.
ممیزیهای بهروزرسانیشده در Lighthouse 6.2:
- جاوا اسکریپتهای بلااستفاده را حذف کنید . اگر صفحهای دارای نقشههای منبع جاوا اسکریپت با دسترسی عمومی باشد، Lighthouse اکنون ممیزی را بهبود میبخشد.
مشکل کرومیوم: ۷۷۲۵۵۸
منسوخ شدن فهرست «سایر خاستگاهها» در پنل Service Workers
DevTools اکنون لینکی برای مشاهده لیست کامل سرویس ورکرها از سایر منابع در یک تب جدید مرورگر ارائه میدهد - chrome://serviceworker-internals/?devtools .
پیش از این، DevTools فهرستی را به صورت تو در تو در زیر پنل Application > Service worker نمایش میداد.

مشکل کرومیوم: ۸۰۷۴۴۰
نمایش خلاصه پوشش برای موارد فیلتر شده
DevTools اکنون هنگام اعمال فیلترها در برگه Coverage ، خلاصهای از اطلاعات پوشش را به صورت پویا محاسبه و نمایش میدهد. پیش از این، برگه Coverage همیشه خلاصهای از تمام اطلاعات پوشش را نمایش میداد.
در مثال زیر توجه کنید که چگونه خلاصه در ابتدا میگوید 446 kB of 2.0 MB (22%) used so far. 1.5 MB unused. و سپس میگوید 57 kB of 604 kB (10%) used so far. 546 kB unused. پس از اعمال فیلتر CSS.

مشکل کرومیوم: ۱۰۶۱۳۸۵
نمای جزئیات فریم جدید در پنل برنامه
DevTools اکنون نمای دقیقی از هر فریم را نشان میدهد. با کلیک روی یک فریم در منوی Frames در پنل Application به آن دسترسی پیدا کنید.

مشکل کرومیوم: ۱۰۹۳۲۴۷
جزئیات قاب برای پنجرههای باز
DevTools اکنون پنجرهها/پاپآپهای باز را نیز در زیر درخت فریم نمایش میدهد. نمای جزئیات فریم پنجرههای باز شامل اطلاعات امنیتی اضافی است.

مشکل کرومیوم: ۱۱۰۷۷۶۶
اطلاعات امنیتی و ایزوله (COEP / COOP)
DevTools اکنون جزئیات چارچوب امن، سیاست جاسازی متقابل مبدا (COEP) و سیاست بازکننده متقابل مبدا (COOP) را نمایش میدهد.

به زودی اطلاعات امنیتی بیشتری به نمای جزئیات قاب اضافه خواهد شد.
مشکل کرومیوم: ۱۰۵۱۴۶۶
بهروزرسانیهای پنل عناصر و شبکه
پیشنهاد رنگ قابل دسترسی در پنل استایلها
DevTools اکنون برای متن با کنتراست رنگی پایین، پیشنهادهای رنگی ارائه میدهد.
در مثال زیر، متن h1 کنتراست پایینی دارد. برای رفع این مشکل، انتخابگر رنگ ویژگی color را در پنل Styles باز کنید. پس از باز کردن بخش نسبت کنتراست ، DevTools پیشنهادهای رنگی AA و AAA را ارائه میدهد. برای اعمال رنگ، روی رنگ پیشنهادی کلیک کنید.
مشکل کرومیوم: ۱۰۹۳۲۲۷
بازگرداندن پنل Properties در پنل Elements
پنل Properties برگشته است، در کروم ۸۴ منسوخ شده بود. در نسخه بعدی DevTools، ما قصد داریم گردش کار را برای بررسی ویژگیهای عناصر بهبود بخشیم.

مشکل کرومیوم: ۱۱۰۵۲۰۵ ، ۱۱۱۶۰۸۵
مقادیر هدر X-Client-Data قابل خواندن توسط انسان در پنل شبکه
هنگام بررسی یک منبع شبکه در پنل Network، DevTools اکنون هر مقدار هدر X-Client-Data را در پنل Headers به عنوان کد قالببندی میکند.
هدر HTTP مربوط به X-Client-Data شامل فهرستی از شناسههای آزمایش و پرچمهای کروم است که در مرورگر شما فعال شدهاند. مقادیر خام هدر، از آنجایی که بافرهای پروتکل سریالی شده و کدگذاری شده با پایه ۶۴ هستند، مانند رشتههای مات به نظر میرسند. برای شفافتر کردن محتوا برای توسعهدهندگان، DevTools اکنون مقادیر رمزگشایی شده را نشان میدهد.

مشکل کرومیوم: ۱۱۰۳۸۵۴
تکمیل خودکار فونتهای سفارشی در پنل استایلها
فونتهای وارد شده اکنون هنگام ویرایش ویژگی font-family در پنجرهی Styles به فهرست تکمیل خودکار CSS اضافه میشوند.
در این مثال، 'Noto Sans' یک فونت سفارشی است که در دستگاه محلی نصب شده است. این فونت در لیست تکمیل CSS نمایش داده میشود. قبلاً اینطور نبود.

مشکل کرومیوم: ۱۱۰۶۲۲۱
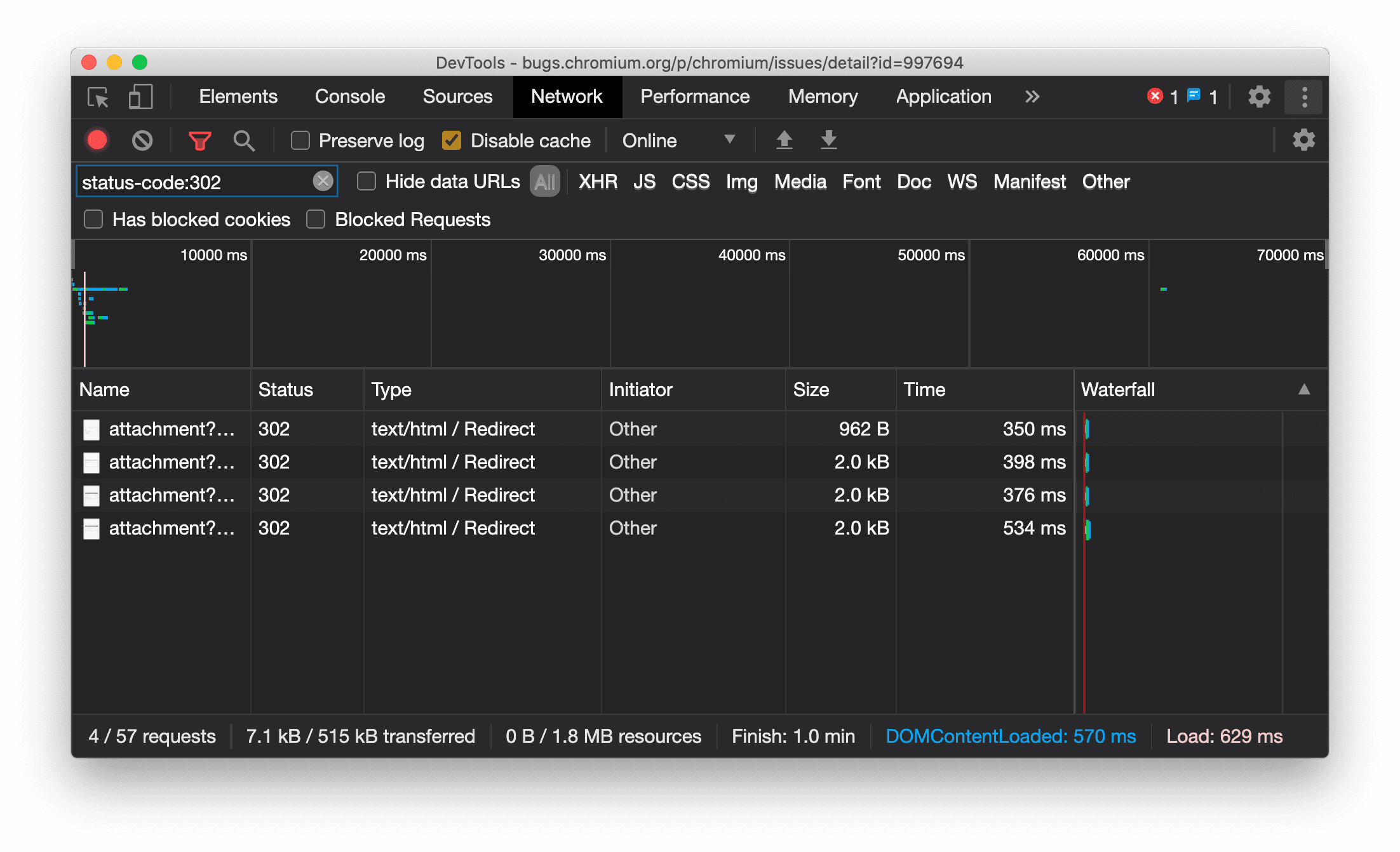
نمایش مداوم نوع منبع در پنل شبکه
DevTools اکنون به طور مداوم همان نوع منبع را به عنوان درخواست شبکه اصلی نمایش میدهد و هنگام تغییر مسیر (وضعیت 302) مقدار / Redirect را به ستون Type اضافه میکند.
پیش از این، DevTools گاهی اوقات نوع را به Other تغییر میداد.

مشکل کرومیوم: ۹۹۷۶۹۴
دکمههای پاک کردن در پنلهای Elements و Network
کادرهای متنی فیلتر در پنل Styles و پنل Network ، و همچنین کادر متنی جستجوی DOM در پنل Elements ، اکنون دارای دکمههای Clear هستند. کلیک روی Clear هر متنی را که وارد کردهاید حذف میکند.

مشکل کرومیوم: ۱۰۶۷۱۸۴
دانلود کانالهای پیشنمایش
استفاده از Chrome Canary ، Dev یا Beta را به عنوان مرورگر پیشفرض توسعه خود در نظر بگیرید. این کانالهای پیشنمایش به شما امکان دسترسی به جدیدترین ویژگیهای DevTools را میدهند، به شما امکان میدهند APIهای پلتفرم وب پیشرفته را آزمایش کنید و به شما کمک میکنند قبل از کاربران، مشکلات سایت خود را پیدا کنید!
با تیم Chrome DevTools تماس بگیرید
از گزینههای زیر برای بحث در مورد ویژگیهای جدید، بهروزرسانیها یا هر چیز دیگری که مربوط به DevTools است، استفاده کنید.
- بازخوردها و درخواستهای مربوط به ویژگیهای جدید را برای ما در crbug.com ارسال کنید.
- با استفاده از مشکل DevTools را گزارش دهید. گزینههای بیشتر > راهنما > گزارش مشکل DevTools در DevTools.
- توییت در @ChromeDevTools .
- نظرات خود را در مورد ویدیوهای یوتیوب «چه چیزهایی در DevTools جدید است» یا ویدیوهای یوتیوب «نکات DevTools» بنویسید.
قابلیتهای جدید در DevTools
فهرستی از تمام مواردی که در مجموعه «چه چیزهای جدیدی در DevTools» پوشش داده شده است.
- بهروزرسانیهای سرور DevTools MCP
- اشتراکگذاری ردیابی بهبود یافته
- پشتیبانی از @starting-style
- ابزارک ویرایشگر برای نمایش: masonry
- فانوس دریایی ۱۳
- پیشنهاد کد از Gemini
- بهبودهایی برای سرور DevTools MCP
- دسترسی سریعتر به کمک هوش مصنوعی
- اشکالزدایی ردیابی کامل عملکرد با Gemini
- تغییر جهت کشو
- برنامه توسعهدهندگان گوگل
- نکات برجسته متفرقه
- ابزارهای توسعه کروم (MCP) برای عامل هوش مصنوعی شما
- اشکالزدایی درخت وابستگی شبکه با Gemini
- چتهای خود را با Gemini صادر کنید
- پیکربندی مسیر ثابت در پنل عملکرد
- درخواستهای شبکه محافظتشده با IP را فیلتر کنید
- تب عناصر > طرحبندی، پشتیبانی از طرحبندی بنایی را اضافه میکند
- فانوس دریایی ۱۲.۸.۲
- نکات برجسته متفرقه
- با Gemini بینشهای بیشتری را اشکالزدایی کنید
- سربرگ «ذخیره-داده» را در «شرایط شبکه» شبیهسازی کنید
- وضعیت خط پایه را در راهنمای ابزار ویژگی CSS مشاهده کنید
- نادیده گرفتن فاکتورهای فرم در نکات کلاینت عامل کاربر
- فانوس دریایی ۱۲.۸.۰
- نکات برجسته متفرقه
- یک Chrome DevTools قابل اعتمادتر و پربازدهتر
- تصاویر را در دستیار هوش مصنوعی برای استایلدهی آپلود کنید
- هدرهای درخواست را به جدول در شبکه اضافه کنید
- نکات برجسته کنفرانس گوگل I/O 2025 را ببینید
- نکات برجسته متفرقه
- بهبود پنل عملکرد
- ریشههای از پیش متصل در بینش «درخت وابستگی شبکه»
- زمان پاسخ سرور و تغییر مسیر در بینش «تأخیر درخواست سند»
- تغییر مسیرها در خلاصه درخواستهای شبکه
- کاهش نویز در ردیابی عملکرد
- «غیرفعال کردن نمونههای جاوا اسکریپت» منسوخ شده
- پارامتر دقت موقعیت جغرافیایی در حسگرها
- بهبودهای پنل عناصر
- اشکالزدایی آسانتر مقادیر پیچیده CSS
- پشتیبانی از @function در عناصر > استایلها
- بهبود پنل شبکه
- فیلتر هدر درخواست دارد
- سوکتهای مستقیم در برنامههای وب ایزوله
- نکات برجسته متفرقه
- دسترسیپذیری
- نسخه گوگل آی/او ۲۰۲۵
- با استفاده از Gemini، تغییرات CSS را در فضای کاری خود تغییر داده و ذخیره کنید
- یک پوشه فضای کاری را متصل کنید و تغییرات را در فایلهای منبع خود ذخیره کنید
- از Gemini در مورد بینشهای عملکرد بپرسید
- یافتههای عملکرد را با Gemini حاشیهنویسی کنید
- با Gemini به چتهایتان اسکرینشات اضافه کنید
- بینشهای جدید در پنل عملکرد
- جاوا اسکریپت تکراری
- جاوا اسکریپت قدیمی
- گمانهزنیها اکنون از برچسبهای قانون پشتیبانی میکنند
- فانوس دریایی ۱۲.۶.۰
- نکات برجسته متفرقه
- دسترسیپذیری
- بهبود پنل عملکرد
- بینشهای جدید در مورد عملکرد
- برای برجسته کردن کلیک کنید
- زمانبندی سرور در خلاصه درخواستهای شبکه
- کوکیها را در «حریم خصوصی و امنیت» فیلتر کنید
- اندازهها بر حسب کیلوبایت در جداول در پنلها
- تکمیل خودکار از شکل گوشه و شکل گوشه-*-در عناصر > سبکها پشتیبانی میکند
- تجربی: برجسته کردن مشکلات مربوط به عناصر و ویژگیها در DOM
- فانوس دریایی ۱۲.۵.۰
- نکات برجسته متفرقه
- بهبود پنل عملکرد
- لینکهای مبدا و اسکریپت برای فراخوانی پروفایل و تابع در Performance
- پشتیبانی از دادههای میدان فاز LCP
- بینش درخت وابستگی شبکه
- مدت زمان به جای کل و زمان خود در خلاصه
- سنگینترین هایلایت پشتهای
- حالتهای خالی بهبود یافته برای پنلهای مختلف
- نمای درختی دسترسیپذیری در Elements
- فانوس دریایی ۱۲.۴.۰
- نکات برجسته متفرقه
- پنل حریم خصوصی و امنیت
- بهبود پنل عملکرد
- تنظیمات پیشفرض کالیبره شده برای کنترل سرعت پردازنده
- رویدادهای مختلف اجرا را در همان چت هوش مصنوعی انتخاب کنید
- برجستهسازی شخص ثالث و شخص ثالث در عملکرد
- دادههای میدانی در راهنماها و بینشهای نشانگر
- بینش جریان مجدد اجباری
- بینش «بهینهسازی اندازه DOM»
- ردیابی عملکرد را با console.timeStamp گسترش دهید
- بهبودهای پنل عناصر
- مقادیر بلادرنگ سبکهای متحرک
- پشتیبانی از شبه کلاس open و شبه عناصر مختلف
- کپی کردن تمام پیامهای کنسول
- واحدهای بایت در پنل حافظه
- نکات برجسته متفرقه
- تاریخچه چت پایدار هوش مصنوعی
- بهبود پنل عملکرد
- بینش تحویل تصویر
- ناوبری کیبورد کلاسیک و مدرن
- اسکریپتهای نامربوط را در نمودار شعلهای نادیده بگیرید
- نشانگر تایملاین و هایلایت محدوده با هاور
- تنظیمات توصیهشده برای کنترل سرعت
- نشانگرهای زمانبندی در یک پوشش
- ردیابی پشته از فراخوانیهای JS در خلاصه
- تنظیمات نشان به منو در Elements منتقل شد
- پنل جدید «چه خبر؟»
- فانوس دریایی ۱۲.۳.۰
- نکات برجسته متفرقه
- اشکالزدایی درخواستهای شبکه، فایلهای منبع و ردیابی عملکرد با Gemini
- مشاهده تاریخچه چت هوش مصنوعی
- مدیریت فضای ذخیرهسازی افزونهها در برنامه > فضای ذخیرهسازی
- بهبود عملکرد
- مراحل تعامل در معیارهای زنده
- اطلاعات مسدود کردن رندر در برگه خلاصه
- پشتیبانی از رویدادهای scheduler.postTask و فلشهای آغازگر آنها
- بهبودهای پنل انیمیشنها و تب عناصر > سبکها
- پرش از عناصر > سبکها به انیمیشنها
- بهروزرسانیهای بلادرنگ در تب Computed
- محاسبه شبیهسازی فشار در حسگرها
- اشیاء JS با نام یکسان که بر اساس منبع در پنل حافظه گروهبندی شدهاند
- ظاهر جدید برای تنظیمات
- پنل بینشهای عملکرد منسوخ شده و از DevTools حذف شده است.
- نکات برجسته متفرقه
- اشکالزدایی CSS با Gemini
- کنترل ویژگیهای هوش مصنوعی در یک تب تنظیمات اختصاصی
- بهبود پنل عملکرد
- یافتههای عملکرد را حاشیهنویسی و به اشتراک بگذارید
- بینشهای عملکرد را مستقیماً در پنل عملکرد دریافت کنید
- تشخیص آسانتر تغییرات بیش از حد طرحبندی
- انیمیشنهای غیرکامپوزیتشده را تشخیص دهید
- همزمانی سختافزاری به حسگرها منتقل میشود
- اسکریپتهای ناشناس را نادیده بگیرید و روی کد خود در stack traces تمرکز کنید.
- عناصر > سبکها: پشتیبانی از حالتهای نوشتاری sideways-* برای پوششهای شبکهای و کلمات کلیدی CSS-wide
- ممیزیهای Lighthouse برای صفحات غیر HTTP در حالتهای timespan و snapshot
- بهبودهای دسترسی
- نکات برجسته متفرقه
- بهبود پنل شبکه
- فیلترهای شبکه دوباره طراحی شدند
- خروجیهای HAR اکنون بهطور پیشفرض دادههای حساس را حذف میکنند
- بهبودهای پنل عناصر
- مقادیر تکمیل خودکار برای ویژگیهای text-stress-*
- سرریزهای پیمایش با نشان مشخص شدهاند
- بهبود پنل عملکرد
- توصیهها در معیارهای زنده
- پیمایش در breadcrumbs
- بهبود پنل حافظه
- نمایه جدید «عناصر جدا شده»
- نامگذاری بهبود یافته اشیاء ساده JS
- غیرفعال کردن قالببندی پویا
- آزمایش کروم: اشتراکگذاری فرآیند
- فانوس دریایی ۱۲.۲.۱
- نکات برجسته متفرقه
- ضبط کننده از خروجی گرفتن به Puppeteer برای فایرفاکس پشتیبانی میکند
- بهبود پنل عملکرد
- مشاهدات زنده معیارها
- درخواستهای جستجو در مسیر شبکه
- ردپای پشته فراخوانیهای performance.mark و performance.measure را ببینید
- استفاده از دادههای آدرس آزمایشی در پنل تکمیل خودکار
- بهبودهای پنل عناصر
- اعمال حالتهای بیشتر برای عناصر خاص
- عناصر > سبکها اکنون ویژگیهای شبکه بیشتری را به صورت خودکار تکمیل میکنند
- فانوس دریایی ۱۲.۲.۰
- نکات برجسته متفرقه
- بینشهای کنسول توسط Gemini در بیشتر کشورهای اروپایی به صورت زنده در دسترس قرار میگیرد
- بهروزرسانیهای پنل عملکرد
- مسیر شبکه پیشرفته
- دادههای عملکرد را با API توسعهپذیر سفارشی کنید
- جزئیات در مسیر زمانبندیها
- تمام درخواستهای فهرستشده را در پنل شبکه کپی کنید
- اسنپشاتهای سریعتر از هیپ با تگهای HTML نامگذاریشده و بینظمی کمتر
- برای ضبط انیمیشنها و ویرایش @keyframes به صورت زنده، پنل Animations را باز کنید.
- فانوس دریایی ۱۲.۱.۰
- بهبودهای دسترسی
- نکات برجسته متفرقه
- موقعیت لنگر CSS را در پنل Elements بررسی کنید
- بهبودهای پنل منابع
- نسخه بهبود یافته «هرگز اینجا مکث نکن»
- شنوندههای رویداد جدید scroll snap
- بهبود پنل شبکه
- تنظیمات پیشفرض کنترل سرعت شبکه بهروزرسانی شد
- اطلاعات کارگر سرویس در فیلدهای سفارشی با فرمت HAR
- ارسال و دریافت رویدادهای WebSocket در پنل Performance
- نکات برجسته متفرقه
- بهبود پنل عملکرد
- جابجایی و پنهان کردن آهنگها با حالت پیکربندی آهنگ بهروز شده
- اسکریپتهای موجود در نمودار شعلهای را نادیده بگیرید
- سرعت پردازنده را 20 برابر کاهش دهید
- پنل بینشهای عملکرد منسوخ خواهد شد
- یافتن استفاده بیش از حد از حافظه با فیلترهای جدید در اسنپشاتهای هیپ
- سطلهای ذخیرهسازی را در برنامه > ذخیرهسازی بررسی کنید
- غیرفعال کردن هشدارهای self-XSS با استفاده از یک پرچم خط فرمان
- فانوس دریایی ۱۲.۰.۰
- نکات برجسته متفرقه
- با Gemini خطاها و هشدارها را در کنسول بهتر درک کنید
- پشتیبانی از قوانین @position-try در عناصر > سبکها
- بهبودهای پنل منابع
- پیکربندی چاپ زیبا و بستن براکت خودکار
- وعدههای رد شدهی مدیریت شده به عنوان پذیرفته شده شناخته میشوند
- علل خطا در کنسول
- بهبود پنل شبکه
- بررسی سربرگهای Early Hints
- ستون آبشاری را مخفی کنید
- بهبود پنل عملکرد
- آمار انتخابگرهای CSS را ثبت کنید
- تغییر ترتیب و پنهان کردن آهنگها
- نادیده گرفتن نگهدارندهها در پنل حافظه
- فانوس دریایی ۱۱.۷.۱
- نکات برجسته متفرقه
- پنل جدید تکمیل خودکار
- کنترل پیشرفته شبکه برای WebRTC
- پشتیبانی از انیمیشنهای اسکرولمحور در پنل انیمیشنها
- پشتیبانی از CSS تودرتو در بخش عناصر > سبکها بهبود یافته است.
- پنل عملکرد پیشرفته
- توابع و فرزندان آنها را در نمودار شعلهای پنهان کنید
- فلشهایی از آغازگران انتخابشده به رویدادهایی که آنها آغاز کردهاند
- فانوس دریایی ۱۱.۶.۰
- نکات راهنما برای دستههای خاص در Memory > Heap snapshots
- برنامه > بهروزرسانیهای ذخیرهسازی
- بایتهای استفاده شده برای فضای ذخیرهسازی مشترک
- SQL وب کاملاً منسوخ شده است
- بهبود پنل پوشش
- پنل لایهها ممکن است منسوخ شده باشد
- منسوخ شدن JavaScript Profiler: مرحله چهارم، نهایی
- نکات برجسته متفرقه
- تخم مرغ عید پاک را پیدا کنید
- بهروزرسانیهای پنل عناصر
- یک صفحه متمرکز را در عناصر > سبکها شبیهسازی کنید
- انتخابگر رنگ، ساعت زاویه و ویرایشگر کاهش در
var()fallbackها - ابزار طول CSS منسوخ شده است
- نمایش نتایج جستجوی انتخاب شده در مسیر Performance > Main track
- بهروزرسانیهای پنل شبکه
- دکمه پاک کردن و فیلتر جستجو در تب Network > EventStream
- نکات راهنما با دلایل معافیت برای کوکیهای شخص ثالث در شبکه > کوکیها
- فعال و غیرفعال کردن همه نقاط توقف در منابع
- مشاهده اسکریپتهای بارگذاری شده در DevTools برای Node.js
- فانوس دریایی ۱۱.۵.۰
- بهبودهای دسترسی
- نکات برجسته متفرقه
- مجموعه رسمی افزونههای ضبطکننده منتشر شد
- بهبودهای شبکه
- دلیل خطا در ستون وضعیت
- زیرمنوی کپی بهبود یافته
- بهبود عملکرد
- خرده نانها در تایملاین
- آغازگران رویداد در مسیر اصلی
- منوی انتخاب نمونه ماشین مجازی جاوا اسکریپت برای Node.js DevTools
- میانبر و دستور جدید در Sources
- بهبود عناصر
- شبه عنصر ::view-transition اکنون در Styles قابل ویرایش است.
- پشتیبانی از ویژگی align-content برای کانتینرهای بلاک
- پشتیبانی از وضعیت بدن برای دستگاههای تاشوی شبیهسازیشده
- قالببندی پویا
- هشدارهای حذف تدریجی کوکیهای شخص ثالث در پنلهای شبکه و برنامه
- فانوس دریایی ۱۱.۴.۰
- بهبودهای دسترسی
- نکات برجسته متفرقه
- بهبود عناصر
- نوار فیلتر ساده در پنل شبکه
- پشتیبانی از
@font-palette-values - مورد پشتیبانیشده: ویژگی سفارشی به عنوان جایگزین ویژگی سفارشی دیگر
- پشتیبانی از نقشه منبع بهبود یافته
- بهبود پنل عملکرد
- مسیر تعاملات پیشرفته
- فیلتر پیشرفته در تبهای Bottom-Up، Call Tree و Event Log
- نشانگرهای تورفتگی در پنل منابع
- نکات مفید برای هدرها و محتوای لغو شده در پنل شبکه
- گزینههای جدید منوی فرمان برای اضافه کردن و حذف الگوهای مسدود کردن درخواست
- آزمایش نقض CSP حذف شد
- فانوس دریایی ۱۱.۳.۰
- بهبودهای دسترسی
- نکات برجسته متفرقه
- حذف تدریجی کوکیهای شخص ثالث
- کوکیهای وبسایت خود را با ابزار تجزیه و تحلیل حریم خصوصی سندباکس تجزیه و تحلیل کنید
- لیست نادیده گرفته شده پیشرفته
- الگوی پیشفرض حذف برای node_modules
- خطاهای Caught اکنون در صورت بروز خطا یا عبور از کد نادیده گرفته نشده، اجرا را متوقف میکنند.
-
x_google_ignoreListدر نقشههای منبع بهignoreListتغییر نام داد - حالت ورودی جدید در طول اشکالزدایی از راه دور تغییر وضعیت میدهد
- پنل عناصر اکنون URL های مربوط به گره های #document را نشان می دهد
- سیاست امنیتی محتوای مؤثر در پنل برنامهها
- اشکالزدایی بهبود یافته انیمیشن
- پنجرهی «آیا به این کد اعتماد دارید؟» در Sources و هشدار self-XSS در Console
- نقاط توقف شنونده رویداد در وب ورکرها و ورکلتها
- نشان رسانهای جدید برای
<audio>و<video> - پیش بارگذاری به بارگذاری حدسی تغییر نام داد
- فانوس دریایی ۱۱.۲.۰
- بهبودهای دسترسی
- نکات برجسته متفرقه
- بخش @property در عناصر > سبکها بهبود یافته است
- قانون @property قابل ویرایش
- مشکلات مربوط به قوانین نامعتبر @property گزارش شده است
- فهرست بهروزرسانیشدهی دستگاههای قابل شبیهسازی
- چاپ زیبا و درون خطی JSON در تگهای اسکریپت در منابع
- تکمیل خودکار فیلدهای خصوصی در کنسول
- فانوس دریایی ۱۱.۱.۰
- بهبودهای دسترسی
- منسوخ شدن SQL وب
- اعتبارسنجی نسبت ابعاد تصویر در Application > Manifest
- نکات برجسته متفرقه
- بخش جدید برای ویژگیهای سفارشی در عناصر > سبکها
- بهبودهای لغو محلی بیشتر
- جستجوی پیشرفته
- پنل منابع بهبود یافته
- فضای کاری ساده در پنل منابع
- تغییر ترتیب پنلها در منابع
- هایلایت کردن سینتکس و چاپ زیبا برای انواع اسکریپتهای بیشتر
- ویژگی رسانه با شفافیت کاهشیافته ترجیح داده شده توسط شبیهساز
- فانوس دریایی ۱۱
- بهبودهای دسترسی
- نکات برجسته متفرقه
- بهبود پنل شبکه
- محتوای وب را به صورت محلی حتی سریعتر لغو کنید
- محتوای XHR را نادیده بگیرید و درخواستها را دریافت کنید
- درخواستهای افزونه کروم را مخفی کنید
- کدهای وضعیت HTTP قابل خواندن توسط انسان
عملکرد: تغییرات در اولویت واکشی رویدادهای شبکه را مشاهده کنید
- تنظیمات منابع به طور پیشفرض فعال است: تا کردن کد و نمایش خودکار فایل
- اشکالزدایی بهبود یافته از مشکلات کوکیهای شخص ثالث
- رنگهای جدید
- فانوس دریایی ۱۰.۴.۰
- اشکالزدایی پیشبارگذاری در پنل برنامه
- افزونهی اشکالزدایی C/C++ WebAssembly برای DevTools اکنون متنباز است
- نکات برجسته متفرقه
- (آزمایشی) شبیهسازی رندر جدید: ترجیحاً شفافیت کاهشیافته
- (آزمایشی) مانیتور پروتکل پیشرفته
- اشکالزدایی بهبود یافتهی استایلشیتهای از دست رفته
- پشتیبانی از زمانبندی خطی در Elements > Styles > Easing Editor
- پشتیبانی از مخازن ذخیرهسازی و نمایش فراداده
- فانوس دریایی ۱۰.۳.۰
- قابلیت دسترسی: دستورات صفحه کلید و بهبود خواندن صفحه نمایش
- نکات برجسته متفرقه
- بهبود عناصر
- نشان جدید زیرشبکه CSS
- ویژگی انتخابگر در راهنماهای ابزار
- مقادیر ویژگیهای CSS سفارشی در tooltipها
- بهبود منابع
- برجستهسازی سینتکس CSS
- میانبر برای تنظیم نقاط شکست شرطی
- کاربرد > کاهش ردیابی پرش
- فانوس دریایی ۱۰.۲.۰
- اسکریپتهای محتوا را به طور پیشفرض نادیده بگیرید
- شبکه > بهبودهای پاسخگویی
- نکات برجسته متفرقه
- پشتیبانی از اشکالزدایی WebAssembly
- بهبود رفتار گام به گام در برنامههای Wasm
- اشکالزدایی تکمیل خودکار با استفاده از پنل عناصر و تب مشکلات
- اظهارات در ضبط کننده
- فانوس دریایی ۱۰.۱.۱
- بهبود عملکرد
- تابع ()performance.mark زمانبندی را با قرار دادن ماوس روی ماوس در مسیر Performance > Timings نشان میدهد.
- دستور profile() عملکرد > اصلی را پر میکند.
- هشدار برای تعاملات کند کاربر
- بهروزرسانیهای وب ویتالیک
- منسوخ شدن JavaScript Profiler: مرحله سوم
- نکات برجسته متفرقه
- هدرهای پاسخ شبکه را نادیده بگیرید
- بهبودهای اشکالزدایی Nuxt، Vite و Rollup
- بهبودهای CSS در عناصر > سبکها
- ویژگیها و مقادیر CSS نامعتبر
- لینکهایی به فریمهای کلیدی در ویژگی مختصرنویسی انیمیشن
- تنظیمات جدید کنسول: تکمیل خودکار هنگام ورود
- منوی فرمان بر فایلهای تألیفشده تأکید دارد
- منسوخ شدن JavaScript Profiler: مرحله دوم
- نکات برجسته متفرقه
- بهروزرسانیهای ضبطکننده
- افزونههای پخش مجدد ضبطکننده
- ضبط با انتخابگرهای سوراخ
- ضبطها را به عنوان اسکریپتهای Puppeteer با تجزیه و تحلیل Lighthouse صادر کنید
- دریافت افزونهها برای ضبطکننده
- بهروزرسانیهای عناصر > سبکها
- مستندات CSS در پنل Styles
- پشتیبانی از CSS تودرتو
- علامتگذاری نقاط ثبت وقایع و نقاط توقف شرطی در کنسول
- نادیده گرفتن اسکریپتهای نامربوط در هنگام اشکالزدایی
- منسوخ شدن JavaScript Profiler آغاز شد
- کنتراست کاهش یافته را شبیهسازی کنید
- فانوس دریایی ۱۰
- نکات برجسته متفرقه
- اشکالزدایی رنگ HD با استفاده از پنل Styles
- تجربه کاربری بهبود یافته در نقاط شکست
- میانبرهای ضبط قابل تنظیم
- هایلایت بهتر سینتکس برای انگولار
- سازماندهی مجدد حافظههای پنهان در پنل برنامهها
- نکات برجسته متفرقه
- پاک کردن پنل عملکرد هنگام بارگذاری مجدد
- بهروزرسانیهای ضبطکننده
- کد جریان کاربری خود را در ضبطکننده مشاهده و هایلایت کنید
- سفارشیسازی انواع انتخابگر یک ضبط
- ویرایش جریان کاربر هنگام ضبط
- چاپ زیبا به صورت خودکار در محل
- هایلایت بهتر سینتکس و پیشنمایش درونخطی برای Vue، SCSS و موارد دیگر
- تکمیل خودکار ارگونومیک و سازگار در کنسول
- نکات برجسته متفرقه
- ضبطکننده: کپی به عنوان گزینههایی برای مراحل، پخش مجدد در صفحه، منوی زمینه مرحله
- نامهای واقعی عملکرد را در ضبطهای اجرا نشان دهید
- میانبرهای صفحه کلید جدید در پنل Console & Sources
- اشکالزدایی بهبود یافته جاوا اسکریپت
- نکات برجسته متفرقه
- [آزمایشی] بهبود تجربه کاربری در مدیریت نقاط توقف
- [آزمایشی] چاپ خودکار و درجا
- نکاتی برای ویژگیهای غیرفعال CSS
- تشخیص خودکار XPath و انتخابگرهای متن در پنل ضبطکننده
- عبارات جدا شده با کاما را قدم به قدم بررسی کنید
- بهبود تنظیمات لیست نادیده گرفته شده
- نکات برجسته متفرقه
- سفارشیسازی میانبرهای صفحهکلید در DevTools
- تغییر تمهای روشن و تیره با میانبر صفحهکلید
- هایلایت کردن اشیاء C/C++ در Memory Inspector
- پشتیبانی از اطلاعات کامل آغازگر برای واردات HAR
- شروع جستجوی DOM پس از فشردن
Enter - نمایش آیکونهای
startوendبرای ویژگیهای flexbox CSSalign-content - نکات برجسته متفرقه
- گروهبندی فایلها بر اساس Authored/Deployed در پنل Sources
- ردیابی پشته پیوندی برای عملیات ناهمزمان
- اسکریپتهای شناختهشدهی شخص ثالث را بهطور خودکار نادیده بگیرید
- بهبود پشته فراخوانی در حین اشکالزدایی
- پنهان کردن منابع نادیده گرفته شده در پنل منابع
- پنهان کردن فایلهای نادیده گرفته شده در منوی فرمان
- آهنگ جدید Interactions در پنل Performance
- تفکیک زمانبندیهای LCP در پنل Performance Insights
- ایجاد خودکار نام پیشفرض برای ضبطها در پنل ضبطکننده
- نکات برجسته متفرقه
- پخش مرحله به مرحله در ضبط کننده
- پشتیبانی از رویداد ماوس روی پنل ضبط کننده
- بزرگترین رنگ محتوا (LCP) در پنل بینشهای عملکرد
- شناسایی جرقههای متن (FOIT، FOUT) به عنوان دلایل ریشهای بالقوه برای تغییرات طرحبندی
- کنترلکنندههای پروتکل در پنل مانیفست
- نشان لایه بالا در پنل عناصر
- اطلاعات اشکالزدایی Wasm را در زمان اجرا پیوست کنید
- پشتیبانی از ویرایش زنده در حین اشکالزدایی
- مشاهده و ویرایش قوانین @scope at در پنل استایلها
- بهبودهای نقشه منبع
- نکات برجسته متفرقه
- شروع مجدد فریم در حین اشکالزدایی
- گزینههای پخش آهسته در پنل ضبطکننده
- ساخت افزونه برای پنل ضبط کننده
- گروهبندی فایلها بر اساس Authored/Deployed در پنل Sources
- پیگیری زمانبندی کاربر جدید در پنل بینشهای عملکرد
- آشکار کردن جایگاه اختصاص داده شده به یک عنصر
- شبیهسازی همزمانی سختافزار برای ضبطهای عملکرد
- پیشنمایش مقدار غیر رنگی هنگام تکمیل خودکار متغیرهای CSS
- فریمهای مسدودکننده را در پنل Back/forward cache شناسایی کنید.
- بهبود پیشنهادات تکمیل خودکار برای اشیاء جاوا اسکریپت
- بهبود نقشههای منبع
- نکات برجسته متفرقه
- رویدادهای دابل کلیک و راست کلیک را در پنل ضبط کننده ضبط کنید
- حالت جدید timepan و snapshot در پنل Lighthouse
- کنترل زوم بهبود یافته در پنل Performance Insights
- تأیید حذف ضبط اجرا
- تغییر ترتیب پنلها در پنل Elements
- انتخاب رنگ خارج از مرورگر
- پیشنمایش مقادیر درونخطی در حین اشکالزدایی بهبود یافته است.
- پشتیبانی از حبابهای بزرگ برای احراز هویتهای مجازی
- میانبرهای صفحه کلید جدید در پنل منابع
- بهبود نقشههای منبع
- ویژگی پیشنمایش: پنل جدید بینش عملکرد
- میانبرهای جدید برای شبیهسازی تمهای روشن و تیره
- امنیت بهبود یافته در تب پیشنمایش شبکه
- بارگذاری مجدد در نقطه توقف بهبود یافته است
- بهروزرسانیهای کنسول
- ضبط جریان کاربر را در ابتدا لغو کنید
- نمایش شبه عناصر برجسته ارثی در پنل Styles
- نکات برجسته متفرقه
- [آزمایشی] کپی کردن تغییرات CSS
- [آزمایشی] انتخاب رنگ خارج از مرورگر
- وارد کردن و صادر کردن جریانهای کاربری ثبتشده به عنوان یک فایل JSON
- مشاهده لایههای آبشاری در پنل استایلها
- پشتیبانی از تابع رنگ
hwb() - نمایش املاک خصوصی بهبود یافته است
- نکات برجسته متفرقه
- [آزمایشی] حالت جدید timepan و snapshot در پنل Lighthouse
- مشاهده و ویرایش @supports در قوانین موجود در پنل Styles
- به طور پیشفرض از انتخابگرهای رایج پشتیبانی کنید
- انتخابگر ضبط را سفارشی کنید
- تغییر نام یک ضبط
- پیشنمایش ویژگیهای کلاس/تابع با نگه داشتن ماوس روی آن
- فریمهای نیمهنمایش دادهشده در پنل عملکرد
- نکات برجسته متفرقه
- محدود کردن درخواستهای WebSocket
- صفحه جدید گزارشدهی API در پنل برنامهها
- پشتیبانی از انتظار تا قابل مشاهده/قابل کلیک شدن عنصر در پنل ضبط کننده
- استایلدهی، قالببندی و فیلترینگ بهتر کنسول
- اشکالزدایی افزونه کروم با فایلهای نقشه منبع
- درخت پوشه منبع بهبود یافته در پنل منابع
- نمایش فایلهای منبع کارگر در پنل منابع
- بهروزرسانیهای تم تاریک خودکار کروم
- انتخابگر رنگ و صفحه تقسیمشده با قابلیت لمس
- نکات برجسته متفرقه
- ویژگی پیشنمایش: درخت دسترسیپذیری تمامصفحه
- تغییرات دقیقتر در برگه تغییرات
- تنظیم زمان انتظار طولانیتر برای ضبط جریان کاربر
- با استفاده از تب Back/forward cache، از قابل ذخیره بودن صفحات خود اطمینان حاصل کنید.
- فیلتر جدید پنل Properties
- ویژگی رسانهای رنگهای اجباری CSS را شبیهسازی کنید
- نمایش خطکشها با استفاده از دستور hover
- پشتیبانی از
row-reverseوcolumn-reverseدر ویرایشگر Flexbox - میانبرهای صفحه کلید جدید برای پخش مجدد XHR و گسترش همه نتایج جستجو
- فانوس دریایی ۹ در پنل فانوس دریایی
- پنل منابع بهبود یافته
- نکات برجسته متفرقه
- [آزمایشی] نقاط پایانی در پنل Reporting API
- ویژگی پیشنمایش: پنل ضبط جدید
- فهرست دستگاهها را در حالت دستگاه بهروزرسانی کنید
- تکمیل خودکار با ویرایش به عنوان HTML
- تجربه اشکالزدایی کد بهبود یافته
- همگامسازی تنظیمات DevTools در دستگاههای مختلف
- ویژگی پیشنمایش: پنل جدید مرور کلی CSS
- تجربه ویرایش و کپی طول CSS بازیابی و بهبود یافته است
- ویژگی رسانه ترجیحی-کنتراست CSS را شبیهسازی کنید
- قابلیت تم تاریک خودکار کروم را شبیهسازی کنید
- کپی کردن اعلانها به عنوان جاوا اسکریپت در پنل استایلها
- تب جدید Payload در پنل Network
- نمایش ویژگیها در پنل ویژگیها بهبود یافته است
- گزینهای برای پنهان کردن خطاهای CORS در کنسول
- پیشنمایش و ارزیابی صحیح اشیاء
Intlدر کنسول - ردیابیهای پشته ناهمگام و سازگار
- نوار کناری کنسول را حفظ کنید
- صفحه کش برنامه منسوخ شده در پنل برنامه
- [آزمایشی] صفحه جدید گزارشدهی API در پنل برنامهها
- ابزارهای جدید برای نوشتن طول CSS
- مشکلات را در برگه مشکلات پنهان کنید
- بهبود نمایش املاک
- فانوس دریایی ۸.۴ در پنل فانوس دریایی
- مرتبسازی قطعه کدها در پنل منابع
- پیوندهای جدید به یادداشتهای انتشار ترجمهشده و گزارش یک اشکال ترجمه
- رابط کاربری بهبود یافته برای منوی فرمان DevTools
- از DevTools به زبان دلخواه خود استفاده کنید
- دستگاههای جدید Nest Hub در فهرست دستگاهها
- آزمایشهای مبدا در نمای جزئیات Frame
- نشان جدید کوئریهای کانتینر CSS
- کادر انتخاب جدید برای معکوس کردن فیلترهای شبکه
- منسوخ شدن قریبالوقوع نوار کناری کنسول
- نمایش هدرهای خام
Set-Cookiesدر تب Issues و پنل Network - نمایش سازگار اکسسوریهای بومی به عنوان ویژگیهای خودشان در کنسول
- ردیابی صحیح پشته خطا برای اسکریپتهای درونخطی با #sourceURL
- تغییر قالب رنگ در پنل Computed
- جایگزین کردن tooltip های سفارشی با tooltip های بومی HTML
- [آزمایشی] مشکلات را در برگه مشکلات پنهان کنید
- کوئریهای قابل ویرایش CSS در پنل Styles
- پیشنمایش بسته وب در پنل شبکه
- اشکالزدایی API گزارشدهی انتساب
- مدیریت بهتر رشتهها در کنسول
- اشکالزدایی CORS بهبود یافته
- فانوس دریایی ۸.۱
- آدرس اینترنتی یادداشت جدید در پنجره مانیفست
- Fixed CSS matching selectors
- Pretty-printing JSON responses in the Network panel
- CSS grid editor
- Support for
constredeclarations in the Console - Source order viewer
- New shortcut to view frame details
- Enhanced CORS debugging support
- Rename XHR label to Fetch/XHR
- Filter Wasm resource type in the Network panel
- User-Agent Client Hints for devices in the Network conditions tab
- Report Quirks mode issues in the Issues tab
- Include Compute Intersections in the Performance panel
- Lighthouse 7.5 in the Lighthouse panel
- Deprecated "Restart frame" context menu in the call stack
- [Experimental] Protocol monitor
- [Experimental] Puppeteer Recorder
- Web Vitals information pop up
- New Memory inspector
- Visualize CSS scroll-snap
- New badge settings pane
- Enhanced image preview with aspect ratio information
- New network conditions button with options to configure
Content-Encodings - shortcut to view computed value
-
accent-colorkeyword - Categorize issue types with colors and icons
- Delete Trust tokens
- Blocked features in the Frame details view
- Filter experiments in the Experiments setting
- New
Vary Headercolumn in the Cache storage pane - Support JavaScript private brand check
- Enhanced support for breakpoints debugging
- Support hover preview with
[]notation - Improved outline of HTML files
- Proper error stack traces for Wasm debugging
- New CSS flexbox debugging tools
- New Core Web Vitals overlay
- Moved issue count to the Console status bar
- Report Trusted Web Activity issues
- Format strings as (valid) JavaScript string literals in the Console
- New Trust Tokens pane in the Application panel
- Emulate the CSS color-gamut media feature
- Improved Progressive Web Apps tooling
- New
Remote Address Spacecolumn in the Network panel - Performance improvements
- Display allowed/disallowed features in the Frame details view
- New
SamePartycolumn in the Cookies pane - Deprecated non-standard
fn.displayNamesupport - Deprecation of
Don't show Chrome Data Saver warningin the Settings menu - [Experimental] Automatic low-contrast issue reporting in the Issues tab
- [Experimental] Full accessibility tree view in the Elements panel
- Debugging support for Trusted Types violations
- Capture node screenshot beyond viewport
- New Trust Tokens tab for network requests
- Lighthouse 7 in the Lighthouse panel
- Support forcing the CSS
:targetstate - New shortcut to duplicate element
- Color pickers for custom CSS properties
- New shortcuts to copy CSS properties
- New option to show URL-decoded cookies
- Clear only visible cookies
- New option to clear third-party cookies in the Storage pane
- Edit User-Agent Client Hints for custom devices
- Persist "record network log" setting
- View WebTransport connections in the Network panel
- "Online" renamed to "No throttling"
- New copy options in the Console, Sources panel, and Styles pane
- New Service Workers information in the Frame details view
- Measure Memory information in the Frame details view
- Provide feedback from the Issues tab
- Dropped frames in the Performance panel
- Emulate foldable and dual-screen in Device Mode
- [Experimental] Automate browser testing with Puppeteer Recorder
- [Experimental] Font editor in the Styles pane
- [Experimental] CSS flexbox debugging tools
- [Experimental] New CSP Violations tab
- [Experimental] New color contrast calculation - Advanced Perceptual Contrast Algorithm (APCA)
- Faster DevTools startup
- New CSS angle visualization tools
- Emulate unsupported image types
- Simulate storage quota size in the Storage pane
- New Web Vitals lane in the Performance panel
- Report CORS errors in the Network panel
- Cross-origin isolation information in the Frame details view
- New Web Workers information in the Frame details view
- Display opener frame details for opened windows
- Open Network panel from the Service Workers pane
- Copy property value
- Copy stacktrace for network initiator
- Preview Wasm variable value on mouseover
- Evaluate Wasm variable in the Console
- Consistent units of measurement for file/memory sizes
- Highlight pseudo elements in the Elements panel
- [Experimental] CSS Flexbox debugging tools
- [Experimental] Customize chords keyboard shortcuts
- New CSS Grid debugging tools
- New WebAuthn tab
- Move tools between top and bottom panel
- New Computed sidebar pane in the Styles pane
- Grouping CSS properties in the Computed pane
- Lighthouse 6.3 in the Lighthouse panel
-
performance.mark()events in the Timings section - New
resource-typeandurlfilters in the Network panel - Frame details view updates
- Deprecation of
Settingsin the More tools menu - [Experimental] View and fix color contrast issues in the CSS Overview panel
- [Experimental] Customize keyboard shortcuts in DevTools
- New Media panel
- Capture node screenshots using Elements panel context menu
- Issues tab updates
- Emulate missing local fonts
- Emulate inactive users
- Emulate
prefers-reduced-data - Support for new JavaScript features
- Lighthouse 6.2 in the Lighthouse panel
- Deprecation of "other origins" listing in the Service Workers pane
- Show coverage summary for filtered items
- New frame details view in Application panel
- Accessible color suggestion in the Styles pane
- Reinstate Properties pane in the Elements panel
- Human-readable
X-Client-Dataheader values in the Network panel - Auto-complete custom fonts in the Styles pane
- Consistently display resource type in Network panel
- Clear buttons in the Elements and Network panels
- Style editing for CSS-in-JS frameworks
- Lighthouse 6 in the Lighthouse panel
- First Meaningful Paint (FMP) deprecation
- Support for new JavaScript features
- New app shortcut warnings in the Manifest pane
- Service worker
respondWithevents in the Timing tab - Consistent display of the Computed pane
- Bytecode offsets for WebAssembly files
- Line-wise copy and cut in Sources Panel
- Console settings updates
- Performance panel updates
- New icons for breakpoints, conditional breakpoints, and logpoints
- Fix site issues with the new Issues tab
- View accessibility information in the Inspect Mode tooltip
- Performance panel updates
- More accurate promise terminology in the Console
- Styles pane updates
- Deprecation of the Properties pane in the Elements panel
- App shortcuts support in the Manifest pane
- Emulate vision deficiencies
- Emulate locales
- Cross-Origin Embedder Policy (COEP) debugging
- New icons for breakpoints, conditional breakpoints, and logpoints
- View network requests that set a specific cookie
- Dock to left from the Command Menu
- The Settings option in the Main Menu has moved
- The Audits panel is now the Lighthouse panel
- Delete all Local Overrides in a folder
- Updated Long Tasks UI
- Maskable icon support in the Manifest pane
- Moto G4 support in Device Mode
- Cookie-related updates
- More accurate web app manifest icons
- Hover over CSS
contentproperties to see unescaped values - Source map errors in the Console
- Setting for disabling scrolling past the end of a file
- Support for
letandclassredeclarations in the Console - Improved WebAssembly debugging
- Request Initiator Chains in the Initiator tab
- Highlight the selected network request in the Overview
- URL and path columns in the Network panel
- Updated User-Agent strings
- New Audits panel configuration UI
- Per-function or per-block code coverage modes
- Code coverage must now be initiated by a page reload
- Debug why a cookie was blocked
- View cookie values
- Simulate different prefers-color-scheme and prefers-reduced-motion preferences
- Code coverage updates
- Debug why a network resource was requested
- Console and Sources panels respect indentation preferences again
- New shortcuts for cursor navigation
- Multi-client support in the Audits panel
- Payment Handler debugging
- Lighthouse 5.2 in the Audits panel
- Largest Contentful Paint in the Performance panel
- File DevTools issues from the Main Menu
- Copy element styles
- Visualize layout shifts
- Lighthouse 5.1 in the Audits panel
- OS theme syncing
- Keyboard shortcut for opening the Breakpoint Editor
- Prefetch cache in the Network panel
- Private properties when viewing objects
- Notifications and push messages in the Application panel
- Autocomplete with CSS values
- A new UI for network settings
- WebSocket messages in HAR exports
- HAR import and export buttons
- Real-time memory usage
- Service worker registration port numbers
- Inspect Background Fetch and Background Sync events
- Puppeteer for Firefox
- Meaningful presets when autocompleting CSS functions
- Clear site data from the Command Menu
- View all IndexedDB databases
- View a resource's uncompressed size on hover
- Inline breakpoints in the Breakpoints pane
- IndexedDB and Cache resource counts
- Setting for disabling the detailed Inspect tooltip
- Setting for toggling tab indentation in the Editor
- Highlight all nodes affected by CSS property
- Lighthouse v4 in the Audits panel
- WebSocket binary message viewer
- Capture area screenshot in the Command Menu
- Service worker filters in the Network panel
- Performance panel updates
- Long tasks in Performance panel recordings
- First Paint in the Timing section
- Bonus tip: Shortcut for viewing RGB and HSL color codes (video)
- Logpoints
- Detailed tooltips in Inspect Mode
- Export code coverage data
- Navigate the Console with a keyboard
- AAA contrast ratio line in the Color Picker
- Save custom geolocation overrides
- Code folding
- Frames tab renamed to Messages tab
- Bonus tip: Network panel filtering by property (video)
- Visualize performance metrics in the Performance panel
- Highlight text nodes in the DOM Tree
- Copy the JS path to a DOM node
- Audits panel updates , including a new audit that detects JS libraries and new keywords for accessing the Audits panel from the Command Menu
- Bonus tip: Use Device Mode to inspect media queries (video)
- Hover over a Live Expression result to highlight a DOM node
- Store DOM nodes as global variables
- Initiator and priority information now in HAR imports and exports
- Access the Command Menu from the Main Menu
- Picture-in-Picture breakpoints
- Bonus tip: Use
monitorEvents()to log a node's fired events in the Console (video) - Live Expressions in the Console
- Highlight DOM nodes during Eager Evaluation
- Performance panel optimizations
- More reliable debugging
- Enable network throttling from the Command Menu
- Autocomplete Conditional Breakpoints
- Break on AudioContext events
- Debug Node.js apps with ndb
- Bonus tip: Measure real world user interactions with the User Timing API
- Eager Evaluation
- Argument hints
- Function autocompletion
- ES2017 keywords
- Lighthouse 3.0 in the Audits panel
- BigInt support
- Adding property paths to the Watch pane
- "Show timestamps" moved to Settings
- Bonus tip: Lesser-known Console methods (video)
- Search across all network headers
- CSS variable value previews
- Copy as fetch
- New audits, desktop configuration options, and viewing traces
- Stop infinite loops
- User Timing in the Performance tabs
- JavaScript VM instances clearly listed in the Memory panel
- Network tab renamed to Page tab
- Dark theme updates
- Certificate transparency information in the Security panel
- Site isolation features in the Performance panel
- Bonus tip: Layers panel + Animations Inspector (video)
- Blackboxing in the Network panel
- Auto-adjust zooming in Device Mode
- Pretty-printing in the Preview and Response tabs
- Previewing HTML content in the Preview tab
- Local Overrides support for styles inside of HTML
- Bonus tip: Blackbox framework scripts to make Event Listener Breakpoints more useful
- Local Overrides
- New accessibility tools
- The Changes tab
- New SEO and performance audits
- Multiple recordings in the Performance panel
- Reliable code stepping with workers in async code
- Bonus tip: Automate DevTools actions with Puppeteer (video)
- Performance Monitor
- Console Sidebar
- Group similar Console messages
- Bonus tip: Toggle hover pseudo-class (video)
- Multi-client remote debugging support
- Workspaces 2.0
- 4 new audits
- Simulate push notifications with custom data
- Trigger background sync events with custom tags
- Bonus tip: Event listener breakpoints (video)
- Top-level await in the Console
- New screenshot workflows
- CSS Grid highlighting
- A new Console API for querying objects
- New Console filters
- HAR imports in the Network panel
- Previewable cache resources
- More predictable cache debugging
- Block-level code coverage
- Mobile device throttling simulation
- View storage usage
- View when a service worker cached responses
- Enable the FPS meter from the Command Menu
- Set mousewheel behavior to zoom or scroll
- Debugging support for ES6 modules
- New Audits panel
- 3rd-Party Badges
- A new gesture for Continue To Here
- Step into async
- More informative object previews in the Console
- More informative context selection in the Console
- Real-time updates in the Coverage tab
- Simpler network throttling options
- Async stacks on by default
- CSS and JS code coverage
- Full-page screenshots
- Block requests
- Step over async await
- Unified Command Menu